
数据的重要性不言而喻,为了更好地保障线上服务的稳定运行,从而保障数据的安全。一般来说,用户会对服务器的硬件资源、性能、服务进行监控,统计分析每天的数据。一旦发生故障,通过查看监控信息快速地锁定问题机器,从而快速处理故障问题。
机器监控

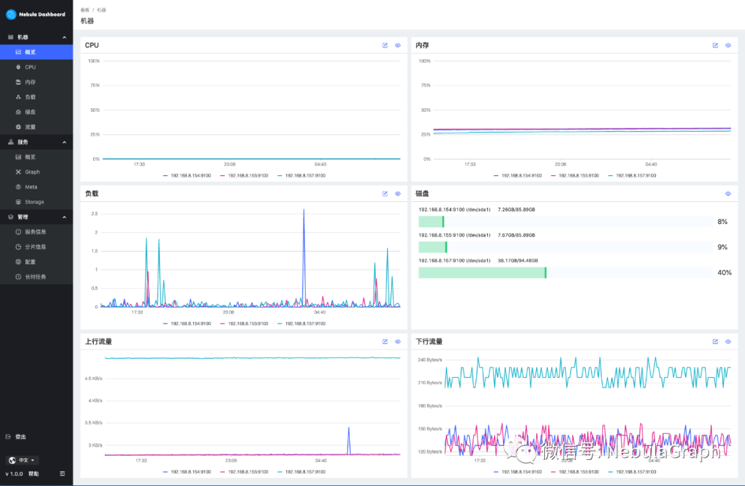
在 Nebula Graph Dashboard 中,用户可监控并可视化展示当前所配置节点机器中的 CPU、内存、负载、磁盘、流量信息。

在每个指标界面,支持选中不同的指标参数进行查询,从而监控特定指标的具体参数状态。同时,Dashboard 支持特定时间段、指定时间、选择/过滤节点等方式来筛选信息,通过缩放视图、设置基线(参考标准)、查看指标参数说明等操作来辅助分析监控数据。
服务监控

服务监控模块支持监控配置节点的 Nebula Graph 的 Graph、Meta、Storage 服务。服务监控概览模块,可查看不同服务状态的相关个数,以及支持选择相同服务中两个不同的指标参数画板进行对比分析。

在特定的服务模块,Dashboard 支持根据指定指标(参数)/周期展示服务详情,同时支持选择特定时间段、时间区间、选择/过滤节点等方式来筛选信息。

在管理模块,用户可快速查询和浏览指定 Space 的查询服务信息、分片信息。同时,Dashboard 管理模块展示了各个服务(storage、graph)的配置信息,和所有作业的信息。
未来规划
目前,Nebula Graph Dashboard 研发团队考虑更多地支持机器和服务的多指标查询,并进行可视化展示,增加辅助分析相关的画板操作。未来,研发团队会就某条指标数据新增设置告警线、超出告警等功能。
最后,Nebula Graph Dashboard 已将源代码全部开源放在 GitHub:https://github.com/vesoft-inc/nebula-dashboard,欢迎社区有兴趣参与监控、可视化开发的小伙伴来贡献你的 idea,成为我们的 Dashboard Contributor,打造更好用的监控工具。

如果你在使用 Nebula Graph 过程中遇到任何问题,可以查阅《开源分布式图数据库Nebula Graph完全指南》来排查问题哟~
《开源分布式图数据库Nebula Graph完全指南》,又名:Nebula 小书,里面详细记录了图数据库以及图数据库 Nebula Graph 的知识点以及具体的用法,阅读传送门:https://docs.nebula-graph.com.cn/site/pdf/NebulaGraph-book.pdf
🙋♂️ 喜欢本文的话,来个分享、👍 赞、在看
谢谢哟^^




