
云数据库是指部署在一个虚拟计算环境中的数据库,可以实现按需付费、按需扩展、高可用性以及存储整合等能力。目前,金仓数据库管理系统KES V8的单实例、高可用及集群版本均支持云数据库部署方式。

云数据库在为用户提供更便捷的数据库服务的同时,也对数据库管理能力提出了更高的要求。尤其是当企业内部存在多种不同的云平台时,面对其技术标准不一致、实现方式不相同等管理难题,企业需要更强有力、可跨多种云平台的云数据库管理工具,针对以上问题,人大金仓提供云数据库全生命周期管理方案。

人大金仓研发了KRDS,该产品可提供基于OpenStack、K8S等主流云平台一站式云端数据库全生命周期管理的解决方案,解决各行业客户私有云、公有云或混合云模式下多云并存,数据库无法统一发放、管理、监控等统一实施及运维管理的问题,同时兼顾党政企事业单位内部局域网环境下数据库系统的集中纳管。
除KRDS之外,在云数据库管理的其他阶段,人大金仓还配套提供其他专项管理工具,如在数据库实施阶段的数据库迁移评估工具KDMS、在运维管控阶段的监控工具KMonitor等。

云数据库全生命周期管理包括数据库部署、数据库实施/开发、运维管控三个阶段,如下图所示:


数据库部署阶段的核心任务是完成数据库实例创建过程,包括云实例和非云实例的创建两种。云实例创建过程如下图所示。

用户在创建云实例时,只需要输入实例名称,选择数据库类型、数据库版本、部署架构、推荐配置、大小写敏感、兼容模式、网络,设置储存空间之后,点击“确认创建”即可完成一个KES数据库云实例的创建,同时会完成启动虚拟机、数据库参数设置、数据库初始化、启动数据库等相关操作。云数据库实例创建页面如下图所示。

非云数据库实例的创建,用户首先要输入实例名称,选择数据库类型、版本、及部署架构,然后再输入服务器的信息及数据库的部署信息,最后点击右下角“确认创建”可以进行非云数据库的注册。非云数据库实例创建页面如下图所示:

数据库部署完成之后,用户即可在云端进行系统实施或开发工作。
数据库实施/开发阶段,用户面对的业务场景主要有两种,一种是全新业务开发,一种是历史业务迁移。
全新业务开发,一般包括数据库开发、测试两个过程。
历史业务迁移,通常包括数据库迁移、应用迁移两个迁移过程,经过测试验证之后即可上线。
针对全新业务开发,金仓可提供数据库开发、测试工具KStudio;针对历史业务迁移,需要提供数据库迁移评估工具KDMS和数据迁移工具KDTS。
KStudio是金仓自主研发的一款功能强大的数据库管理工具,可为数据库开发人员、DBA提供数据库开发、调试、维护等各项功能,完美支持金仓数据库相关管理功能。针对云端产品,金仓还提供基于浏览器的云数据库开发工具,无需安装任何客户端和插件,方便、快捷,其SQL编辑器同样支持语法高亮、SQL自动格式化、智能提示等功能,方便使用。
B/S对象管理功能
KDMS可以辅助用户对业务迁移难度及工作量进行评估,提供数据库及业务应用的采集、评估、结果验证及报告功能,可有效降低业务迁移工作量,提高迁移成功率。在KDMS提供的迁移评估报告指导下,用户通过最小的改造工作量即可完成数据库结构迁移,并在其后通过KDTS完成数据库数据迁移。

数据库/数据迁移过程

数据库迁移评估主要包括数据库采集及迁移评估两个过程。
其中,数据库采集是通过采集客户端收集源数据库的基本信息,包含表、视图、触发器、约束、序列、及函数、存储过程等;迁移评估过程会采用系统内置算法,自动将源数据库对象转换成KingbaseES对象,同时根据转换结果进行迁移难度及工作量评估,在评估完成后,系统会统计出自动转换率、不兼容和自动转换失败数据,并生成评估报告供用户查看。
数据库迁移评估报告
KDMS的语法智能转换是金仓特有的技术能力,用户无须学习掌握专业的数据库语法知识,就可以完成源库到目标库对象迁移与验证,实现无门槛的异构数据库迁移。
语法智能转换

通过KDTS提供的数据迁移功能,用户可以高效完成数据迁移工作,尤其在面对大数据量时,该工具支持多线程迁移的功能特点更能体现出高性能优势。

业务迁移过程包括应用采集、应用SQL迁移评估及系统改造三个主要过程,其中前两个过程是系统自动完成,系统改造则需要开发人员结合系统提供的报告和相关修改建议人工完成。
业务迁移
迁移评估报告,通常包含前言、报告摘要、应用迁移报告、结语和附录几部分,如下图所示:

应用SQL转换建议,如下图所示:

运维阶段,KRDS提供了多种数据库管理功能,包括在线扩容和缩容、在线管理、在线运维、监控告警、实例管理以及调优功能。
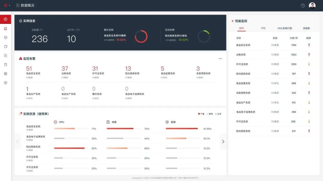
一、资源概览
提供不同租户的数据库资源概览页面,可以查看的主要信息包括:
实例信息:统计当前租户的实例总数,运行中实例数,繁忙和空闲实例。各个实例的QPS/TPS、DML执行次数、连接数。
监控告警信息:直观明了,哪台服务器存在告警。
实例资源情况信息:使用率最高的实例。

资源概览
二、数据库运维管理
1-在线扩容、缩容
对于集群实例,数据库管理支持在线缩容、扩容操作。扩容可通过增加节点实现,缩容通过删除节点完成。扩容操作见下图:

2-运维管理
平台提供对云数据库的相关运维管理能力,包括数据库重启、停止、启动、备份以及实例的重启、删除等。
运维管理
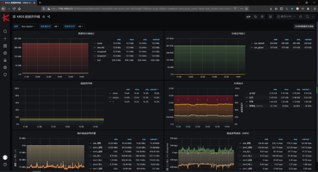
3-数据库监控告警
数据库监控提供主机监控、性能监控、集群监控三种功能,每种监控均提多维监控指标,数据库告警提供监控指标与预警策略配置功能,支持定期检测,当出现监控指标异常情况时,系统会自动发出告警提醒,通过邮件、短信、微信等多种渠道反馈给数据库管理员。
监控概览页面
数据库存储监控页面
4-数据库优化
数据库优化功能可根据定期采集的样本数据进行诊断、分析,为用户提供性能优化建议,一方面可以降低对高水平DBA的依赖,节约运维成本,另一方面可以降低对问题分析和解决的时间要求,提升管理效率。
数据库优化建议

相较于传统数据库,云数据库具有更经济、更专业、更高效、更可靠、简单易用等特点,从目前的应用情况来看,其发展正处于快速上升阶段,因此,云数据库管理工具也要随之快速发展,无论是工具的易用性还是性能都要适应云数据库不断扩大的应用规模。
本文中提到的相关数据库管理工具基本能满足对云数据库全生命周期的基本管理要求,但还需要进行进一步优化和功能融合,并提供全套基于云平台的服务功能,真正实现云数据库全生命周期服务管控。





