项目简介
东沟煤矿综合自动化平台以基于智慧矿山的发展需求为背景,并结合东沟煤矿各自动化子系统进行建设的建设情况。东沟煤矿综合自动化平台的设计理念基于时代背景,出于以“无人值守,有人巡视”为的设计理念进行系统开发。
平台系统以力控pSpace软件为基础进行二次设计开发,融合了通风、排水、皮带运输、安全监控等十多个子系统,以统一的界面风格进行集中展示。通过该平台系统的建设,建成可以高效、集中、全面的掌握东沟煤矿各个子系统的运行及报警情况,能够做到第一时间解决系统故障,保障安全生产。同时通过对各子系统数据的统一采集、集中存储、立体展示、按需查询,能够为生产调度提供准确、全面数据支撑,系统故障追忆,最终实现煤矿安全生产的一体化、数字化、可视化目标。
项目结构

东沟煤矿综合自动化系统架构
呼图壁东沟煤矿
综合自动化系统项目展示
1、空压机监测系统:实时掌握整体设备群运行状态及时预判亚健康,并发出预警,及时发出报警信息,从而提前和及时或提前响应,保证驱动设备正常经济安全运行。

2、压风机曲线查询分析:查询风机相关参数的历时曲线对应的参数变化值,可看出参数变化的趋势,为工艺优化、设备的安全运行、维修维护保养,提供参考依据与系统曲线比较找出最佳工况点。

3、井下排水在线监测系统:监测地下水液位的流向和水泵等设备的运行状态数据中转、传输,提高井下监测主机的通讯能力,并降低井下主机的功耗和现场维护成本。

4、井下排水参数总揽:全貌展示各个设备的状况和运行状态,通过系统中央处理单元的分析和运算后,做出判断并集中显示,为生产调度提供参考依据。

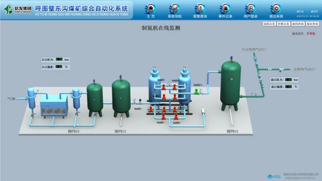
5、制氮机在线监测系统:制氮机组运行模块的实时数据,及时完整有效的传入输入在线监控系统,并将符合防火注氮要求的氮气数据传至数据后台服务器,便于调度后台人员实时监控,并给采空区注氮效果提供数据参考,达到有效降低控制安全隐患的效果。

6、矿井水处理在线监测系统:能够自动计量污水排放量,自动完成CDD、pH值、悬浮物、氨氮、流量等参数的在线监测,自动完成联网传输和分析处理,其性能达到国家对污染源治理设施监控系统的技术要求。该系统运行稳定可靠,实现了矿井水水质的实时监测,确保了矿井污废水达标排放,有效实现了矿井的节能减排,为矿井水处理系统的正规化运转提供了重要参考依据。






