有一个MySQL集群数据库每天7:10分,19:10分,负载会突起,有时会还会因此导致主从切换。

排查思路:
确认业务是否存在定时任务
确认没有相应时间的计划任务
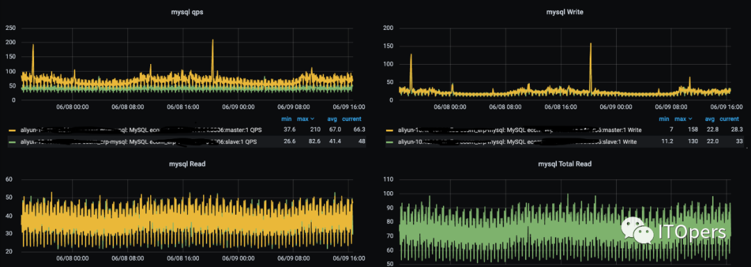
QPS请求情况
qps无明显变化,qps较少,其中两个写突起时间对应不上(20:20,18:20)

慢查询

慢查询主要是如上三个慢查询,请求频次不算高,但每次扫的数据量较多,没有用到索引。
数据库机器
系统盘在这段时间内写流量突增,iops达到瓶颈

系统负载被打满,导致主从切换的原因应该是由于这个导致的。但是什么原因导致系统盘写入及iops这么高?
内存不足
机器内存不足时,会导致系统磁盘io突增,之前有这方面的案例,升级内存后解决了,但具体原因暂时没有弄明白。
其它原因
排查方法:
部署iotop监控io使用情况,确认下是什么原因导致io写入增大?
iotop -d 5 -b -t >>iotop.log #写到数据盘,不要写到系统盘

19:10:01 10822 be/6 root 6.03 M/s 40.26 M/s 0.00 % 92.98 % rpm -qa mcstrans
这个命令会有40MB/s的数据写入磁盘,特别是iops能达到6.8k,系统盘最大iops限制,能确认就是它导致的了。
排查rpm -qa mcstrans命令来源:
* 计划任务
所有计划任务配置确认无操作
* 监控
检查所有监控配置及脚本,无此操作
* 安全组件ossec
通过mcstrans找到此守护进程提供类别标签信息,客户端进程请求信息,由于此服务不常使用,请将其删除以减少系统上运行的潜在易受攻击代码的数量。安全上是要求禁用掉。
通过这个描述大概可以确认有可能是安全扫描产生的,联系安全员,确认。从ossec源码及配置和配置中,确认是有此操作:#cat var/ossec/ruleset/sca/cis_rhel7_linux.yml

ossec每12小时扫描一次,与监控曲线性能波动是一致的。
#vim var/ossec/etc/ossec.conf
<sca>
<enabled>yes</enabled>
<scan_on_start>yes</scan_on_start>
<interval>12h</interval>
<skip_nfs>yes</skip_nfs>
</sca>
* 阿里云底层
联系阿里云工程师确认及排查,无此操作
确认问题
最终确认为ossec运行了rpm -qa mcstrans,那为什么运行这个命令会导致IOPS被打满呢?

正常命令执行耗时只要0.5秒以内,但这里花了33秒,主要耗时都在了写磁盘上了。

通过vmstat可以看到,机器内存基本用完,用了比较多的swap,在命令执行期间,bi,bo突增。这里可以确认rpm -qa执行期间,导致磁盘大量读写。那么rpm -qa还会写磁盘吗?通过如下命令可以看到,是有读写的:
ll -rth var/lib/rpm
-rw-r--r-- 1 root root 1.3M 6月 10 15:35 __db.003
-rw-r--r-- 1 root root 96K 6月 10 15:35 __db.002
-rw-r--r-- 1 root root 344K 6月 10 15:35 __db.001
每次执行rpm -qa时,rpmdb都会更新,所以大概确定是写rpmdb导致的写。
为什么rpm -qa会产生这么大的写呢?其它正常的机器并没有这个问题,我这里猜想是由于机器内存不足,涉及到的写磁盘操作,无法先cache住,需要强制刷盘,导致大量直接操作io。(有时候在做yum 操作时,如果机器异常重启了,可能会导致rpmdb库异常,需要重建,原因就是部分数据还没有刷到磁盘,也就是__db.00x文件里。)
这个之前aws也遇到一样问题,内存不足时会引起系统io被打满,从而导致系统hang住。目前还没有得到合理解释,很奇怪!!!!(内存不够了会发生各种未知问题,也很难定位具体的,能确认是内存不足导致的也差不多了,自我安慰)
解决:
临时:停掉ossec服务
长久:扩容机器内存
目前配置是8core 16G,要扩容到多少呢?目前mysql虚拟内存占用31.2G,物理内存占用13.5G,swap占用15G

可以扩容至8core 32G。
后续:
内存升级重启后,rpm -qa 正常,vmstat监控bi,bo在执行命令期间无波动。




