点击上方【运愁维卧】关注,回复消息“0101”,获取职场N多简历模板、面试经验以及IT资料包~

如果正在寻找监控系统方面资料的同学有福利了,如果需要下图中的手册,可以后台回复“监控”即可。

回到正题,参考之前发布的部署Grafana实现MySQL监控可视化完成了Grafana的部署,如果不巧你也跟我一样中途许久未用,忘记了Grafana的密码,那么你可以参考伴随着满屏的xxx重置Grafana密码让您不用伴随着尴尬来重置Grafana的密码
首先到https://github.com/alexanderzobnin/grafana-zabbix-app下载zabbix的插件

通过rz将zip包上传到grafana服务器中,通过unzip grafana-zabbix-app-master.zip解压zip包,并通过mv移动到/var/lib/grafana/plugins目录下,最后systemctl restart grafana-server.service重启grafana服务。
通过web进入grafana后,首先启用zabbix插件

配置zabbix插件

添加zabbix数据源

配置zabbix数据源信息
通过http://192.168.10.143/zabbix/api_jsonrpc.php的URL来连接zabbix,获取信息;并在下方的username和password处输入zabbix的用户名和密码进行认证。最后点击save&test,测试(成功)并保存。

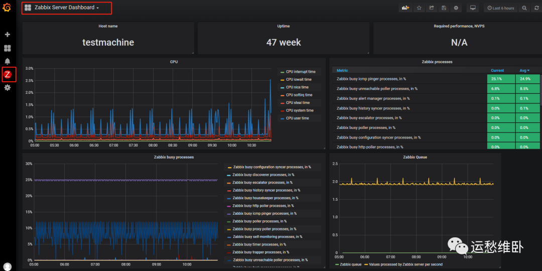
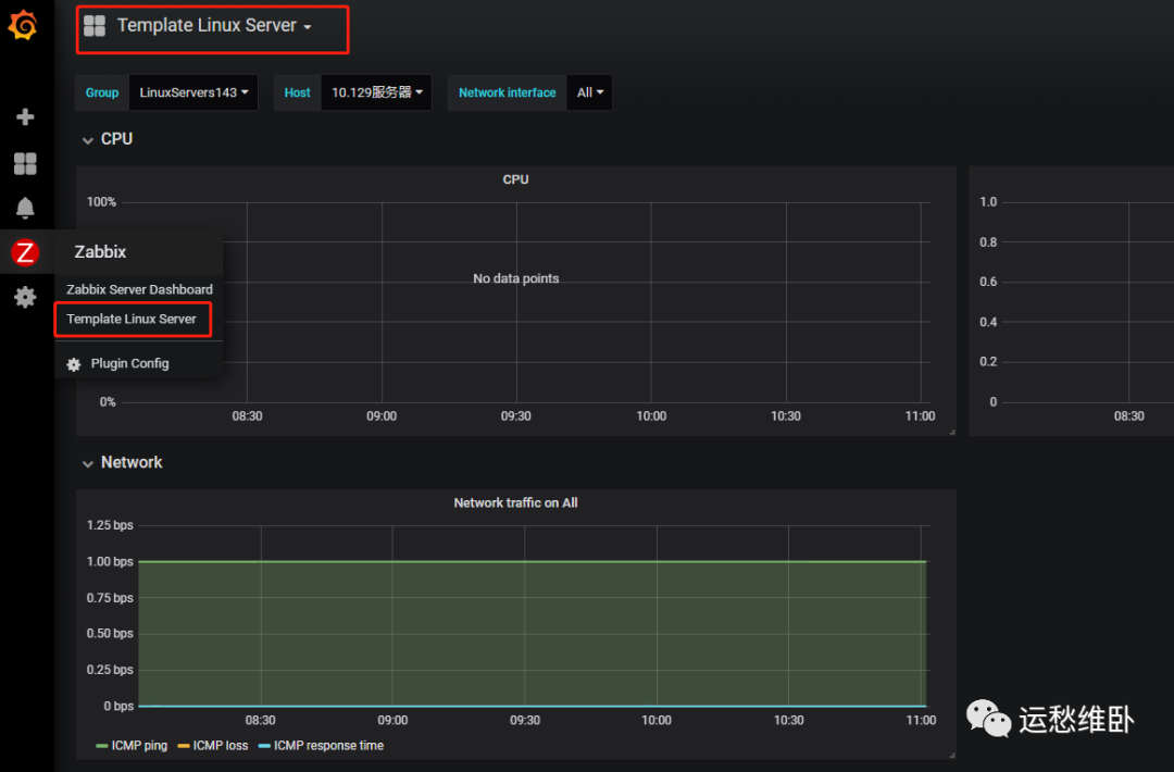
完成后在左侧可以看到有一个zabbix的标志,点击可以查看默认的zabbix server的模板监控情况。


还可以从
https://grafana.com/grafana/dashboards?search=zabbix&category=zabbix
下载仪表盘模板。
例如,使用7877这个仪表盘




如果你想知道在本文之前做了哪些相关的操作……
那么你可能对以下感兴趣~




