前言
前几年做性能测试监控部署了telegraf+infludb+grafana,方便查看和存档性能监控数据,随着K8s流行起来,Prometheus方案开始得到各大厂青睐,最近尝试部署Prometheus+Grafana,再配合各种exporter,丰富性能测试监控手段。
Prometheus简介
概念
Prometheus是由SoundCloud开发的开源监控报警系统和时序列数据库(TSDB)。Prometheus使用Go语言开发,是Google BorgMon监控系统的开源版本。
2016年由Google发起Linux基金会旗下的原生云基金会(Cloud Native Computing Foundation), 将Prometheus纳入其下第二大开源项目。
Prometheus目前在开源社区相当活跃。
Prometheus和Heapster(Heapster是K8S的一个子项目,用于获取集群的性能数据。)相比功能更完善、更全面。Prometheus性能也足够支持上万台规模的集群。
官网地址:https://prometheus.io/
特点
多维度数据模型
高效灵活的查询语句
不依赖分布式存储,单个服务器节点是自主的
通过基于HTTP的pull方式采集时序数据
可以通过中间网关进行时序列数据推送
通过服务发现或者静态配置来发现目标服务对象
支持多种多样的图表和界面展示,比如Grafana等
组件
promethues server:主要获取和存储时间序列数据 exporters:主要作为agent收集数据发送到prometheus server,不同的数据收集由不同的exporters实现,如监控服务器有node-exporters,redis有redis-exporter。
更多exporters可参看EXPORTERS AND INTEGRATIONS
对应端口号Default port allocations · prometheus/prometheus Wiki · GitHub
pushgateway:允许短暂和批处理的jobs推送它们的数据到prometheus;由于这类工作的存在时间不长,需要他们主动将数据推送到pushgateway,然后由pushgateway将数据发送给prometheus。 alertmanager:实现prometheus的告警功能。
架构

Grafana
Grafana是一个跨平台的开源的度量分析和可视化工具,可以通过将采集的数据查询然后可视化的展示,并及时通知。
特点
展示方式:快速灵活的客户端图表,面板插件有许多不同方式的可视化指标和日志,官方库中具有丰富的仪表盘插件,比如热图、折线图、图表等多种展示方式;
数据源:Graphite,InfluxDB,OpenTSDB,Prometheus,Elasticsearch,CloudWatch和KairosDB等;
通知提醒:以可视方式定义最重要指标的警报规则,Grafana将不断计算并发送通知,在数据达到阈值时通过Slack、PagerDuty等获得通知;
混合展示:在同一图表中混合使用不同的数据源,可以基于每个查询指定数据源,甚至自定义数据源;
注释:使用来自不同数据源的丰富事件注释图表,将鼠标悬停在事件上会显示完整的事件元数据和标记;
过滤器:Ad-hoc过滤器允许动态创建新的键/值过滤器,这些过滤器会自动应用于使用该数据源的所有查询
安装部署
prometheus
手动下载,并根据yml配置文件启动服务
“download the latest release
wget https://github.com/prometheus/prometheus/releases/download/v*/prometheus-*.*-amd64.tar.gz
tar xvf prometheus-*.*-amd64.tar.gz
cd prometheus-*
nohup ./prometheus --config.file=./prometheus.yml &
grafana
手动下载,并根据yml配置文件启动服务
“download the latest release
wget https://dl.grafana.com/oss/release/grafana-7.5.6-1.x86_64.rpm
sudo yum install grafana-7.5.6-1.x86_64.rpm
docker安装
docker-compose统一安装prometheus及grafana
cd /opt
mkdir -p prometheus/config/
mkdir -p grafana/data
chmod 777 grafana/data
mkdir -p /data/prometheus
chmod 777 /data/prometheus
创建 prometheus.yml
配置文件
cd /opt/prometheus/config/
touch prometheus.yml
编辑 prometheus.yml
配置文件
#my global config
global:
scrape_interval: 15s # Set the scrape interval to every 15 seconds. Default is every 1 minute.
evaluation_interval: 15s # Evaluate rules every 15 seconds. The default is every 1 minute.
#scrape_timeout is set to the global default (10s).
#Alertmanager configuration
alerting:
alertmanagers:
- static_configs:
- targets:
#- alertmanager:9093
#Load rules once and periodically evaluate them according to the global 'evaluation_interval'.
rule_files:
#- "first_rules.yml"
#- "second_rules.yml"
#A scrape configuration containing exactly one endpoint to scrape:
#Here it's Prometheus itself.
scrape_configs:
#The job name is added as a label `job=<job_name>` to any timeseries scraped from this config.
- job_name: 'prometheus'
#metrics_path defaults to '/metrics'
#scheme defaults to 'http'.
static_configs:
- targets: ['192.168.9.140:9090']
- job_name: "node"
static_configs:
- targets: ["192.168.9.140:9100"]
- job_name: "qianmingyanqian"
static_configs:
- targets: ["11.12.108.226:9100","11.12.108.225:9100"]
## config for the multiple Redis targets that the exporter will scrape
- job_name: "redis_exporter_targets"
scrape_interval: 5s
static_configs:
- targets:
- redis://192.168.9.140:6379
- redis://192.168.9.140:7001
- redis://192.168.9.140:7004
metrics_path: /scrape
relabel_configs:
- source_labels: [__address__]
target_label: __param_target
- source_labels: [__param_target]
target_label: instance
- target_label: __address__
replacement: 192.168.9.140:9121
创建 docker-compose_prometheus_grafana.yml
配置文件
cd /opt
mkdir docker-compose
touch docker-compose_prometheus_grafana.yml
编辑 docker-compose_prometheus_grafana.yml
文件并键入
version: '2'
networks:
monitor:
driver: bridge
services:
prometheus:
image: prom/prometheus:latest
container_name: prometheus
hostname: prometheus
restart: always
volumes:
- /opt/prometheus/config:/etc/prometheus
- /data/prometheus:/prometheus
ports:
- "9090:9090"
expose:
- "8086"
command:
- '--config.file=/etc/prometheus/prometheus.yml'
- '--log.level=info'
- '--web.listen-address=0.0.0.0:9090'
- '--storage.tsdb.path=/prometheus'
- '--storage.tsdb.retention=15d'
- '--query.max-concurrency=50'
networks:
- monitor
grafana:
image: grafana/grafana:latest
container_name: grafana
hostname: grafana
restart: always
volumes:
- /opt/grafana/data:/var/lib/grafana
ports:
- "3000:3000"
- "26:26"
networks:
- monitor
depends_on:
- prometheus
docker-compose运行docker容器
docker-compose -p prometheus_grafana -f docker-compose_prometheus_grafana.yml up -d
启动成功通过浏览器9090端口访问prometheus服务

通过浏览器3000端口访问grafana服务

监控服务器node
安装并运行node_exporter
在待被监控的服务器上下载并安装node_exporter
“download the latest release
wget https://github.com/prometheus/node_exporter/releases/download/v*/node_exporter-*.*-amd64.tar.gz
tar xvfz node_exporter-*.*-amd64.tar.gz
cd node_exporter-*.*-amd64
nohup ./node_exporter &
## 或者使用docker安装
创建 docker-compose_node-exporter.yml
配置文件
cd /opt/docker-compose
touch docker-compose_node-exporter.yml
编辑 docker-compose_node-exporter.yml
配置文件如下:
---
version: '3.8'
services:
node_exporter:
image: quay.io/prometheus/node-exporter:latest
container_name: node_exporter
command:
- '--path.rootfs=/host'
network_mode: host
pid: host
restart: unless-stopped
volumes:
- '/:/host:ro,rslave'
docker-compose运行docker容器
docker-compose -p node_exporter -f docker-compose_node-exporter.yml up -d
查看是否成功
尝试访问
curl http://192.168.9.140:9100/metrics
返回以下数据证明服务正常
# HELP node_xfs_read_calls_total Number of read(2) system calls made to files in a filesystem.
# TYPE node_xfs_read_calls_total counter
node_xfs_read_calls_total{device="dm-1"} 10196
node_xfs_read_calls_total{device="dm-2"} 17401
node_xfs_read_calls_total{device="dm-3"} 970
node_xfs_read_calls_total{device="dm-4"} 10
node_xfs_read_calls_total{device="dm-5"} 19
node_xfs_read_calls_total{device="dm-6"} 132
node_xfs_read_calls_total{device="sda2"} 16378
node_xfs_read_calls_total{device="sda3"} 2.67817784e+09
node_xfs_read_calls_total{device="sda6"} 1.053587e+06
prometheus.yml
追加以下内容
- job_name: "node"
static_configs:
- targets: ["192.168.9.140:9100"]
修改配置文件后需重启 prometheus
容器
docker restart CONTAINER ID
成功后如下图

## 配置Grafana
登陆后添加数据源

选择Prometheus

在URL输入框键入 http://192.168.9.140:9090
,如图所示,并保存

添加Dashboards

导入模板 https://grafana.com/grafana/dashboards/1860
,并load成功
“更多模板参考

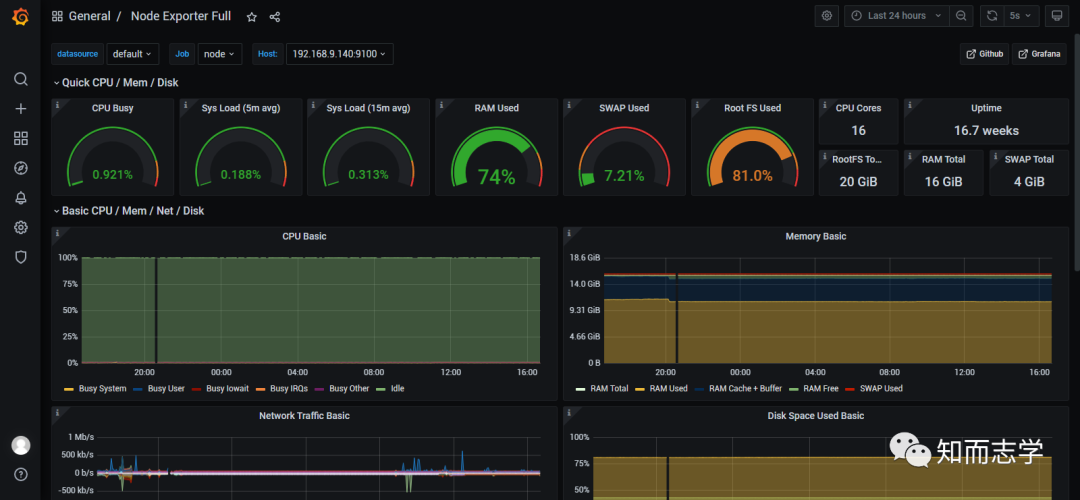
详细监控页面,可根据需求选择监控时间段

监控redis
## 安装并运行redis_exporter
在待被监控的redis服务器上下载并安装redis_exporter
“download the latest release)
wget https://github.com/oliver006/redis_exporter/releases/download/v1.23.1/redis_exporter-v1.23.1.linux-386.tar.gz
tar zxvf redis_exporter-v1.23.1.linux-386.tar.gz
nohup ./redis_exporter -redis.addr 192.168.9.140:6379 -redis.password 111111 &
或者使用docker安装
docker run -d --name redis_exporter -p 9121:9121 oliver006/redis_exporter --redis.addr=192.168.9.140:6379 --redis.password=111111
redis单实例, prometheus.yml
追加以下内容
## config for scraping the exporter itself
- job_name: 'redis_exporter'
scrape_interval: 5s
static_configs:
- targets:[192.168.9.140:9121]
redis集群, prometheus.yml
追加以下内容
## config for the multiple Redis targets that the exporter will scrape
- job_name: "redis_exporter_targets"
scrape_interval: 5s
static_configs:
- targets:
- redis://192.168.9.140:6379
- redis://192.168.9.140:7001
- redis://192.168.9.140:7004
metrics_path: /scrape
relabel_configs:
- source_labels: [__address__]
target_label: __param_target
- source_labels: [__param_target]
target_label: instance
- target_label: __address__
replacement: 192.168.9.140:9121
修改配置文件后需重启
prometheus
容器docker restart CONTAINER ID成功后如下图

添加Dashboards,导入模板 https://grafana.com/grafana/dashboards/11835
,并load成功

详细监控页面,可根据需求选择监控时间段

问题修复
Prometheus
Prometheus服务启动后通过浏览器访问9090端口提示以下错误信息
Warning: Error fetching server time: Detected 785.6099998950958 seconds time difference between your browser and the server.
到装prometheus的机器上,同步一下时钟
ntpdate time3.aliyun.com
redis_exporter
prometheus.yml配置不正确可能会提示too many redis instances
redis_exporter启动后通过Prometheus服务web页面/targets下scrape也可能会出现以下错误,此时一般为redis_exporter启动时密码配置不正确,如部分redis实例不需要密码强行配置密码,或者redis实例需要密码而没有配置密码
- redis_exporter_last_scrape_error{err="dial redis: unknown network redis"} 1




