最近在配置 Grafana 监控面板 dashboards 的时候遇到一些问题,我们发现 Grafana 里面有许多 dashboards 可以选择,如下图所示:这些 dashboards 有些是可以直接拿来用的,就直接能有数据,但是也有些里面的数据不全,不全的原因一个是因为数据源端没有数据,另一个原因是配置的参数因版本等因素不正确导致获取不到数据,这时候我们就需要调整里面的参数以便正确获取到数据了。

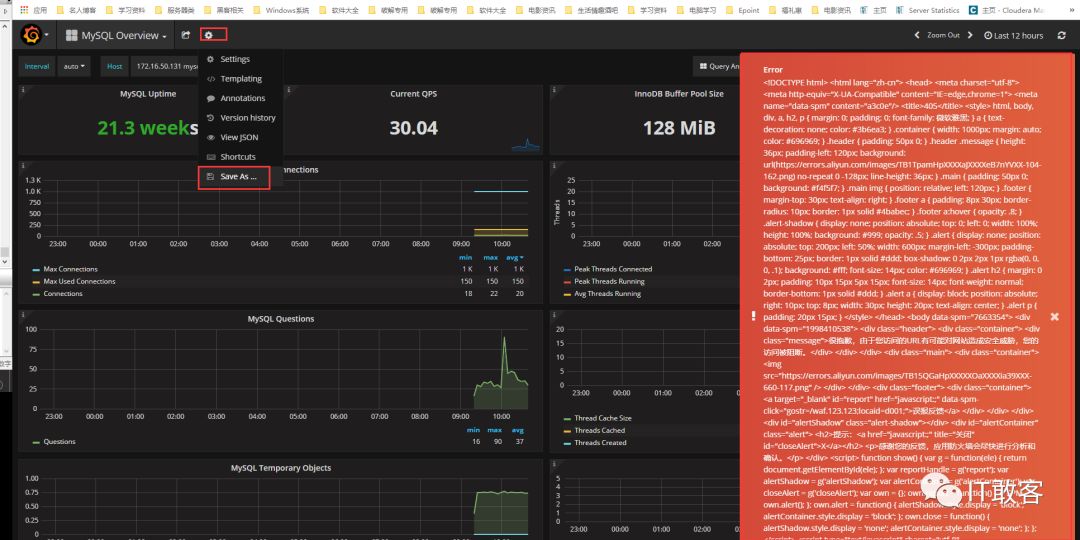
拿其中一个 MySQL_Overview 的 dashboards 来说(前提我已经安装了 Prometheus 收集了各台 mysql 的数据信息),默认打开的时候里面的表格大小不一,而且部分没有监控数据,这时候我们一番调整后,发现下次刷新,又恢复成默认的样式了,于是我们尝试将这个 MySQL_Overview 另存为一个新的 MySQL_Overview Copy 的 dashboards 出来,结果意外发生了,不能保存,如下图所示会报错,这样对于每天需要打开监控的时候就麻烦了。

那么,怎么办呢,我的 Grafana 版本是 4.6.2,期间我也升级到最新的 5.3.0,发现有些 dashboards 消失了,索性又换回了原版本,这里遇到这种情况不要慌,还是有解决办法的,经过我在 grafana 的服务器上一番探索后,发现默认的 dashboards 模板文件都是放在/var/lib/grafana/dashboards 目录下,所以我们也可以自己新建一个模板文件既可,我们发现模板文件都是 json 格式的文件如下图所示:所以我们只要找到这些 json 格式的内容即可。

接着我们继续打开之前的 MySQL_Overview 的 dashboards,然后调整一番自己喜欢的样式,重新配置各监控项的参数,使得都有数据显示。这时,我们点击设置下面的一个 view json 就可以找到模板文件的 json 内容了,复制出来所有 json 内容,然后在/var/lib/grafana/dashboards 目录下新建一个 MySQL_Overview-copy.json 文件,将复制的内容贴进去,最后在文件的底部修改为”title”: “MySQL Overview Copy”,这样是为了便于区分之前的 MySQL Overview。

接下刷新一下 grafana 界面,看一下 dashboards 下面是不是多了一个 MySQL Overview Copy 出来,点击它,里面的格式是不是你之前配置好的格式!

至此,解决了这个 Grafana 的 dashboards 不能复制和修改的问题了!




