
官网地址:https://grafana.com/
官方文档:https://grafana.com/grafana
一、Grafana介绍
Grafana是一个跨平台的开源的度量分析和可视化工具,可以通过将采集的数据查询然后可视化的展示,并及时通知。它主要有以下六大特点:
1、展示方式:快速灵活的客户端图表,面板插件有许多不同方式的可视化指标和日志,官方库中具有丰富的仪表盘插件,比如热图、折线图、图表等多种展示方式;
2、数据源:Graphite,InfluxDB,OpenTSDB,Prometheus,Elasticsearch,CloudWatch和KairosDB等;
3、通知提醒:以可视方式定义最重要指标的警报规则,Grafana将不断计算并发送通知,在数据达到阈值时通过Slack、PagerDuty等获得通知;
4、混合展示:在同一图表中混合使用不同的数据源,可以基于每个查询指定数据源,甚至自定义数据源;
5、注释:使用来自不同数据源的丰富事件注释图表,将鼠标悬停在事件上会显示完整的事件元数据和标记;
6、过滤器:Ad-hoc过滤器允许动态创建新的键/值过滤器,这些过滤器会自动应用于使用该数据源的所有查询。
二、下载安装
1、下载
官网下载地址:https://grafana.com/grafana/download
安装指南:http://docs.grafana.org/installation/rpm/
根据自己的系统版本和配置,下载对应的包,官方提供了如下说明,可直接按照说明进行下载:

linux直接下载
wget https://dl.grafana.com/oss/release/grafana-7.3.1-1.x86_64.rpm
2、安装
yum install grafana-7.3.1-1.x86_64.rpm
3、启动
systemctl start grafana-server
4、验证
浏览器输入ip+port(默认端口3000)验证即可。默认用户名和密码为admin、admin

三、Grafana使用方法
1、添加数据源
首先是添加数据源,示例如下:


2、创建DashBoard
创建好数据源之后,就需要创建DashBoard(仪表盘),可以自定义,也可以导入你需要的仪表盘,官方提供了很多的可选仪表盘。
BashBoard地址:https://grafana.com/grafana/dashboards
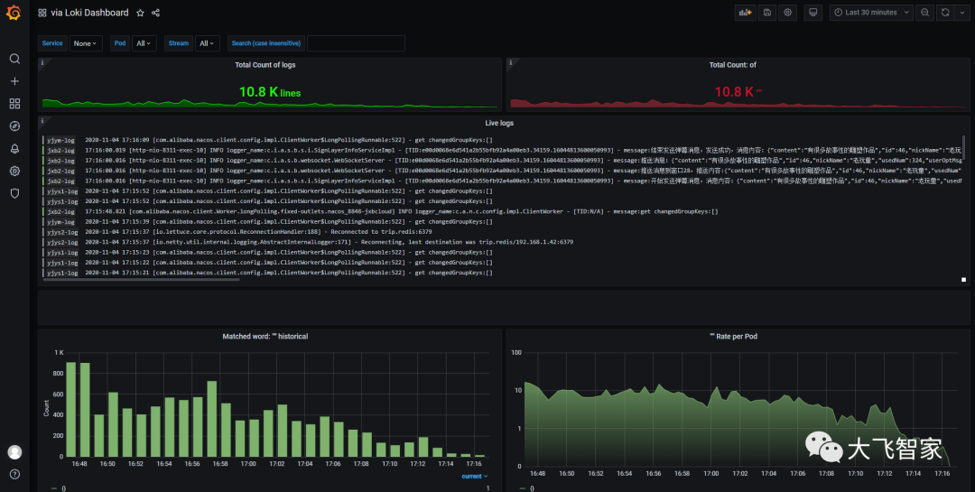
这里我选择loki相关的仪表盘,选择导入,示例如下:
①、搜索jmeter仪表盘

②、选择对应的仪表盘ID

③、复制ID,填入导入界面
PS:导入时候需要选择用户组以及对应的数据库!



④、展示仪表盘
PS:右上角可以选择数据展示的时间段和刷新频次!





