“ Grafana在的使用场景与公司当前的数据场景非常契合。所以选型了Grafana进行数据的展现与一些告警的实现。利用Grafana的能力融合硬件监控+业务监控为运维提供实时报表与实时监控能力。Grafana展现Zabbix实时大屏则能够直接展现Zabbix的异常指标数据。”
Grafana安装
Grfana的安装比较简单方便,基本参照Grafana官方文档就能够完成安装。

Grafana有安装版与Cloud版。我们当前使用自己安装的方式进行Grafana的使用。在 You Run It 选择Download进行Grafana包的下载。会进入页面https://grafana.com/grafana/download
选择系统对应的版本进行下载。我的系统是CentOS则选择CentOS对应的脚本命令在服务器中进行执行。
wget https://dl.grafana.com/oss/release/grafana-6.3.5-1.x86_64.rpm
sudo yum localinstall grafana-6.3.5-1.x86_64.rpm

安装完成后使用命令进行启动
sudo service grafana-server start
查看启动状态
systemctl status grafana-server
当前的状态为running表示启动成功。
进入浏览器即可访问。默认帐号密码为:admin/admin,首次登陆会要求修改密码。
http://localhost:3000

可以通过 /etc/grafana/grafana.ini 进行配置文件的配置。基本也无需配置其他的东西,我这边配置了domain与SMTP相关。主要用于发送用户邀请邮件。
Grafana连接Zabbix数据源
Grafana安装完成通过浏览器访问会有引导页面。
首先要求增加一个数据源,那么点击 Add data source。发现没有Zabbix的数据源,那么就需要增加Zabbix的插件。
进入 https://grafana.com/grafana/plugins/alexanderzobnin-zabbix-app/installation 查看Zabbix安装说明。在Grafana的宿主机执行即可。
grafana-cli plugins install alexanderzobnin-zabbix-app

输出以上内容表示安装成功,使用service grafana-server restart
进行重启。
刷新页面,即可发现最下面出现了Zabbix的连接方式

进行连接,Zabbix的配置地址为 http://zabbixhost/zabbix/api_jsonrpc.php

填写完成后可以使用 Save&Test测试连接是否成功。

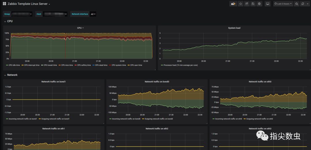
连接成功后选择 Dashboards 选项卡,插件提供了几个Zabbix Dashboard的template可以直接import进行使用。


当前使用Grafana连接Zabbix完成。那么就可以自由的对Zabbix数据进行展现,修改Dashboard集合业务场景对产品+资源进行整合监控。实现自定义的监控Dashboard。
⬇⬇⬇ 你好,我是CainGao。一线大数据开发者,关注我一起交流场景实现 ⬇⬇⬇





