对于数据中心的建设过程,供配电系统的安全可靠性是数据中心设计过程中关注的要点,前期设计过程中就应考虑到如何保证供电系统的连续可靠运行,提前规划相应的技术措施,同时应从后期运维的角度出发,提高运维的便利性、高效性。
在市政电源发生故障时,此时柴油发电机组应承担数据中心正常运行所需要的用电负荷,而往往设计过程中只考虑柴油发电机组的性能参数、品牌选择等问题,忽略了如何保障柴油发电机供回油系统的稳定运行,如供回油系统在发生漏油事故时的应对措施。本文从设计的角度出发,介绍了柴油发电机供回油系统针对漏油问题应如何搭建漏油检测系统。

1. 供回油系统
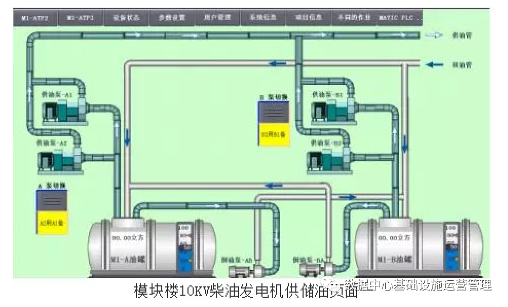
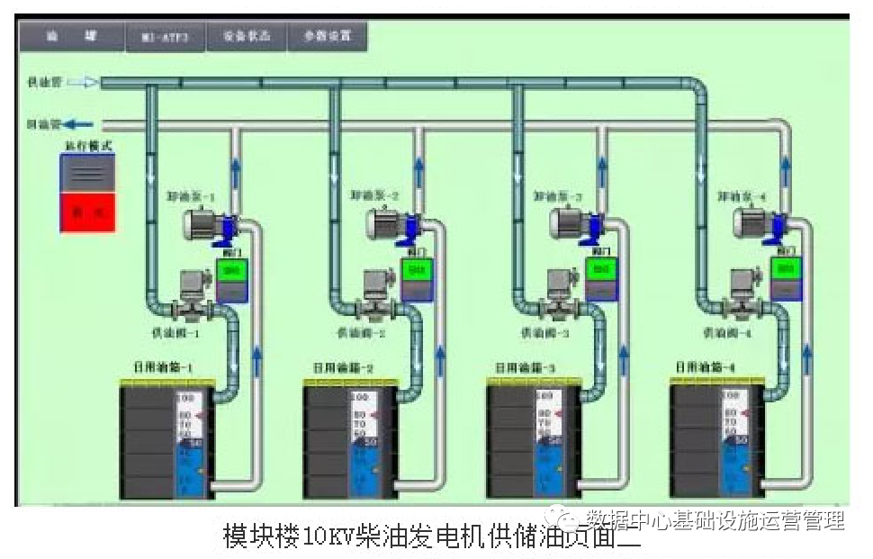
供回油系统是为柴油发电机持续稳定运行供应柴油,由油罐、日用油箱、供油泵、回油泵、供回油管道、控制系统等组成。其中,油罐的有效容量宜满足所有主用柴油发电机组12h用油,日用油箱可设置在柴油发电机房内,与柴油发电机一一对应,供油泵、回油泵可集中设置,也可与油罐、日用油箱一一对应设置。油罐及日用油箱内的储油量需要进行液位控制,液位可分为超高液位、高液位、低液位、超低液位等,通过接收液位控制发出的信号,控制系统控制供油泵、回油泵、供油电动阀、回油电动阀等设施的启停、开关,从而保障柴油发电机组运行时的柴油供应。供回油系统的具体流程如图1所示。

2. 漏油检测系统
2 . 1系统构成
漏油检测系统通常由漏油检测绳、漏油探测器及系统控制器( DDC或PLC ) 组成,系统示意图如图2所示,漏油探测器(A\B\C\D ) 的信号来自于对应的漏油检测绳(A \B\C\D ) ,当任何位置出现漏油事故时,漏油检测绳自动识别漏油位置所在,可将信号反馈给漏油探测器。

漏油探测器输出信号至系统控制器,控制器最终输出控制信号。其中,地上区域的供回油管路的漏油检测绳敷设方式为缠绕敷设,对于埋地区域的供回油管道,管道应使用双壁管道,漏油检测绳敷设在内外管道中间,其他地下油罐区域、日用油箱间、柴油发电机房等存在漏油故障点的位置,均应沿设备周围敷设漏油检测绳。柴油发电机至日用油箱的回油管路由于运行温度过高,可在管路下方或阀门、接口等处设置接油盘,漏油检测绳可敷设于接油盘内。
2.2控制逻辑
通过设定相应的监控区域、控制逻辑,当漏油检测绳检测到供回油系统漏油时,通过系统控制器联锁关闭相应的设施或设备,从而保证供回油系统的安全运行。具体控制逻辑说明详见表1。

2.3控制器
系统控制器是漏油检测系统的大脑,主要负责接收漏油检测绳的信号及输出相应的控制信号,对于系统控制器,应具有TCP/IP接口,并将所有的控制状态信息上传至中央控制室的管理主机。通过信号数字量输入、输出等方式实现漏油故障点的自动识别、自动隔离,控制器的信号输入数量要求及控制说明详见表2。

3 应用场景
根据《数据中心设计规范》( GB 50174-2017 ) 中A级数据中心建设标准,对于柴油发电机系统仅要求检测油箱(罐)油位、柴油机转速、输出功率、频率、电压、功率因数,未对柴油发电机供回油系统的漏油检测做出要求。而全球公认的数据中心标准组织和第三方认证机构Uptime Institute编制的《Data Center Site InfrastructureTier Standard: Topology》标准中的Tier IV等级,要求数据中心柴油发电机供回油系统必须设计相应的漏油检测系统,具体要点如下:
( 1 ) 容量组件
漏油检测系统的容量组件应为冗余的,因此需要设置两套独立的漏油检测系统,两套检测系统的控制器(如PLC控制器)之间可通过硬接线方式互相检测运行状态,保证在任何一套系统出现故障时,仍有一套漏油检测系统可以接管系统的正常运行。
( 2 ) 物理隔离
两套独立的漏油检测系统间的路径必须进行物理隔离,保证在任何一套系统出现故障时不影响两个隔离的检测系统。
(3 ) 故障响应
漏油检测系统应能自动识别、自动隔离发生漏油的故障点(整个过程不应人工干预),保障供回油系统安全可靠运行。
(4 ) 设施维护
对于漏油检测系统中的任意设备与组件,计划性与非计划性维护的工作均不应影响漏油检测系统的正常运行。
根据Uptime Tier IV等级要求搭建的漏油检测系统,可避免供回油系统在运行过程中因漏油事故影响正常供油,从而导致柴油发电机的运行中断,造成经济损失。

4. 结语
在数据中心新型基础设施建设的形势下,对数据中心的安全稳定运行又提出了更高的要求,通过漏油检测系统的搭建,不仅可提高柴油发电机运行过程的安全可靠性,降低柴油发电机运行时因供回油系统漏油故障导致供电稳定性的风险,同时可减轻运行维护人员的压力。而往往在设计过程中由于设计师对后期设施、设备的运行维护了解不深,无法完全考虑到后期运行维护的便利性、可操作性,造成了设计过程与运维过程脱节,同时柴油发电机供油系统属于动力专业,漏油检测系统属于弱电专业,建议在设计过程中两个专业之间应相互配合,动力专业提出相应的要求,弱电专业根据要求搭建相应的系统。
在其他数据中心规划设计时,可以在本文搭建的柴油发电机供回油系统漏油检测系统的基础上,根据各自工程的具体情况进行深化设计。作者:中国民生银行总行 张铭蕾 储君
| 往期回顾: |




