
Promethues 监控tomcat 主要用的模块
Promethus 负载抓取/存储指标信息、并提供查询功能 grafana 数据可视化 JMX exporter 提供JMX中JVM相关的metrics
1、利用JMX exporter,在Java进程内启动一个小型的Http server 2、配置Prometheus抓取那个Http server提供的metrics。3、配置Grafana连接Prometheus,配置Dashboard。
一、下载一个tomcat,下载jmx_exporter
1、获取jmx_exporter有2种方法,自己编译获取jar包,获取现成的jar包
wget https://repo1.maven.org/maven2/io/prometheus/jmx/jmx_prometheus_javaagent/0.12.0/jmx_prometheus_javaagent-0.12.0.jar
或者编译
git clone https://github.com/prometheus/jmx_exporter
cd jmx_exporter
mvn package
2、安装tomcat
wget http://mirrors.tuna.tsinghua.edu.cn/apache/tomcat/tomcat-8/v8.5.51/bin/apache-tomcat-8.5.51.tar.gz
tar zxvf apache-tomcat-8.5.51.tar.gz
mv apache-tomcat-8.5.51 usr/localt/tomcat_test
3、配置文件下载
wget https://github.com/prometheus/jmx_exporter/blob/master/example_configs/tomcat.yml
tomcat.yml的内容如下
---
lowercaseOutputLabelNames: true
lowercaseOutputName: true
rules:
- pattern: 'Catalina<type=GlobalRequestProcessor, name=\"(\w+-\w+)-(\d+)\"><>(\w+):'
name: tomcat_$3_total
labels:
port: "$2"
protocol: "$1"
help: Tomcat global $3
type: COUNTER
- pattern: 'Catalina<j2eeType=Servlet, WebModule=//([-a-zA-Z0-9+&@#/%?=~_|!:.,;]*[-a-zA-Z0-9+&@#/%=~_|]), name=([-a-zA-Z0-9+/$%~_-|!.]*), J2EEApplication=none, J2EEServer=none><>(requestCount|maxTime|processingTime|errorCount):'
name: tomcat_servlet_$3_total
labels:
module: "$1"
servlet: "$2"
help: Tomcat servlet $3 total
type: COUNTER
- pattern: 'Catalina<type=ThreadPool, name="(\w+-\w+)-(\d+)"><>(currentThreadCount|currentThreadsBusy|keepAliveCount|pollerThreadCount|connectionCount):'
name: tomcat_threadpool_$3
labels:
port: "$2"
protocol: "$1"
help: Tomcat threadpool $3
type: GAUGE
- pattern: 'Catalina<type=Manager, host=([-a-zA-Z0-9+&@#/%?=~_|!:.,;]*[-a-zA-Z0-9+&@#/%=~_|]), context=([-a-zA-Z0-9+/$%~_-|!.]*)><>(processingTime|sessionCounter|rejectedSessions|expiredSessions):'
name: tomcat_session_$3_total
labels:
context: "$2"
host: "$1"
help: Tomcat session $3 total
type: COUNTER
4、收集数据 4-1、Tomcat收集数据
mkdir usr/local/tomcat_test/jmx/
cp jmx_prometheus_javaagent-0.12.0.jar usr/local/tomcat_test/jmx/
cp tomcat.yml usr/local/tomcat_test/jmx/
修改配置文件vim usr/local/tomcat_test/bin/catalina.sh
JAVA_OPTS="-javaagent:/usr/local/tomcat_test/jmx/jmx_prometheus_javaagent-0.12.0.jar=39081:/usr/local/tomcat_test/jmx/tomcat.yml"
4-2、JAR包运行(案例,关键文件jmx_prometheus_javaagent-0.3.0.jar和tomcat.yml)
java -javaagent:./jmx_prometheus_javaagent-0.3.0.jar=9151:tomcat.yaml -jar yourJar.jar
5、 测试是否收集到数据 curl -s http://localhost:39081/ | more
[root@Prometheus promethus]# curl -s http://localhost:39081/ | more
# HELP jmx_exporter_build_info A metric with a constant '1' value labeled with the version of the JMX exporter.
# TYPE jmx_exporter_build_info gauge
jmx_exporter_build_info{version="0.12.0",name="jmx_prometheus_javaagent",} 1.0
# HELP jmx_config_reload_success_total Number of times configuration have successfully been reloaded.
# TYPE jmx_config_reload_success_total counter
jmx_config_reload_success_total 0.0
# HELP jmx_config_reload_failure_total Number of times configuration have failed to be reloaded.
# TYPE jmx_config_reload_failure_total counter
jmx_config_reload_failure_total 0.0
# HELP process_cpu_seconds_total Total user and system CPU time spent in seconds.
# TYPE process_cpu_seconds_total counter
process_cpu_seconds_total 3.99
# HELP process_start_time_seconds Start time of the process since unix epoch in seconds.
# TYPE process_start_time_seconds gauge
process_start_time_seconds 1.582290765496E9
# HELP process_open_fds Number of open file descriptors.
# TYPE process_open_fds gauge
process_open_fds 74.0

二、配置promethus 采集数据
1、文件引用 (本文采用) /usr/local/prometheus/prometheus.yml
- job_name: 'tomcat'
file_sd_configs:
- files: ['/usr/local/prometheus/conf/tomcat.yml']
refresh_interval: 180s
/usr/local/prometheus/conf/tomcat.yml/tomcat.yml
- targets:
- 114.67.116.119:39081
labels:
idc: test_idc
service: tomcat_test
2、直接配置
scrape_configs:
- job_name: 'java'
static_configs:
- targets: ['114.67.116.119:39081']
3、重载配置文件
kill -hup `ps -ef |grep prometheus|grep -v grep|awk '{print $2}'`
或者
kill -9 PID
/usr/local/prometheus/prometheus --config.file=/usr/local/prometheus/prometheus.yml
4、查看promethus界面,tomcat的监控是否发现

三、grafana 数据可视化
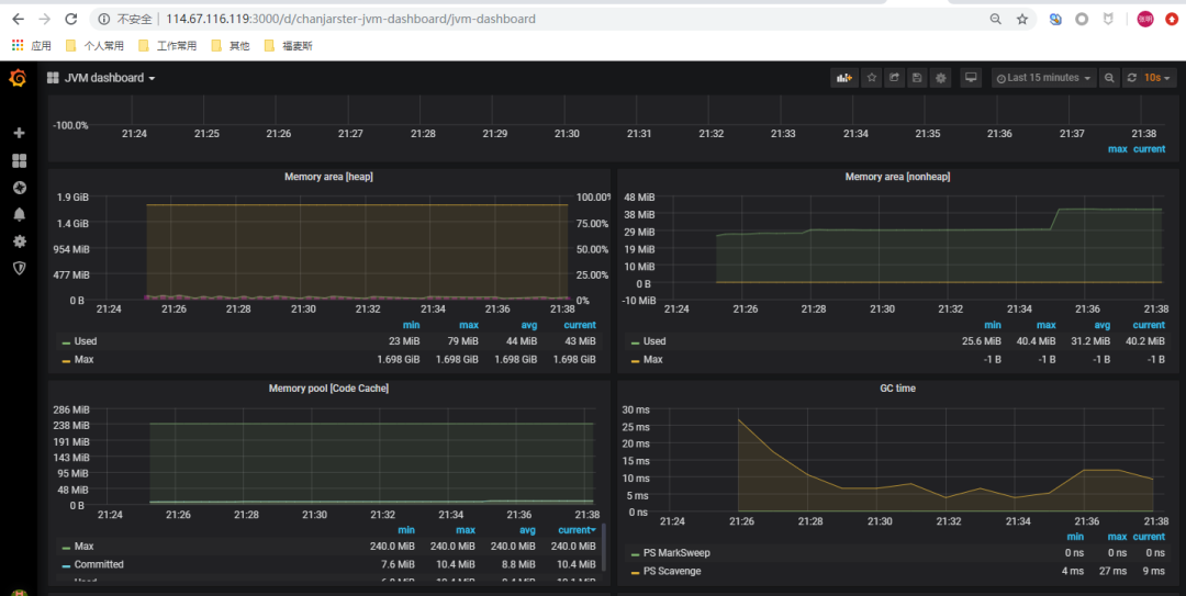
导入模板 8563


名称对应 promethus.yml的job名称

展示tomcat监控大屏

爱运维^_^爱分享

如果觉得文章有帮助,麻烦点个关注和转发^)^ 👇
文章转载自Linux运维技术之路,如果涉嫌侵权,请发送邮件至:contact@modb.pro进行举报,并提供相关证据,一经查实,墨天轮将立刻删除相关内容。




