2017 年以前,我们运维体系的监控主要还是以 Zabbix 作为主流的解决方案。当时数据库这部分的监控服务也是使用的监控运维团队提供的服务。
总体来说,Zabbix 的功能还是非常强大的,而且使用也比较简单,基本上写写脚本就能实现指定应用的监控。
PS:目前已经不是 Zabbix 了,运维团队基于 Open-Falcon 定制开发了一套统一的运维监控系统,当然这是后话了。
我们在 2016 年就已经尝试 MySQL 的容器化,2017 年开始大规模应用。容器化以后 MySQL 数量大幅度上升,通过平台化进行管理。
原来使用的 Zabbix 已经无法满足需求:
所以我们 DB 团队内部想选型一款监控系统来支撑以上需求。关于数据库的监控,我们并不想投入太多人力去维护,毕竟监控系统不是我们的主要工作。
所以需要选一款部署简单、服务器资源占用低、同时又能结合告警功能的监控系统。
虽然目前开源的监控系统还是有不少的,但是最终评估下来,还是选择了更轻量化的 Prometheus,能够快速满足我们数据库监控的需求。二进制文件启动、轻量级 Server,便于迁移和维护、PromQL 计算函数丰富,统计维度广。监控数据以时间为维度统计情况较多,时序数据库更适用于监控数据的存储,按时间索引性能更高,数百万监控指标,每秒处理数十万的数据点。Prometheus 支持联邦集群,可以让多个 Prometheus 实例产生一个逻辑集群,当单实例 Prometheus Server 处理的任务量过大时,通过使用功能分区(Sharding)+联邦集群(Federation)可以对其进行扩展。Prometheus 社区还提供了大量第三方实现的监控数据采集支持:JMX,EC2,MySQL,PostgresSQL,SNMP,Consul,Haproxy,Mesos,Bind,CouchDB,Django,Memcached,RabbitMQ,Redis,Rsyslog等等。自带了 Prometheus UI,通过这个 UI 可以直接对数据进行查询。结合 Grafana 可以灵活构建精美细致的监控趋势图。内置查询语言,可以通过 PromQL 的函数实现对数据的查询、聚合。同时基于 PromQL 可以快速定制告警规则。
在总结相关内容的时候,正好在网上看到了 CNCF 基金会 Certified Kubernetes Administrator 郑云龙先生基于《SRE:Google 运维解密》对监控目的的总结,总结很到位,所以就直接引用过来了。引用来源:
https://www.bookstack.cn/read/prometheus-book/AUTHOR.md
长期趋势分析:通过对监控样本数据的持续收集和统计,对监控指标进行长期趋势分析。
例如,通过对磁盘空间增长率的判断,我们可以提前预测在未来什么时间节点上需要对资源进行扩容。告警:当系统出现或者即将出现故障时,监控系统需要迅速反应并通知管理员,从而能够对问题进行快速的处理或者提前预防问题的发生,避免出现对业务的影响。故障分析与定位:当问题发生后,需要对问题进行调查和处理。通过对不同监控监控以及历史数据的分析,能够找到并解决根源问题。数据可视化:通过可视化仪表盘能够直接获取系统的运行状态、资源使用情况、以及服务运行状态等直观的信息。一个监控系统满足了以上的这些点,涉及采集、分析、告警、图形展示,完善覆盖了监控系统应该具备的功能。下面就讲解我们是如何基于 Prometheus 来打造数据库监控系统的。
我们在 2016 年底开始使用到现在,中间也经历过几次架构演进。但是考虑到阅读体验,被替代的方案就不在这细说了,我们着重讲一下目前的架构设计和使用情况。
首先看一下总体的架构:
这是我们用 Golang 开发的监控信息采集 Agent,负责采集监控指标和实例日志。
监控指标包括了该宿主机的相关信息(实例、容器)。因为我们是容器化部署,单机实例数量大概在 4-20 左右。
随着运维平台的实例增删,该宿主机上的实例信息可能会发生变化。所以我们需要 Agent 能够感知到这个变化,从而决定采集哪些信息。
另外采集间隔时间做到了 10s,监控颗粒度可以做的更细,防止遗漏掉突发性的监控指标抖动。这是我们用的官方提供的组件,因为 Prometheus 是通过 Pull 的方式获取数据的。
如果让 Prometheus Server 去每个节点拉数据,那么监控服务的压力就会很大。
我们是在监控几千个实例的情况下做到 10s 的采集间隔(当然采用联邦集群的模式也可以,但是这样就需要部署 Prometheus Server。再加上告警相关的东西以后,整个架构会变的比较复杂)。
所以 Agent 采取数据推送至 pushgateway,然后由 Prometheus Server 去 pushgateway 上面 Pull 数据。
这样在 Prometheus Server 写入性能满足的情况下,单台机器就可以承载整个系统的监控数据。
考虑到跨机房采集监控数据的问题,我们可以在每个机房都部署 pushgateway 节点,同时还能缓解单个 pushgateway 的压力。将 Prometheus Server 去 pushgateway 上面拉数据的时间间隔设置为 10s。多个 pushgateway 的情况下,就配置多个组即可。
为了确保 Prometheus Server 的高可用,可以再加一个 Prometheus Server 放到异地容灾机房,配置和前面的 Prometheus Server 一样。
如果监控需要保留时间长的话,也可以配置一个采集间隔时间较大的 Prometheus Server,比如 5 分钟一次,数据保留 1 年。使用 Alertmanager 前,需要先在 Prometheus Server 上面定义好告警规则。我们的监控系统因为是给 DBA 用,所以告警指标类型可以统一管理。
但是也会有不同集群或者实例定义的告警阈值是不同的,这里怎么实现灵活配置,我后面再讲。
为了解决 Alertmanager 单点的问题(高可用见下图),我们可以配置成 3 个点,Alertmanager 引入了 Gossip 机制。
Gossip 机制为多个 Alertmanager 之间提供了信息传递的机制。确保及时在多个 Alertmanager 分别接收到相同告警信息的情况下,也只有一个告警通知被发送给 Receiver。
Alertmanager 支持多个类型的配置。自定义模板,比如发送 HTML 的邮件;告警路由,根据标签匹配确定如何处理告警;接收人,支持邮件、微信、Webhook 多种类型告警;inhibit_rules,通过合理配置,可以减少垃圾告警的产生(比如机器宕机,该机器上面所有实例的告警信息就可以忽略掉,防止告警风暴)。
我们告警是通过 Webhook 的方式,将触发的告警推送至指定 API,然后通过这个接口的服务进行二次加工。
Prometheus 和 Alertmanager 的高可用这个模块的功能就是实现 MySQL 集群告警规则过滤功能和告警内容改写。先说一下告警规则过滤,因为上面提到是统一设置了告警规则,那么如果有 DBA 需要对个别集群的告警阈值调整的话就会很麻烦,为了解决这个问题,我们在 Alertmanager 后面做了 Filter 模块。
这个模块接收到告警内容后,会判断这条告警信息是否超过 DBA 针对集群或者实例(实例优先级高于集群)设置阈值范围,如果超过就触发发送动作。
告警发送按照等级不同,发送方式不同。比如我们定义了三个等级,P0、P1、P2,依次由高到低:P0,任何时间都会触发,并且同时触发电话和微信告警。
P1,8:00-23:00 只发微信告警,其他时间触发连续三次才触发发送。
P2,8:00-23:00 发送微信告警,其他时间触发不发送。
下图是集群和实例的告警阈值管理页面(这是集成在数据库运维平台内部的一个功能),针对每个集群和实例可以独立管理,新建集群的时候会根据所选 CPU 内存配置,默认给出一组与配置对应的告警阈值。
接着看一下告警内容 Rewrite,比如上图看到的额外接收人,除了 DBA 有些开发同学也想接收告警。
但是如果给他们发一个 Thread_running 大于多少的告警,他们可能不明白是什么意思,或者什么情况下会出现这个告警,需要关注什么。
所有我们需要做一下告警内容的重写,让开发也能看的明白。下图就是我们改写过后的内容。
还有告警关联,比如某个宿主机的磁盘 IO 高了,但是可能需要定位是哪个实例导致的,那么我们就可以通过这个告警,然后去监控系统里面分析可能导致 IO 高的实例,并且管理报警。
如图所示:
最后说一下告警收敛,比如宿主机宕机,那么这个宿主机上面的 MySQL 实例都会触发宕机告警(MySQL 实例连续三个指标上报周期没有数据,则判定会为实例异常),大量的告警会淹没掉重要告警,所以需要做一下告警收敛。
我们是这样做的,宕机后由宿主机的告警信息来带出实例的相关信息,一条告警就能看到所有信息,这样就能通过一条告警信息的内容,得知哪些集群的实例受影响。
如图所示:
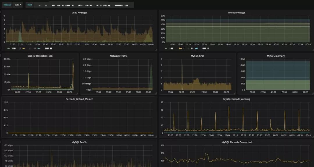
Prometheus 完美支持 Grafana,我们可以通过 PromQL 语法结合 Grafana,快速实现监控图的展示。
为了和运维平台关联,通过 URL 传参的方式,实现了运维平台直接打开指定集群和指定实例的监控图。
这是一个 DBA 的自动化程序,可以依赖告警信息实现一些指定操作,这里举一个过载保护的例子,我们的过载保护不是一直开启的,只有当触发了 thread_running 告警以后才会关联过载保护的动作。具体方案见下图:
在运维平台上,我们有专门的页面用于管理告警,在手机端也做了适配,方便 DBA 随时都能连接到平台查看处理告警。
从下图中可以看到当前触发的告警列表,无颜色标注的标识该告警已经被回复(属于维护性告警,回复以后不发送),有颜色的这个代表未被回复告警(图中的这个属于 P2 等级告警)。
另外可以注意到,这里的告警内容因为是给 DBA 看,所以没有做改写。
基于告警日志,我们结合 ES 和 Kibana 实现了告警数据分析的功能,这种交互式的数据分析展示,能够帮助 DBA 轻松完成大规模数据库运维下的日常巡检,快速定位有问题的集群并及时优化。基于 Prometheus 的方案,我们还做了其他监控告警相关功能扩展。由于我们做了告警分级,大部分的告警都是 P2 等级,也就是白天发送,以此来降低夜间的告警数量。
但是这样一来可能会错过一些告警,导致问题不能及时暴露,所以就做了集群评分的功能来分析集群健康状况。
并且针对一个月的评分做了趋势展示,方便 DBA 能够快速判断该集群是否需要优化。
点击详情,可以进入该集群的详情页面。可以查看 CPU、内存、磁盘的使用情况(这里磁盘空间达到了 262%,意思是超过配额了)。
另外还有 QPS、TPS、Thread_running 昨日和 7 日前的同比曲线,用来观察集群请求量的变化情况。最下面的注意事项还会标出扣分项是哪几个,分别是哪些实例。
针对磁盘空间做了 7 日内小于 200G 的预测,因为多实例部署,所以需要针对当前宿主机上的实例进行当前数据大小、日志大小、日增长趋势的计算。
DBA 可以快速定位需要迁移扩容的节点实例。实现方法就是用了 Prometheus 的 predict_linear 来实现的(具体用法可以参照官方文档)。
SlowLog 管理,我们是通过一套系统来进行收集、分析的,因为要拿到原生日志,所以就没有采用 pt-query-digest 的方式。
通过 Agent 收集,然后将原始的日志格式化以后以 LPUSH 方式写入 Redis(由于数据量并不大,所以就没有用 Kafka 或者 MQ),然后再由 slow_log_reader 这个程序通过 BLPOP 的方式读出,并且处理以后写入 ES。
这个步骤主要是实现了 SQL 指纹提取、分片库库名重写为逻辑库名的操作。写入 ES 以后就可以用 Kibana 去查询数据。
对接到面向开发的数据库一站式平台,业务开发的同学可以查询自己有权限的数据库,同时我们也集成了小米开源的 SOAR,可以用这个工具来查看 SQL 的优化建议。
通过 ES 进行聚合,可以给用户订阅慢查询的报表,有选择性的查看相关库的 TOP 慢 SQL 信息信息,有针对性的镜像优化。
②Processlist,InnoDBStatus 数据采集为了能够在故障回溯或者故障时查看当时的会话快照和 InnoDBStatus,我们在监控 Agent 中内置了这个功能,也是每 10 秒一次,区别是会判断当前 ThreadRunning 是否到达阈值,如果到达才会采集数据,否则不采集。
这样的设定既解决了无用日志太多的问题,又解决了性能异常时能够获取到状态信息。
下图是日志采集处理的逻辑,其中日志处理模块是和慢查询处理在一个程序中,会话快照的处理逻辑和慢查询类似,这里就不赘述了。监控系统没有绝对的谁好谁不好,最重要的是适合自己的团队,能够合理利用最小的成本解决问题。
我们从 2016 年开始使用 1.x 版本到线下的 2.x 版本,目前基于 Prometheus 的监控系统,承载了整个平台所有实例、宿主机、容器的监控。
采集周期 10秒,Prometheus 1 分钟内每秒平均摄取样本数 9-10W。
1 台物理机(不包括高可用容灾资源)就可以承载当前的流量,并且还有很大的容量空间(CPU\Memory\Disk)。如果未来单机无法支撑的情况下,可以扩容成联邦集群模式。另外本文中提到的监控系统只是我们运维平台中的一个模块,并不是一个独立的系统,从我们实践经验来看,最好是可以集成到运维平台中去,实现技术栈收敛和系统产品化、平台化,降低使用的复杂的。最后说说在监控方面我们未来想做的事情,目前我们监控数据有了,但是告警只是发送了指标的内容,具体的根因还需要 DBA 分析监控信息。
我们计划在第一阶段实现告警指标相关性分析后,可以给出一个综合多个监控指标得出的结论,帮助 DBA 快速定位问题;第二阶段能够更加分析结果给出处理建议。
最终依赖整个监控体系,降低运维的复杂度,打通运维与业务开发直接的沟通壁垒,提升运维效率和服务质量。作者:闫晓宇
简介:同程艺龙数据库技术专家,具有多年互联网行业 DB 运维经验,在游戏、O2O 及电商行业从事过 DBA 运维工作。2016 年加入同程艺龙,目前在团队负责数据库架构设计及优化、运维自动化、MySQL 监控体系建设、DB 私有云平台设计及开发工作。
编辑:陶家龙、孙淑娟
来源:转载自微信公众号 DBAplus 社群(ID:dbaplus)
