2021年9月1日,企业级开源解决方案领导者SUSE正式发布Rancher 2.6,这是SUSE完成收购Rancher Labs以来,Rancher首个重大版本更新。
Rancher 2.6发布之后,Rancher的研发和测试团队根据用户的反馈结合产品需求对Rancher 2.6的功能、稳定性和安全性进行了大量的测试和优化。Rancher 2.6.1已于昨天正式发布,这是Rancher 2.6.x 第一个stable版本,也是SUSE Rancher官方推荐所有用户用于生产环境的稳定版本。

Rancher 2.6.1新特性
集成Harvester (技术预览)
Harvester是业界第一款基于Kubernetes的开源超融合基础架构软件,Rancher 2.6.1中默认集成了Harvester 0.3.0版本,这也是Harvester最新的Beta版本。这一集成仅支持Harvester 0.3.0及以上版本:
用户可以导入多个Harvester集群进行多集群管理或multi-site管理
可以使用Rancher RBAC及企业身份验证来登录Harvester集群
可以在Harvester中使用Rancher项目特性使得各个团队可以将他们的虚拟机分开进行管理和组织起来
通过内置的Harvester Node Driver,用户可以在Harvester集群上创建基于RKE1或者RKE2的Kubernetes集群。用户可以为Kubernetes集群的工作负载使用Harvester内置的CSI驱动和LoadBalancer类型的负载均衡器。
Rancher的虚拟化多集群管理:


想要了解更多内容,请访问:
https://docs.harvesterhci.io/v0.3/rancher/rancher-integration/
此外,Harvester 0.3.0增强了网络功能,首先在Harvester裸机集群中增加了虚拟(浮动)IP支持,它将成为访问Harvester UI/API server的默认IP;另外,v0.3.0支持了Bond网卡,用户现在可以为Harvester网络接口配置多个网卡。

存储功能在这一新版本中也得到优化,用户现在可以在正在运行的虚拟机中热插拔卷。多磁盘管理功能也已经上线,用户现在可以在节点配置中配置额外的磁盘来增加节点的存储容量。本地镜像现在可以直接上传到Harvester集群,并且能够从一个已存在的volume中创建一个新镜像。
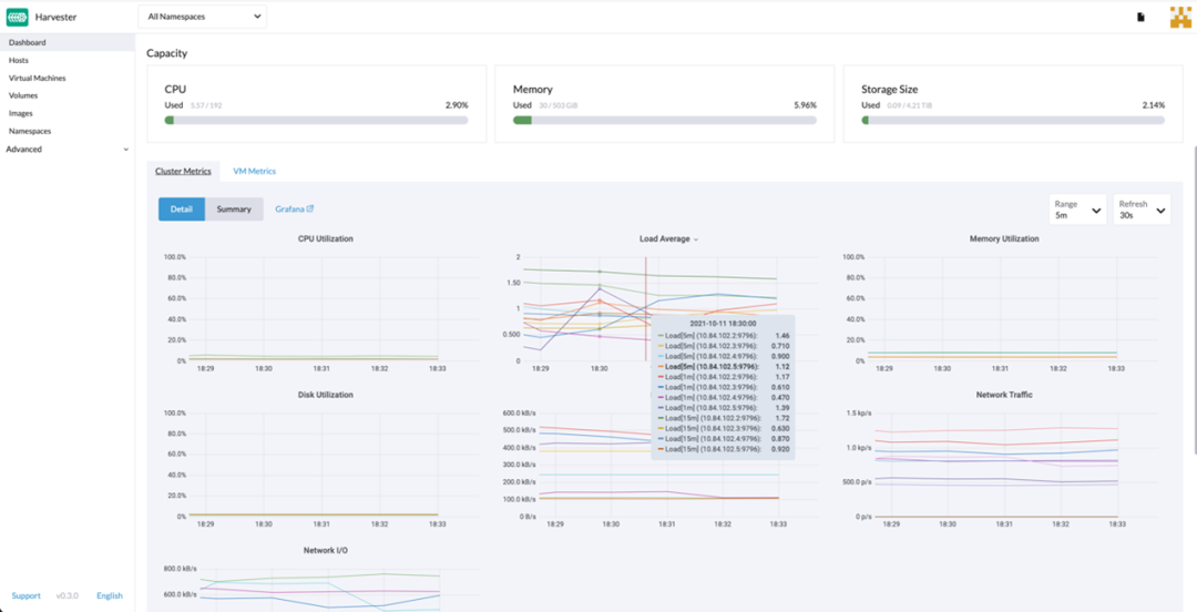
在运维侧,Harvester 0.3.0也新增了几个新特性帮助用户轻松运维。首先,我们现在有了一个用于Harvester的Terraform程序。其次,最新版的Dashboard增强了监控功能,用户可以在Harvester的dashboard中查看实时的系统利用率。此外,用户可以驱逐节点进行维护。
从仪表板页面,用户可以分别查看集群指标和前 10 个最常用的虚拟机指标。此外,用户可以单击 Grafana 仪表板链接,从而可以在 Grafana UI 上查看更多仪表板。

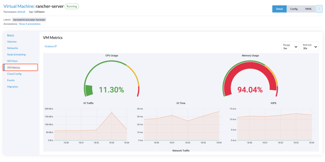
用户可以通过虚拟机的详细信息页面点击查看虚拟机的详情指标。

10月28日晚上8点,将由SUSE大中华区研发工程师来给大家直播介绍Rancher与Harvester集成特性,欢迎扫描下方二维码报名:

安全性增强
RKE和RKE2支持新版本的Kubernetes,解决了symlink交换可能允许主机文件系统访问的问题。具体详情,请参阅CVE-2021-25741(https://cve.mitre.org/cgi-bin/cvename.cgi?name=CVE-2021-25741)。
Fleet优化
Fleet现在可以管理运行其他Fleet实例的集群。这使Rancher能够管理Harvester集群、其他Rancher实例或独立的Fleet。由于这一变化,一个集群中可能有两个Fleet agent。
修复了2.6.0以来的重要Bug
Istio chart可以在离线环境中升级Istio,但仅限于可用版本。#30842
从Rancher v2.5.x升级到Rancher 2.6.x,并启用Istio v1后,侧面导航不再在顶部显示错误的"Istio "菜单项。#4072
修复了当系统命名空间不存在时,Fleet会无限地创建集群密钥的问题。#34776
对于自定义RKE2集群中的Windows节点,现在可以正确检索外部IP地址了。#91
将集群迁移到不同的FleetWorkspace不再导致管理集群被删除。#34744

升级与更新
更多Rancher 2.6.1的升级、版本信息等内容,请查阅以下链接:
https://github.com/rancher/rancher/releases/tag/v2.6.1
Rancher企业级订阅客户如果对Rancher 2.6.1有任何疑问或希望对现有Rancher版本进行平滑升级,欢迎联系我们的Rancher Support技术团队。如果想咨询或购买企业级订阅支持,欢迎联系我们!
微信:rancher2
电话:0755-86966507

Rancher 2.6实战训练营
如果您还想了解更多Rancher 2.6的功能实操,欢迎报名Rancher 2.6实战训练营。本季课程一共5期,目前已经进行了2期。
下期课程将于本周四晚上8点准时开启,将由极狐GitLab 解决方案架构师和SUSE大中华区解决方案架构师介绍如何构建GitOps CI/CD流水线。
扫描下方二维码即可免费报名:

结课证书及限量徽章获取规则
在本季训练营结束之后,将会为符合评分标准的小伙伴颁发结课证书。
参与直播课程:每期10分,共50分
在线结课考试:满分为50分(均为选择题)
总积分超过80分者,即可获得SUSE Rancher颁发的官方结课证书!因此,参加3期及以上课程的小伙伴即可获得考试资格。而所有参加考试的小伙伴都可以get到Rancher 2.6的限量徽章。
为了方便积分统计和核对,以及通知考试信息,请在报名时填写正确的手机号和邮箱。
本周四晚上8点,直播间见!

About SUSE Rancher
Rancher是一个开源的企业级Kubernetes管理平台,实现了Kubernetes集群在混合云+本地数据中心的集中部署与管理。Rancher一向因操作体验的直观、极简备受用户青睐,被Forrester评为“2020年多云容器开发平台领导厂商”以及“2018年全球容器管理平台领导厂商”,被Gartner评为“2017年全球最酷的云基础设施供应商”。
目前Rancher在全球拥有超过三亿的核心镜像下载量,并拥有包括中国联通、中国平安、中国人寿、上汽集团、三星、施耐德电气、西门子、育碧游戏、LINE、WWK保险集团、澳电讯公司、德国铁路、厦门航空、新东方等全球著名企业在内的共40000家企业客户。
2020年12月,SUSE完成收购RancherLabs,Rancher成为了SUSE “创新无处不在(Innovate Everywhere)”企业愿景的关键组成部分。SUSE和Rancher共同为客户提供了无与伦比的自由和所向披靡的创新能力,通过混合云IT基础架构、云原生转型和IT运维解决方案,简化、现代化并加速企业数字化转型,推动创新无处不在。
当前,SUSE及Rancher在中国大陆及港澳台地区的业务,均由数硕软件(北京)有限公司承载。SUSE在国内拥有优秀的研发团队、技术支持团队和销售团队,将结合Rancher领先的云原生技术,为中国的企业客户提供更加及时和可信赖的技术支撑及服务保障。

点击【阅读原文】,免费报名实战训练营




