
上节分享了Prometheus、Grafana以及最基础的主机层面监控的部署。本节将开始分享常见开源组件的监控落地。首先从mysql数据库开始。
本文目录:
1. Exporter部署
2. Prometheus配置
3. Grafana配置
4. 效果展示
1. Exporter部署
在需要被监控的mysql服务器上,下载并上传mysql exporter。
下载地址:
https://github.com/prometheus/mysqld_exporter
[prometheus@mysql-a ~]$ cd app/soft/[prometheus@mysql-a ~]$ rz mysqld_exporter-0.10.0.linux-amd64.tar.gz[prometheus@mysql-a soft]$ tar -xvf mysqld_exporter-0.10.0.linux-amd64.tar.gz[prometheus@mysql-a soft]$ mv mysqld_exporter-0.10.0.linux-amd64 ../exporter/mysql
配置mysql exporter,创建监控用户并编写配置文件。
mysql> grant select,process,super,replication client,reload on *.* to 'exporter'@'%' identified by 'exporter';mysql> flush privileges;
[prometheus@mysql-a soft]$ cd ../exporter/mysql[prometheus@mysql-a mysql]$ vi mysql.cnf[prometheus@mysql-a mysql]$ cat mysql.cnf[client]user=exporterpassword=exporter[prometheus@mysql-a mysql]$
启动mysql exporter
[prometheus@mysql-a ~]$ nohup ./mysqld_exporter 1>/dev/null 2>&1 &
注:如上内容可以写入rc.local文件开机自启,可以配置服务开机自启。
测试已经集成的监控指标:
[prometheus@Prometheus ~]$ curl http://192.168.5.11:9104/metrics
2. Prometheus配置
Prometheus服务器端配置文件中增加如下内容,增加完成后热重启。
[prometheus@Prometheus ~]$ cat app/prometheus/prometheus.yml...#mysql组- job_name: 'MYSQL'scrape_interval: 30sstatic_configs:- targets: ['192.168.5.11:9104'][prometheus@Prometheus ~]$ curl -XPOST http://localhost:9090/-/reload
3. Grafana配置
此时需要采集的监控项已经自动采集好,需要用grafana来展示,展示前,我们从官网下载开源的展示模版:下载地址:
https://grafana.com/grafana/dashboards
在网页左侧输入关键字”mysql“即可,下载自己喜欢的模版的json文件。导入grafana.


点击"Upload JSON file",选择下载的json文件导入即可。
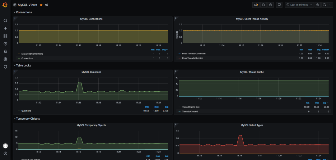
4.效果展示
导入完成后,我们可以看到导入的mysql展示模版,点击即可查看各种监控图标。如下图:

Mysql exporter 默认集成采集了1798个指标。但Grafana默认展示模版中并不会全部展示,我们可以需要根据自己实际需要,展示相关指标。
前文链接:
更多技术细节,欢迎关注公众号联系作者交流。

关注更多精彩
文章转载自MeetDB,如果涉嫌侵权,请发送邮件至:contact@modb.pro进行举报,并提供相关证据,一经查实,墨天轮将立刻删除相关内容。




