感谢作者焦育投稿!欢迎投稿分享交流你的使用心得。

焦育,大运汽车数据中心运维负责人,运维监控系统项目经理。
1. 背景介绍
大运汽车自2019年起逐步向自动化运维方向发展,毫无疑问要面临企业级监控软件的选择,凭着多年对自动化运维理解,最终确定了基于Zabbix+Grafana的数据中心监控系统。不仅满足了对Windows、Linux操作系统、Oracle数据库、Ceph存储、Nginx等软件的监控需要,也通过Snmp、IPMI实现了服务器、交换机、存储等硬件设备的监控,还有动环系统的监测。图为大运汽车数据中心监控系统建设历程。

2.可视化目的
如果能将机房内一台台服务器、存储、交换机,一个个温湿度传感器运行状况直观展示出来,将会给数据中心监控系统带来更好的视觉体验,汇报运维工作也会带来全新视角,而且确定硬件物理位置也将会非常的方便。基于此目的寻找解决方案。虽然可以采购CMDB系统,有条件甚至开发可视化监控大屏,但我们更希望统一运维门户,能集成在Zabbix中最好。
3. Zabbix可视化
幸运的发现了Zabbix上的“网络拓扑”,常见场景是用来制作交换机网络拓扑,我们也同样实现了交换机可视化展示。”图片“功能如下图:
机柜图片如下:

可利用上述图片制作“网络拓扑”。将服务器、交换机、存储图片放入机柜中,可视化展示设备的物理位置。操作如下:选择“主机”,连接到对应的服务器,此主机已经被监控到Zabbix中。示例中的被监控主机,是一台联想ThinkSystem SR650服务器,通过配置XCC远程管理中的Snmp方式实现了监控,这里我们选择128尺寸机柜图,并选择合适主机图标。

服务器品牌有联想、戴尔、惠普,为了区分和提高识别度,上传了戴尔服务器图片,交互机、存储亦可如此,如图:


最终,我们通过上述方式,实现了数据中心硬件设备机柜图可视化展示,一目了然非常地直观,总体效果如图:

4. Grafana可视化
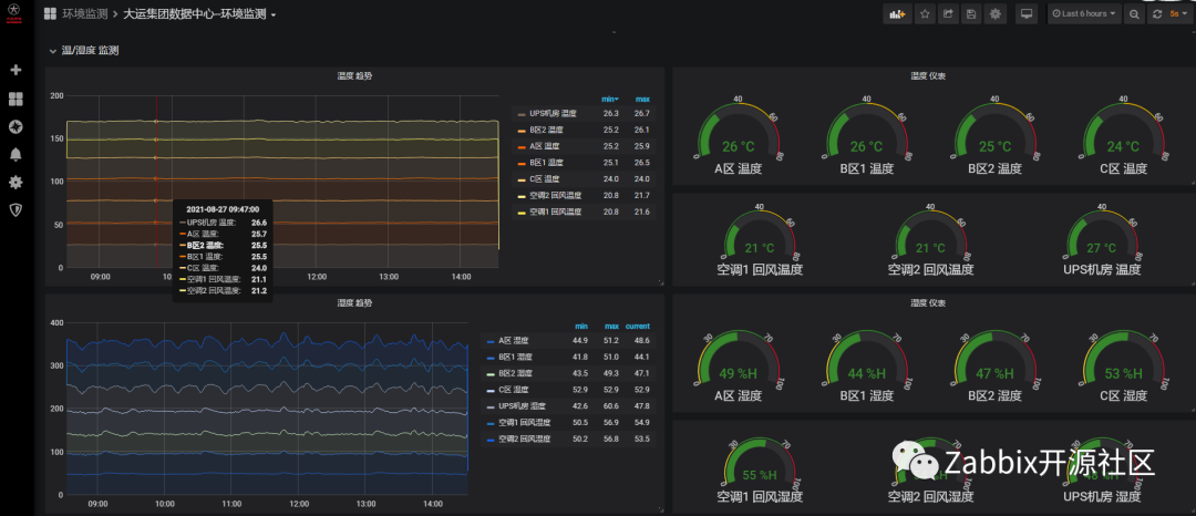
大运监控系统始终以Zabbix为主,数据采集和告警功能都在Zabbix上实现,通过Grafana上Zabbix插件调⽤Zabbix数据实现酷炫的可视化展示,少量采⽤MySQL插件编写SQL语句查询。机房动环使用Zabbix,采集结果如下图:

在实施过程中发现机房动环数据,如温湿度、空调状态、烟雾告警、UPS状态等,使用Grafana展示效果更出色。在实景图上实现的温湿度、空调状态的展示:

温度高闪烁告警展示:

实现上述功能要使用到Grafana上的Imagelt插件,具体方法如下:
1 在Grafana官网下载Imagelt插件,并完成安装。

2 先上传机房图片至linux系统的 '安装目录'/public/img/jifang/7.jpg,而后进入Imagelt插件,填写好文件路径。

3 设置好数据源,这里是通过zabbix api 。

4 配置sensors传感器,这样图片上就会出现绿色的方格,并能显示温湿度数值。

5 配置闪烁告警显示,告警名称“温度上限”,使用了 白字红底,底色闪烁。回到4中的图片 Value Mappings选择 “温度上限”。这样就实现了所谓的”数据上图“功能。

6 Grafana功能强大,动环系统其他类型数据展示效果如下图。温湿度叠层图、空调运行状态:


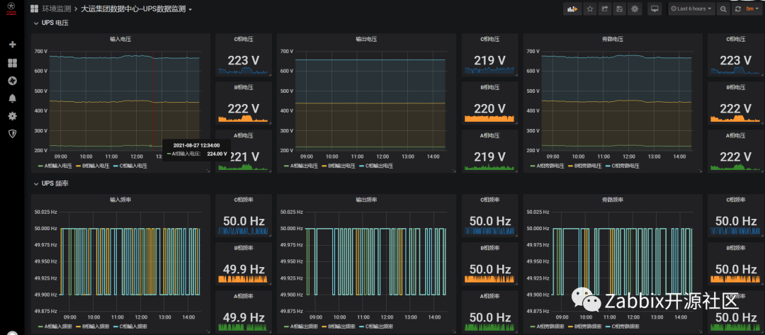
UPS电压、频率、状态:


通过Zabbix+Grafana上述的这些方法,实现了大运数据中心可视化展示,基本满足运维需要,丰富数据展示效果。我们也会跟随Zabbix官方版本升级,随之迭代,未来也将基于Zabbix构建车联网相关系统监控。
延伸阅读
9月11日(周六) Zabbix Meetup 北京场

免费参与,立即报名。
备注“使用Zabbix年限+企业+姓名”
进入交流群,4000+用户已加入
一个人走得快,一群人走得远





