暂无图片
暂无图片
暂无图片
暂无图片
暂无图片

巨杉数据库 v5.0 Beta版 正式发布

巨杉数据库 2020-02-05
1391

2020年疫情的出现对众多企业运营造成了严重的影响。面对突发状况,巨杉利用长期积累的远程研发协作体系,仍然坚持进行技术创新,按照已有规划­­推进研发工作,正式推出了巨杉数据库(SequoiaDB) v5.0 Beta版


我们也在这里向大家介绍一下,SequoiaDB v5.0 版本中将会包含哪些激动人心的功能和特性。


ARM架构的官方支持


从 3.2 版本开始,SequoiaDB 已经在有限版本中支持 ARM 芯片服务器与国产操作系统。从 SequoiaDB v5.0 开始,我们正式官方支持飞腾与华为等 ARM 芯片架构,以及包括 UOS、深度、中标麒麟等多种国产操作系统。

新监控与运维体系


一直以来,SequoiaDB的监控与运维体系设计以底层诊断快照(snapshot)调用为基础,通过Restful API返回给上层应用整个或部分集群的运行信息。一般来说,企业客户将会根据自身需求开发接口模块,将SequoiaDB的监控接入自身使用的监控大屏系统或Zabbix、ELK等各类软件。

但是我们发现,使用这种机制对于一些用户存在上手困难,需要较多规划设计与定制化二次开发的问题。因此,在SequoiaDB v5.0 版本中,我们在 SAC(Sequoia Administration Center)中推出了增强的开箱即用图形化监控体系,使用户不需要任何预配置即可使用完善的图形化运维与监控能力。

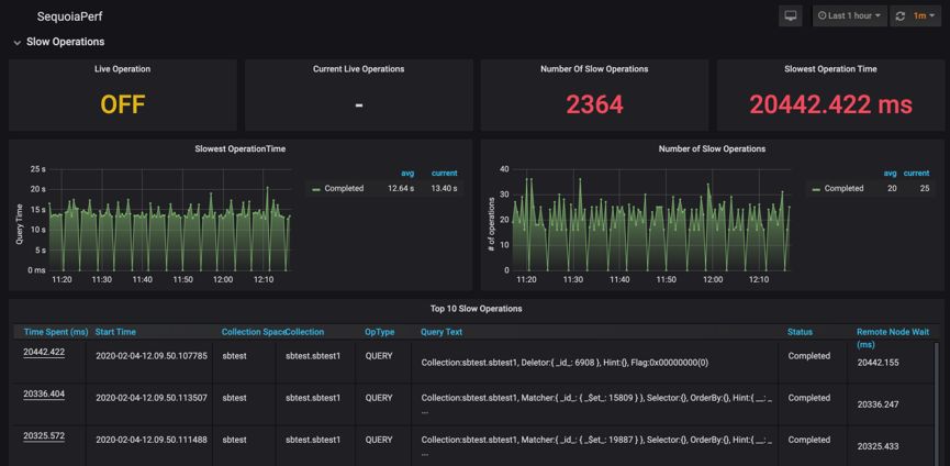
SAC中新的图形化监控模块基于开源项目 Prometheus 与 Grafana 实现。除了能够展示标准的性能监控指标以外,我们还能够支持慢查询分析(SequoiaPerf)等能力,使用户可以在全图形化界面中进行系统的历史与当前慢查询分析。

图 1. SequoiaPerf监控页面

图 2. 慢查询详细诊断信息

增强的MVCC能力


MVCC多版本控制是近年来数据库的标准功能之一,也是分布式数据库实现多分区间RR隔离级别的重要基础能力。SequoiaDB 从v2.6版本首次支持MVCC多版本控制,而在 v5.0 版本中则得到了进一步的增强。

在 SequoiaDB v5.0 版本中,集群引入了全局逻辑时间(ULT:Universal Logical Timestamp)、本地逻辑时间(LLT:Local Logical Timestamp)、本地UTC时间(LRT:Local Real Time)等概念。全局统一时间通过节点间的STP(SequoiaDB Time Protocol)协议进行定期同步,避免每次查询均访问全局时间所造成的性能损耗。


集群启动经过初次协议交换后,节点间逻辑时间误差与操作系统本地物理时钟即不存在任何直接联系,也就是说任何操作系统时间跳变不会对巨杉数据库的集群逻辑时间造成任何影响。

一直以来,SequoiaDB 使用RBS(RollBack Segment)回滚段机制实现多版本控制MVCC。在 v5.0 版本中,回滚段中的记录信息相应地引入了 ULT 字段,从而使分布式一致性事务能力得到了进一步的增强。

智能化问题诊断与分析能力


对于一个较大的集群来说,想要进行问题诊断是一件相当复杂的事情。譬如说,各个操作系统由于系统时间都会存在一些细微差异,对于成百上千高并发的毫秒级查询性能诊断来说,想要在多个系统之间跟踪同一个查询会话相当复杂。

因此,在一个大型集群中,数据库必须要有强大的自我问题诊断与修复能力,才能够尽量减少DBA与运维人员在诊断问题时的难度。

SequoiaDB v5.0 版本中,对多服务器之间的问题定位与诊断机制进行了全方位的重新梳理,使用户能够更加直观地“看到”问题与故障的根因,大大减低了运维人员对于故障与问题的跟踪与诊断难度。

自动化数据库实例高可用部署


在之前的版本中,尽管SequoiaDB对于底层存储实现了默认的高可用与容灾机制,但是对于上层用户创建的数据库实例的高可用解决方案,则需要手工配置DDL日志复制工具,无法做到开箱即用。

在SequoiaDB v5.0 中,用户在创建 MySQL、PostgreSQL、MariaDB 等数据库实例时可以直接指定实例组,一个实例组中的数据库表结构DDL信息会自动进行同步,避免了额外的手工配置。


除了上面提到的几个主要技术特性,在SequoiaDB v5.0中还将有更多的新功能特性将陆续亮相,同时数据库的性能、安全等方面也会有新的大规模提升,也希望大家继续保持关注!

 


往期技术干货
巨杉内核笔记 | 分布式事务漫谈
巨杉内核笔记 | 会话(Session)
巨杉Tech | 读写分离机制与实践
巨杉Tech | 巨杉数据库数据高性能数据导入迁移实践
巨杉⼯具系列之一 | ⼤对象存储⼯具sdblobtool
巨杉Tech | 基于Kafka+Spark+SequoiaDB实时处理架构快速实战
巨杉Tech | SequoiaDB数据域及存储规划
巨杉Tech | SparkSQL+SequoiaDB 性能调优策略
巨杉Tech | 使用 etlAlchemy 工具迁移数据实战
巨杉Tech | Hbase迁移至SequoiaDB 实战
巨杉Tech | SequoiaDB 巨杉数据库高可用容灾测试
巨杉Tech | 使用 SequoiaDB + Docker + Nodejs 搭建 Web 服务器
巨杉学习笔记 | SequoiaDB MySQL导入导出工具使用实战
180秒揭秘数据库金融级灾备架构




点击阅读原文,获取更多精彩内容~
最后修改时间:2020-02-05 10:18:30
文章转载自巨杉数据库,如果涉嫌侵权,请发送邮件至:contact@modb.pro进行举报,并提供相关证据,一经查实,墨天轮将立刻删除相关内容。

评论