一、问题背景
6月底听朋友介绍,有款DBdoctor数据库性能诊断的工具可以免费使用,在他们官网下载以后,对接到了公司的一个业务MySQL实例上进行试用。
差不多两周后,回头想起来这款工具,登上它的管理后台看了看,还真发现了一个潜在问题:查看性能数据的统计时发现,这个实例上存在有大量的Waiting for table metadata lock异常报出,该事件表示部分表在持续一段时间内无法进行读写。
根据DBdoctor的操作手册的介绍,通过Average Action Session(AAS)曲线图可以查看数据库活跃会话。
首先查看24小时的活跃会话情况,如下图橘色所示(7月13日16:00~7月14日16:00),发现全天都有Waiting for table metadata lock出现,基本每小时一次。
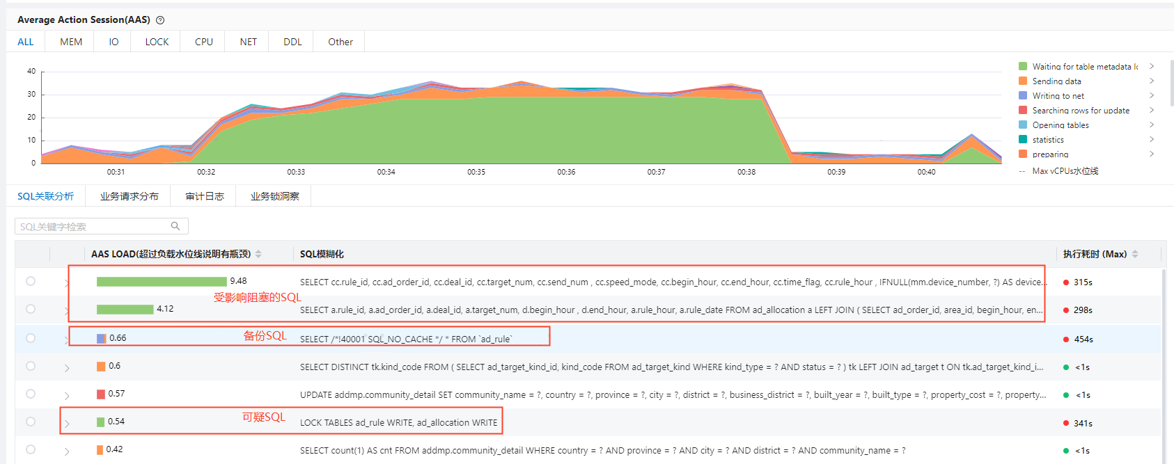
然后,选取了两个比较有代表的时间段,一个是7月14日零点前后的,如下图绿色区域(从图例上看到,绿色区域代表的是Waiting for table metadata lock)所示。说明零点时段的锁事件持续了20分钟左右。
又查看了一个其他时段的,如下图蓝色区域(Waiting for table metadata lock)所示,发现非零点时段锁事件持续时间不到1分钟。
二、问题分析过程
2. 通过DBdoctor查看凌晨Lock时段AAS活跃会话情况,观察其间是否有哪些可疑SQL

(1)等待Metadata Lock的SQL(上图绿色)有两类,一类是业务查询语句,一类是Lock Tables语句。
(2)同时发现有全表SELECT的备份语句:SELECT /*!40001 SQL_NO_CACHE */ * FROM `ad_rule`
(3)业务查询语句、Lock语句、备份语句都涉及到ad_rule表或者ad_allocation表。
4. 问题直接原因:
Lock Tables语句受备份影响,造成了业务阻塞。
三、问题根因定位
与业务开发同事确认上述锁表SQL是特意设计的,每小时锁一次表,在写数据期间不允许读,预期1-2分钟完成写入并解锁;但是备份导致不可读写的时间变长,超出了预期时间。
分析引发MedataLock 时间变长的根因:
- mysqldump期间,从表中select全表数据,为表添加Metadata共享锁,共享锁不影响正常业务读写操作,但是加锁时间较长。
- 此时业务下发LOCK TABLES xx Write语句,该SQL需要Metadata排他锁,需要等待该表备份完成后才能拿到排他锁,同时也会阻塞其他SQL申请新的metadta锁。
- 此时新的业务SQL发出该表的读写请求,都不再允许申请Metadata共享锁,进而不能操作该表,需等待LOCK TABLES XX Write语句完成,释放排他锁。
锁等待关系总结:
业务SQL需要MD共享锁,需等待LOCK TABLES xx Write执行完成后释放MD排他锁;
LOCK TABLES xx Write需要MD排他锁,需等待该表备份完成后释放MD共享锁。
四、优化建议
- 开发优化建议:考虑凌晨时间段锁问题对的业务的影响大小,考虑整张表加写锁的是否必须,表加写锁可能造成阻塞业务、导致死锁的问题。
- 运维优化建议:与开发确认锁表时间是否固定,不会因服务重启改变;在锁表时间固定的前提下可以通过修改备份时间来缓解问题。
回顾这个问题的发现和解决过程,DBdoctor这个工具对分析的提效还是挺有帮助的,也帮助业务提前发现了一个潜在问题。
- 能直观看出Metadata Lock的分布情况,无DBdoctor时无法统计metadatalock出现规律。
- 方便排查可疑SQL,无DBdoctor时需要从慢查询SQL中检索与梳理。此时的slow query log里已经是满屏都是慢SQL了,会干扰我们查找真正导致慢的根因SQL,而DBdoctor可以快速展示出消耗最大的SQL来,这一功能还是很便利的。




