简介
StarRocks 提供两种监控报警的方案。企业版用户可以使用内置的 StarRocksManager,其自带的 Agent 从各个 Host 采集监控信息,上报至 Center Service,然后做可视化展示。StarRocksManager 提供邮件和 Webhook 的方式发送报警通知。如果您有二次开发需求,需要自行搭建部署监控服务,也可以使用开源 Prometheus+Grafana 方案,StarRocks 提供了兼容 Prometheus 的信息采集接口,可以通过直接连接 BE 或 FE 的 HTTP 端口来获取集群的监控信息。
使用 StarRocksManager
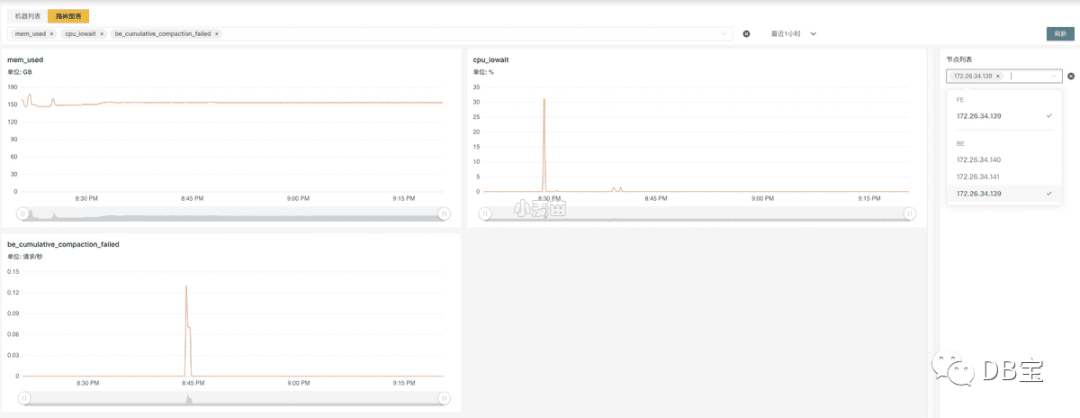
StarRocksManager 的监控可以分成 集群 和 节点 两个维度。
您可以在集群页面可以看到下列监控项:
集群性能监控
CPU 使用率
内存使用
磁盘 I/O 使用率,磁盘使用量、磁盘空闲量
发包带宽、收包带宽,发包数、收包数
集群查询监控
QPS
平均响应时间
50/75/90/95/99/999 分位响应时间
数据导入量监控
发起导入次数
导入行数
导入数据量
数据组合并(Compaction)监控
基线合并数据组速率
基线合并数据量
增量合并数据组速率
增量合并数据量
在节点页面可以看到所有 BE/FE 的机器列表和状态等基础信息。

点击节点链接可以看到每一个节点的详细监控信息。在右侧的节点列表中选择多个节点同时展示,也可以在上方的下拉框中选择各类指标。

使用 Prometheus+Grafana
您可以使用 Prometheus 作为 StarRocks 监控数据存储方案,并使用 Grafana 作为可视化组件。
Prometheus 是一个拥有多维度数据模型的、灵活的查询语句的时序数据库。它可以通过 Pull 或 Push 采集被监控系统的监控项,存入自身的时序数据库中。并且通过丰富的多维数据查询语言,满足用户的不同需求。
Grafana 是一个开源的 Metric 分析及可视化系统。支持多种数据源,详情可参考官网文档。通过对应的查询语句,从数据源中获取展现数据。通过灵活可配置的 Dashboard,快速的将这些数据以图表的形式展示给用户。
本文档仅提供基于 Prometheus 和 Grafana 实现的一种 StarRocks 可视化监控方案,原则上不维护和开发这些组件。更多详细的介绍和使用,请参考对应的官网文档。
监控架构

Prometheus 通过 Pull 方式访问 FE 或 BE 的 Metric 接口,然后将监控数据存入时序数据库。
用户可以通过 Grafana 配置 Prometheus 为数据源,自定义绘制 Dashboard。
部署 Prometheus
下载并安装 Prometheus
1. 从 Prometheus 官网下载最新版本的 Prometheus。
以下示例以 prometheus-2.29.1.linux-amd64 版本为例。
1wget https://github.com/prometheus/prometheus/releases/download/v2.29.1/prometheus-2.29.1.linux-amd64.tar.gz
2tar -xf prometheus-2.29.1.linux-amd64.tar.gz
配置 Prometheus
在 prometheus.yml 中添加 StarRocks 监控相关的配置。
1# my global config
2global:
3 scrape_interval: 15s # 全局的采集间隔,默认是 1m,这里设置为 15s
4 evaluation_interval: 15s # 全局的规则触发间隔,默认是 1m,这里设置 15s
5
6
7scrape_configs:
8 # The job name is added as a label `job=<job_name>` to any timeseries scraped from this config.
9 - job_name: 'StarRocks_Cluster01' # 每一个集群称之为一个job,可以自定义名字作为StarRocks集群名
10 metrics_path: '/metrics' # 指定获取监控项目的Restful Api
11
12 static_configs:
13 - targets: ['fe_host1:http_port','fe_host3:http_port','fe_host3:http_port']
14 labels:
15 group: fe # 这里配置了 fe 的 group,该 group 中包含了 3 个 Frontends
16
17 - targets: ['be_host1:be_http_port', 'be_host2:be_http_port', 'be_host3:be_http_port']
18 labels:
19 group: be # 这里配置了 be 的 group,该 group 中包含了 3 个 Backends
20 - job_name: 'StarRocks_Cluster02' # 可以在Prometheus中监控多个StarRocks集群
21 metrics_path: '/metrics'
22
23 static_configs:
24 - targets: ['fe_host1:http_port','fe_host3:http_port','fe_host3:http_port']
25 labels:
26 group: fe
27
28 - targets: ['be_host1:be_http_port', 'be_host2:be_http_port', 'be_host3:be_http_port']
29 labels:
30 group: be
启动 Prometheus
通过以下命令启动 Prometheus。
1nohup ./prometheus \
2 --config.file="./prometheus.yml" \
3 --web.listen-address=":9090" \
4 --log.level="info" &
该命令将后台运行 Prometheus,并指定其 Web 端口为 9090
。启动后,即开始采集数据,并将数据存放在 ./data 目录中。
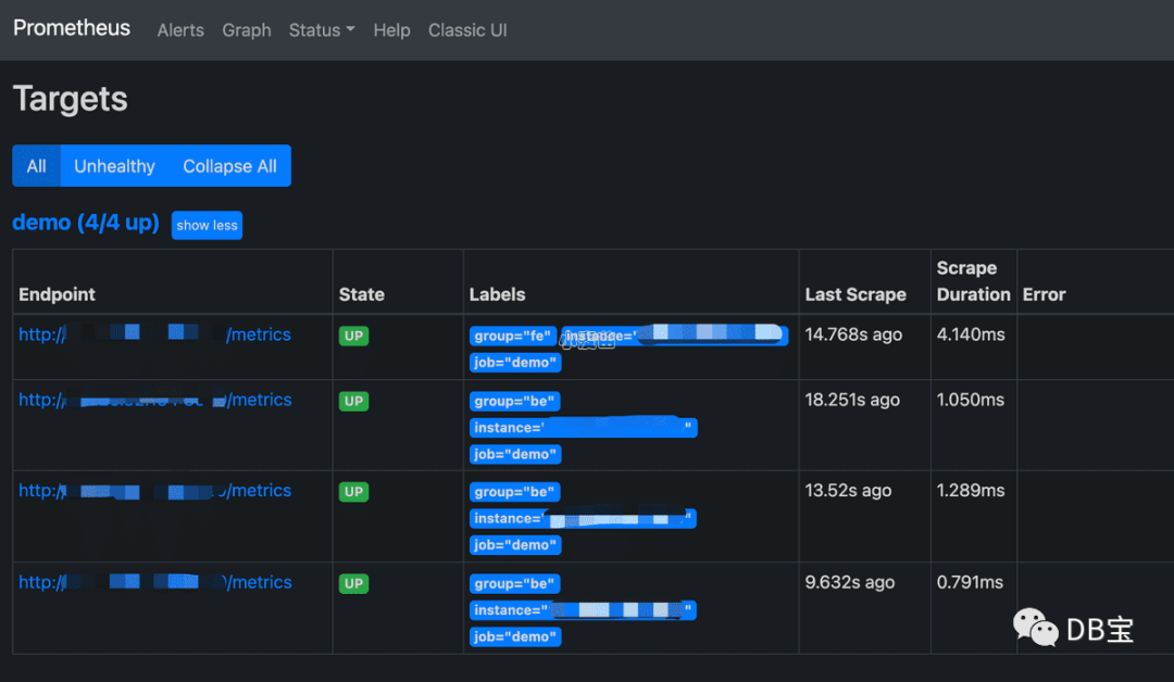
访问 Prometheus
您可以通过 Web 页面访问 Prometheus。通过浏览器打开 9090
端口,即可访问 Prometheus 的页面。依次点击导航栏中 Status 和 Targets,即可看到所有分组 Job 的监控主机节点。正常情况下,所有节点都应为 UP,表示数据采集正常。如果节点状态不为 UP,您可以访问 StarRocks 的 Metrics 接口(http://fe_host:fe_http_port/metrics
或 http://be_host:be_http_port/metrics
)检查是否可以访问。如果仍无法解决,您可以查询 Prometheus 相关文档寻找解决方案。

至此,一个简单的 Prometheus 已经搭建、配置完毕。更多高级使用方式,请参阅官方文档
数据接入自有 Prometheus
如果需要将监控数据接入自有的 Prometheus 系统,您可以通过下列接口访问:
FE:
fe_host:fe_http_port/metricsBE:
be_host:be_web_server_port/metrics
如果需要 JSON 格式数据,您可以通过下列接口访问:
FE:
fe_host:fe_http_port/metrics?type=jsonBE:
be_host:be_web_server_port/metrics?type=json
部署 Grafana
下载并安装 Grafana
从 Grafana 官网 下载最新版本的 Grafana。
以下示例以 grafana-8.0.6.linux-amd64 版本为例。
1wget https://dl.grafana.com/oss/release/grafana-8.0.6.linux-amd64.tar.gz
2tar -zxf grafana-8.0.6.linux-amd64.tar.gz
配置 Grafana
在 ./conf/defaults.ini 中添加相关的配置。
1...
2[paths]
3data = ./data
4logs = ./data/log
5plugins = ./data/plugins
6[server]
7http_port = 8000
8domain = localhost
9...
启动 Grafana
通过以下命令启动 Grafana。
1nohup ./bin/grafana-server \
2 --config="./conf/defaults.ini" &
配置 DashBoard
通过先前配置的地址(http://grafana_host:8000
)登录 Grafana,默认用户名为 admin
,密码为 admin
。
1. 配置数据源。
依次点击 Configuration,Data sources,Add data source,和 Prometheus。
Data Source 配置项简介

Name: 数据源的名称,自定义,比如
starrocks_monitorURL: Prometheus 的 web 地址,如
http://prometheus_host:9090Access: 选择 Server 方式,即通过 Grafana 进程所在服务器,访问 Prometheus。
其他配置项可使用默认设置。
点击最下方 Save & Test 保存配置,如果显示 Data source is working,即表示数据源可用。
2. 添加 Dashboard。
下载 Dashboard 模版。
说明:StarRocks 1.19.0 和 2.4.0 版本的监控 Metric Name 有调整,需要下载下面对应版本 DashBoard 模版。
StarRocks-1.19.0 之前版本 Dashboard 模版
StarRocks-1.19.0 开始到 StarRocks-2.4.0 之前版本 DashBoard 模版
StarRocks-2.4.0 及其之后版本 DashBoard 模版
说明:Dashboard 模版会不定期更新。同时我们也欢迎您提供更优的 Dashboard 模板。
确认数据源可用后,点击左边导航栏的 + 号以添加 Dashboard。这里我们使用上文下载的 StarRocks 的 Dashboard 模板。依次点击左边的导航栏 + 号,Import,和 Upload Json File,导入 JSON 文件。
导入后,可以命名 Dashboard,默认是 StarRocks Overview
。同时,需要选择数据源,这里选择之前创建的 starrocks_monitor
。
点击 Import 完成导入。至此,您可以看到 StarRocks 的 Dashboard 展示。
理解 Dashboard
本小节简要介绍 StarRocks Dashboard。
注意:Dashboard 的内容可能会随版本升级,不断更新,请参考上文 Dashboard 模版。
顶栏

页面左上角为 Dashboard 名称,右上角显示当前监控时间范围。您可以下拉选择不同的时间范围,还可以指定定时刷新页面间隔。
cluster_name: 即 Prometheus 配置文件中的各个
job_name
,代表一个 StarRocks 集群。如果选择不同的 Cluster,下方的图表将展示对应集群的监控信息。fe_master: 对应集群的 Leader FE 节点。
fe_instance: 对应集群的所有 FE 节点。选择不同的 FE,下方的图表将展示对应 FE 的监控信息。
be_instance: 对应集群的所有 BE 节点。选择不同的 BE,下方的图表将展示对应 BE 的监控信息。
interval: 部分图表展示了速率相关的监控项,这里可选择以特定间隔进行采样计算速率。
注意:建议您不要使用 15s 作为时间间隔,因其可能导致一些图表无法显示。
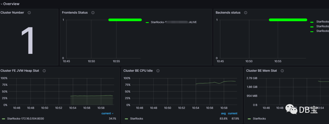
Row

Grafana 中,Row 代表一组图表的集合。如上图中的 Overview、Cluster Overview 即两个不同的 Row。您可以通过点击当前 Row 以折叠该 Row。
当前 Dashboard 有如下 Row(持续更新中):
Overview: 所有 StarRocks 集群的汇总展示。
Cluster Overview: 选定集群的汇总展示。
Query Statistic: 选定集群的查询相关监控。
Jobs: 导入任务相关监控。
Transaction: 事务相关监控。
FE JVM: 选定 FE 的 JVM 监控。
BE: 选定集群 BE 的汇总展示。
BE Task: 选定集群 BE 的任务信息展示。
图表

一个典型的图表分为以下几部分:
鼠标悬停左上角的 i 图标,可以查看该图表的说明。
点击下方的图例,可以单独查看某一监控项。再次点击,则显示所有。
在图表中拖拽可以选定时间范围。
标题的 [] 中显示选定的集群名称。
部分数值对应左边的 Y 轴,部分对应右边的 Y 轴,可以通过图例末尾的 -right 区分。
依次点击 图表名称 和 Edit,可以对图表进行编辑。
监控指标
可供选择的 StarRocks 监控指标有:
| 指标 | 单位 | 类型 | 描述 |
|---|---|---|---|
| be_broker_count | 个 | 平均值 | Broker的数量。 |
| be_brpc_endpoint_count | 个 | 平均值 | Brpc 中 StubCache 的数量。 |
| be_bytes_read_per_second | bytes/s | 平均值 | BE 读取速度。 |
| be_bytes_written_per_second | bytes/s | 平均值 | BE 写入速度。 |
| be_base_compaction_bytes_per_second | bytes/s | 平均值 | BE 的基线合并速率。 |
| be_cumulative_compaction_bytes_per_second | bytes/s | 平均值 | BE 的增量合并速率。 |
| be_base_compaction_rowsets_per_second | rowsets/s | 平均值 | BE 的基线合并 rowsets 合并速率。 |
| be_cumulative_compaction_rowsets_per_second | rowsets/s | 平均值 | BE 的增量合并 rowsets 合并速率。 |
| be_base_compaction_failed | 个/秒 | 平均值 | BE 基线合并失败。 |
| be_clone_failed | 个/秒 | 平均值 | BE 克隆失败 |
| be_create_rollup_failed | 个/秒 | 平均值 | BE 创建物化视图失败。 |
| be_create_tablet_failed | 个/秒 | 平均值 | BE 创建 tablet 失败。 |
| be_cumulative_compaction_failed | 个/秒 | 平均值 | BE 增量合并失败。 |
| be_delete_failed | 个/秒 | 平均值 | BE 删除失败。 |
| be_finish_task_failed | 个/秒 | 平均值 | BE task 失败。 |
| be_publish_failed | 个/秒 | 平均值 | BE 版本发布失败。 |
| be_report_tables_failed | 个/秒 | 平均值 | BE 表上报失败。 |
| be_report_disk_failed | 个/秒 | 平均值 | BE 磁盘上报失败。 |
| be_report_tablet_failed | 个/秒 | 平均值 | BE 分片上报失败。 |
| be_report_task_failed | 个/秒 | 平均值 | BE 任务上报失败。 |
| be_schema_change_failed | 个/秒 | 平均值 | BE 修改表结构失败。 |
| be_base_compaction_requests | 个/秒 | 平均值 | BE 基线合并请求。 |
| be_clone_total_requests | 个/秒 | 平均值 | BE 克隆请求。 |
| be_create_rollup_requests | 个/秒 | 平均值 | BE 创建物化视图请求。 |
| be_create_tablet_requests | 个/秒 | 平均值 | BE 创建分片请求。 |
| be_cumulative_compaction_requests | 个/秒 | 平均值 | BE 增量合并请求。 |
| be_delete_requests | 个/秒 | 平均值 | BE 删除请求。 |
| be_finish_task_requests | 个/秒 | 平均值 | BE 完成任务请求。 |
| be_publish_requests | 个/秒 | 平均值 | BE 版本发布请求。 |
| be_report_tablets_requests | 个/秒 | 平均值 | BE 分片上报请求。 |
| be_report_disk_requests | 个/秒 | 平均值 | BE 磁盘上报请求。 |
| be_report_tablet_requests | 个/秒 | 平均值 | BE 任务上报请求。 |
| be_report_task_requests | 个/秒 | 平均值 | BE 任务上报请求。 |
| be_schema_change_requests | 个/秒 | 平均值 | BE 表结构修改请求。 |
| be_storage_migrate_requests | 个/秒 | 平均值 | BE 迁移请求。 |
| be_fragment_endpoint_count | 个 | 平均值 | BE DataStream 数量。 |
| be_fragment_request_latency_avg | ms | 平均值 | fragment 请求响应时间。 |
| be_fragment_requests_per_second | 个/秒 | 平均值 | fragment 请求数。 |
| be_http_request_latency_avg | ms | 平均值 | HTTP 请求响应时间。 |
| be_http_requests_per_second | 个/秒 | 平均值 | HTTP 请求数。 |
| be_http_request_send_bytes_per_second | bytes/s | 平均值 | HTTP 请求发送字节数。 |
| fe_connections_per_second | connections/s | 平均值 | FE 的新增连接速率。 |
| fe_connection_total | connections | 累计值 | FE 的总连接数量。 |
| fe_edit_log_read | operations/s | 平均值 | FE edit log 读取速率。 |
| fe_edit_log_size_bytes | bytes/s | 平均值 | FE edit log 大小。 |
| fe_edit_log_write | bytes/s | 平均值 | FE edit log 写入速率。 |
| fe_checkpoint_push_per_second | operations/s | 平均值 | FE checkpoint 数。 |
| fe_pending_hadoop_load_job | 个 | 平均值 | Pending 的 hadoop job 数量。 |
| fe_committed_hadoop_load_job | 个 | 平均值 | 提交的 hadoop job 数量。 |
| fe_loading_hadoop_load_job | 个 | 平均值 | 加载中的 hadoop job 数量。 |
| fe_finished_hadoop_load_job | 个 | 平均值 | 完成的 hadoop job 数量。 |
| fe_cancelled_hadoop_load_job | 个 | 平均值 | 取消的 hadoop job 数量。 |
| fe_pending_insert_load_job | 个 | 平均值 | Pending 的 insert job 数量。 |
| fe_loading_insert_load_job | 个 | 平均值 | 提交的 insert job 数量。 |
| fe_committed_insert_load_job | 个 | 平均值 | 加载中的 insert job 数量。 |
| fe_finished_insert_load_job | 个 | 平均值 | 完成的 insert job 数量。 |
| fe_cancelled_insert_load_job | 个 | 平均值 | 取消的 insert job 数量。 |
| fe_pending_broker_load_job | 个 | 平均值 | Pending 的 broker job 数量。 |
| fe_loading_broker_load_job | 个 | 平均值 | 提交的 broker job 数量。 |
| fe_committed_broker_load_job | 个 | 平均值 | 加载中的 broker job 数量。 |
| fe_finished_broker_load_job | 个 | 平均值 | 完成的 broker job 数量。 |
| fe_cancelled_broker_load_job | 个 | 平均值 | 取消的 broker job 数量。 |
| fe_pending_delete_load_job | 个 | 平均值 | Pending 的 delete job 数量。 |
| fe_loading_delete_load_job | 个 | 平均值 | 提交的 delete job 数量。 |
| fe_committed_delete_load_job | 个 | 平均值 | 加载中的 delete job 数量。 |
| fe_finished_delete_load_job | 个 | 平均值 | 完成的 delete job 数量。 |
| fe_cancelled_delete_load_job | 个 | 平均值 | 取消的 delete job 数量。 |
| fe_rollup_running_alter_job | 个 | 平均值 | rollup 创建中的 job 数量。 |
| fe_schema_change_running_job | 个 | 平均值 | 表结构变更中的 job 数量。 |
| cpu_util | 百分比 | 平均值 | CPU 使用率。 |
| cpu_system | 百分比 | 平均值 | cpu_system 使用率。 |
| cpu_user | 百分比 | 平均值 | cpu_user 使用率。 |
| cpu_idle | 百分比 | 平均值 | cpu_idle 使用率。 |
| cpu_guest | 百分比 | 平均值 | cpu_guest 使用率。 |
| cpu_iowait | 百分比 | 平均值 | cpu_iowait 使用率。 |
| cpu_irq | 百分比 | 平均值 | cpu_irq 使用率。 |
| cpu_nice | 百分比 | 平均值 | cpu_nice 使用率。 |
| cpu_softirq | 百分比 | 平均值 | cpu_softirq 使用率。 |
| cpu_steal | 百分比 | 平均值 | cpu_steal 使用率。 |
| disk_free | bytes | 平均值 | 空闲磁盘容量。 |
| disk_io_svctm | Ms | 平均值 | 磁盘 IO 服务时间。 |
| disk_io_util | 百分比 | 平均值 | 磁盘使用率。 |
| disk_used | bytes | 平均值 | 已用磁盘容量。 |
| starrocks_fe_query_resource_group | 个 | 累计值 | 该资源组中查询任务的数量 |
| starrocks_fe_query_resource_group_latency | 秒 | 平均值 | 该资源组的查询延迟百分位数 |
| starrocks_fe_query_resource_group_err | 个 | 累计值 | 该资源组中报错的查询任务的数量 |
| starrocks_be_resource_group_cpu_limit_ratio | 百分比 | 瞬时值 | 该资源组 CPU 配额比率的瞬时值 |
| starrocks_be_resource_group_cpu_use_ratio | 百分比 | 平均值 | 该资源组 CPU 使用时间占所有资源组 CPU 时间的比率 |
| starrocks_be_resource_group_mem_limit_bytes | Byte | 瞬时值 | 该资源组内存配额比率的瞬时值 |
| starrocks_be_resource_group_mem_allocated_bytes | Byte | 瞬时值 | 该资源组内存使用率瞬时值 |
最佳实践
监控系统每间隔 15 秒收集一次信息。部分指标是是基于 15 秒间隔监控信息的平均值,单位为「个/秒」。其他指标则基于 15 秒的总值。
当前 P90、P99 等分位值监控信息均为基于 15 秒间隔。如果以更大粒度(1 分钟、5 分钟等)设置监控报警,系统只会以 “一共出现多少次” 或 “一共大于多少值” 作为指标,而非 “平均值为多少”。
当前最佳实践基于以下共识:
监控应当在异常状态下报警,并避免在正常状态下报警。
不同集群的资源(比如内存、磁盘)使用量不同,需要分别设置不同的值。此类 Gauge 值以百分比作为度量更具普适性。
针对任务失败次数等监控信息,应当对照任务总量总量,根据一定比例(比如针对 P90,P99,P999的量)来计算报警边界值。
针对 used 或 query 类的监控信息,可以按照 2 倍或以上些来作为增长上限预警值;或者设置为较峰值稍高的值。
注意:
通常您需要共同监控 FE 和 BE,但部分监控信息为 FE 或 BE 所特有。
当集群内的机器不是同构时,您需要分成多批监控。
规则设置参考样例
低频操作报警
针对低频操作,您可以直接设置出现失败(次数大于等于 1 次)即报警。如果出现多次失败,则引发更高级报警。
例如,您可以为表结构修改等低频操作设置失败即报警。
未启动任务
通常,未启动任务的监控信息在一段时间都是 0
。但一旦有此类信息,后续将引发大量 success 和 failed。
您可以暂时先设置失败大于 1 次即报警,后续可以根据具体情况再修改。
波动大小
针对波动较大的监控信息,您需要关注不同时间粒度的数据,因为粒度大的数据中的波峰波谷会被平均(未来我们将会为 StarRocksManager 增加 sum/min/max/average 等指标聚合值)。通常,您需要查看基于不同时间范围的的数据,例如 15 天、3 天、12 小时、3 小时、1 小时等。同时,您需要设置较长的监控间隔时间(例如 3 分钟或5 分钟等),以屏蔽波动引起的报警。
针对波动较小的监控信息,您可以设置更短的间隔时间,令系统可以更快地发出报警。
如果监控信息具有较高尖刺,您需要判断尖刺情况是否需要报警。如果尖刺较多,您可以适当放大间隔时间,以平滑尖刺;如果尖刺较少,您可以为其设置通知级别的报警。
资源使用
针对低资源使用类的监控信息,您可以设置相对严格的阈值,例如,在 CPU 使用率较低的情况下(不足 20%),可以设置为 cpu_idle<60%
时报警。
针对高资源使用类的监控信息,您可以按照“预留一定资源”的方式设置报警,例如,为内存设置 mem_avaliable<=20%
时报警。
其他信息
P99 分位计算规则
各节点会以每 15 秒的间隔采集数据,并计算相应数值,当前 99 分位即该 15 秒内的 99 分位。当 QPS 较低时(例如 10 以下),此分位并不具有高准确率。同时,针对 1 分钟(4 个 15 秒间隔)内的 4 个值简单的求聚合(无论是 sum 或是 average)也不具有数学意义。
以上规则同样适用于 P50、P90 计算。
集群错误性监控
您需要监控集群中一些非期望的错误项,以及时发现问题,并更快速地解决问题,使集群恢复正常状态。如果一些监控项不具有重要意义,但暂时无法从重要错误项中剥离(比如 SQL 语法错误等),建议您暂时保持监控,并在后期推动区分。
总结
1、不需要跑额外的程序来收集StarRocks的指标。
2、一个配置示例如下:
1vim /usr/local/prometheus/prometheus.yml
2
3
4 - job_name: 'StarRocks'
5 metrics_path: '/metrics'
6
7 static_configs:
8 - targets: ['192.16.0.104:8030']
9 labels:
10 group: fe
11
12 - targets: ['192.16.0.105:8040', '192.16.0.106:8040', '192.16.0.107:8040']
13 labels:
14 group: be
3、DashBoard地址:http://starrocks-thirdparty.oss-cn-zhangjiakou.aliyuncs.com/StarRocks-Overview-24.json
参考
https://docs.starrocks.io/zh-cn/latest/administration/Monitor_and_Alert#%E5%90%AF%E5%8A%A8-prometheus




