作者简介
张智博,SUSE Rancher 大中华区研发总监,一直活跃在研发一线,经历了 OpenStack 到 Kubernetes 的技术变革,在底层操作系统 Linux、虚拟化 KVM 和 Docker 容器技术领域都有丰富的研发和实践经验。
Rancher | v2.6.4 |
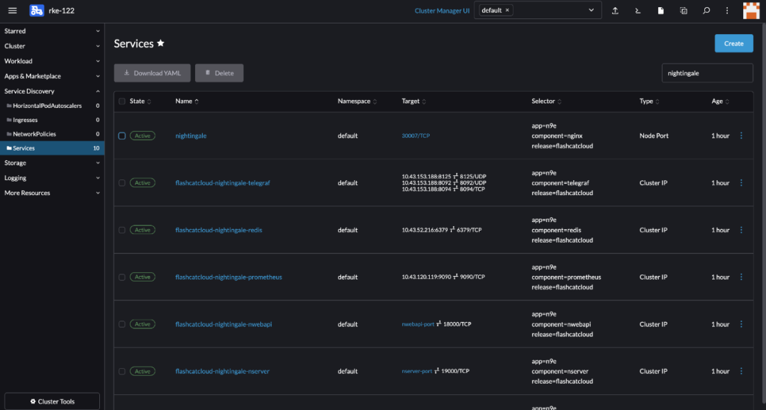
Nightingale Chart | v0.1.0 https://github.com/flashcatcloud/n9e-helm |
RKE | Kubernetes 1.22.9 |
Local Path Provisioner | v0.0.22 https://github.com/rancher/local-path-provisioner |

kubectl apply -f https://raw.githubusercontent.com/rancher/local-path-provisioner/v0.0.22/deploy/local-path-storage.yaml







About SUSE Rancher
Rancher是一个开源的企业级Kubernetes管理平台,实现了Kubernetes集群在混合云+本地数据中心的集中部署与管理。Rancher一向因操作体验的直观、极简备受用户青睐,被Forrester评为“2020年多云容器开发平台领导厂商”以及“2018年全球容器管理平台领导厂商”,被Gartner评为“2017年全球最酷的云基础设施供应商”。
目前Rancher在全球拥有超过三亿的核心镜像下载量,并拥有包括中国联通、中国平安、中国人寿、上汽集团、三星、施耐德电气、西门子、育碧游戏、LINE、WWK保险集团、澳电讯公司、德国铁路、厦门航空、新东方等全球著名企业在内的共40000家企业客户。
2020年12月,SUSE完成收购RancherLabs,Rancher成为了SUSE “创新无处不在(Innovate Everywhere)”企业愿景的关键组成部分。SUSE和Rancher共同为客户提供了无与伦比的自由和所向披靡的创新能力,通过混合云IT基础架构、云原生转型和IT运维解决方案,简化、现代化并加速企业数字化转型,推动创新无处不在。
当前,SUSE及Rancher在中国大陆及港澳台地区的业务,均由数硕软件(北京)有限公司承载。SUSE在国内拥有优秀的研发团队、技术支持团队和销售团队,将结合Rancher领先的云原生技术,为中国的企业客户提供更加及时和可信赖的技术支撑及服务保障。





