OceanBase 作为原生分布式数据库,其高性能和高可用的特性为企业核心系统提供了稳定可靠的数据底座。而在和一线技术人员的交流过程中,我们收了很多关于 OceanBase 数据库资源要求高、上手困难、管理复杂的反馈,很难用于体验学习、非核心应用场景。很多同学自然而然把这类问题归类到了分布式数据库的架构特性上,似乎把它看作一个很难逾越的高山。
我们也一直在思考,如何切实解决这些痛点问题,让 OceanBase 可以更快地流行起来。在 4.x 内核方面,我们通过单机一体化的架构,使得用户最低只需要一台 4C8G 的虚拟机即可运行 OceanBase。而解决上手困难、管理复杂的问题,则是我们此次推出开箱即用的 OceanBase 部署运维工具的初衷。
在 OceanBase 4.0,我们推出了 2 分钟部署 OceanBase demo 环境的能力,解决了演示环境的问题,然而如果需要部署标准集群环境,依然要以编辑配置文件或使用专门的产品来实现,整体过程操作流程复杂,即使专业人员在标准环境下也需要数小时才能完成,导致不熟悉 OceanBase 的同学基本上无法上手使用。为此我们重新设计了安装部署的方案,让 OceanBase 新手也可以在十多分钟内完成安装部署工作,实现快速体验 OceanBase。
▋ 将 4 步流程并作 1 步,让部署更简单
在以往的方案中,社区版本需要用户先安装 obd,然后才能安装 OceanBase,还需要使用 OCP 接管 OceanBase 及 OBProxy;在企业版本,我们需要用户先安装 OAT/antman,然后安装 OCP,最后使用 OCP 部署 OceanBase 及 OBProxy。用户不仅需要为每一个产品分别下载安装包,还需要熟悉每一个产品的使用方式。为了解决以往部署方案链路长,使用不便的问题,我们将用户所需的数据库内核及其相关组件以"一键安装包"的形式提供给用户,用户可以在一个流程里完成所有产品的安装部署。
▋ 将 30+ 项配置降低至 5 项,降低配置难度
为了让整体数据库稳定运行,我们原来需要在安装部署中配置众多的参数,最多时可能需要三四十项,而往往在理解和配置这些参数的过程中极易出错,导致安装过程失败且不易排查。在新的安装部署方案中,我们参考了大量的项目经验,实现了将复杂的配置根据数据库运行环境自动化,即使在需要用户给定的配置上也提供了建议值,用户如无特殊要求,在配置好部署的主机后不再需要进行任何配置即可进入安装部署环节。
▋ 新增近 30 项预检查,减少部署出错概率
如所有数据库产品一样,我们也不可避免的需要对数据库运行环境有一定的要求,原来我们并没有对环境做一些限制性的检查,导致安装过程中受环境影响发生错误,使得前面做的所有工作都前功尽弃,也会让错误修复变得愈加复杂。所以新的部署方案中,我们在部署前增加了 26 项预检查的逻辑,通过将实际经验转化为产品能力,为用户提前检查风险,提供详细的修复方案,并且支持一键自动修复能力,让可能的风险暴露在前,从而实现了更加顺畅的部署体验。
▋ 提供安装报告,查看安装结果或定位失败原因
在安装部署完成界面,我们提供了详细的安装报告,将原来黑盒化的安装结果以可视化的形式提供出来,用户可以查看每一个组件的安装结果,支持复制链接字符串,连接数据库,也支持点击 OCP Express 链接,打开数据库管理页面。如果出现安装失败的组件,我们提供了一键的日志定位命令,快速定位日志,排查问题。
在过去,我们提供了 OCP 为用户规模化管理集群,提供了集群资源管理、备份恢复、诊断自治、监控告警、用户权限、操作审计等全方位的产品服务,而平台级产品不仅部署复杂,而且带来资源开销和学习成本使得 OceanBase 的管理门槛较高,导致很多用户需要为很多非必需的产品能力买单。
在 OceanBase 4.x,我们重新设计了数据库运维管理能力,推出 OCP Express 作为 OceanBase 数据库的内置组件,以全新的轻量化设计,聚焦在本地集群的运维管理场景,让用户能够低成本完成 OceanBase 数据库运维管理工作。
▋ 免独立部署,免额外配置,即开即用管理数据库集群
面向个人用户体验及非核心应用场景,我们改变了原来以平台为中心的产品思维,用户不再需要提前安装好 OcaenBase 管控平台,然后在平台上创建或接管集群才能实现对集群的运维管理。而是将管理组件嵌入到了集群的部署流程中,集群部署完成后,打开 OCP Express 不需要任何的配置即可获得对该集群的运维管理能力。
▋ 围绕业务,设计 OceanBase 租户运维管理能力
租户作为 OceanBase 直接面向业务的资源单元,其可管理能力影响着业务使用的便利性,OCP Express 提供了租户的全生命周期管理能力,用户可以通过 OCP Express 的租户管理界面实现对租户的创建、删除、副本扩缩容、参数配置能力,支持通过调整 Zone 优先级、访问白名单、合并管理能力实现对连接、资源进行合理的调度分配,用户还可以通过页面快速创建数据库、配置用户及其权限满足业务对数据库的连接及使用需求。
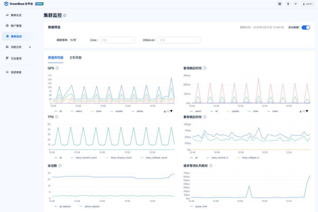
▋ 50+ 监控指标,数据库性能变化可观测
为了让用户能够实时掌握 OceanBase 集群及租户的性能变化,OCP Express 提供了丰富的集群及租户的性能监控指标,用户通过 OCP Express 页面,集群维度可以查看数据库与主机的相关性能图表,租户维度可查看性能与SQL、事务、存储与缓存的相关性能图表,通过 50+ 的监控指标,我们覆盖了存储、事务、SQL、数据库、操作系统等全方位的性能数据,守护 OceanBase 的稳定运行。
▋ 诊断与分析,避免烂 SQL 影响业务稳定性
数据库性能好坏直接影响了业务的稳定性,为了进一步的提升业务使用数据库的性能,OCP Express 提供了会话和 SQL 两个维度的诊断优化,通过会话诊断,用户可以查看会话详情及统计信息,并且支持关闭高开销的会话,避免因某个会话影响数据库整体的稳定,在 SQL 诊断,用户可以实时查看数据库中的 Top SQL 和 Slow SQL,通过查看 SQL 执行计划,针对性的优化 SQL,提升 SQL 性能。




