点击上方蓝字
关注大侠之运维
大家好,这里是大侠之运维,每天分享各类干货。
这里先祝大家中秋快乐
先通过一段官方提供的图片的了解下这个工具:

HyperDX:彻底改变生产环境故障排除方式
在现代软件开发领域,监控和故障排除是至关重要的任务。为了帮助工程师更快速地解决生产环境问题,HyperDX已经成为一个强大的工具。
HyperDX将日志、指标、跟踪、异常和会话重放集中到一个地方,有助于工程师找出生产环境故障的根本原因。
此外,它还是一个开源的、开发者友好的替代工具。
主要功能
HyperDX提供了一套强大的功能,使工程师能够更有效地解决生产环境问题。
1. 端到端关联
HyperDX可以帮助您快速追踪问题的根本原因。您可以通过几次点击从浏览器会话重放追踪到日志和跟踪信息。这个功能有助于您迅速了解问题的全貌。

2. 极速性能
HyperDX通过强大的Clickhouse引擎提供了出色的性能支持。您可以信任它以极快的速度处理海量的监控数据。
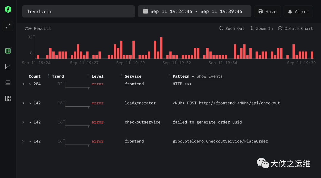
3. 直观搜索
它提供了直观的全文搜索和属性搜索语法,如level:err
,让您能够快速定位关键信息。

4. 自动事件模式聚类
HyperDX可以自动从数十亿事件中聚类出模式,使您更容易识别问题。不再需要手动分析庞大的数据集。

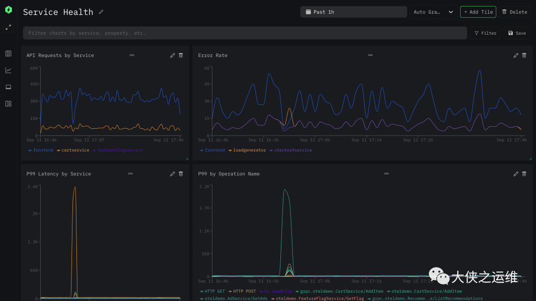
5. 灵活的仪表盘
您可以轻松创建高基数事件的仪表板,无需编写复杂的查询语言。这使您可以可视化监控重要的指标。

6. 快速警报设置
只需点击几下,您就可以设置警报,以便在问题出现时迅速通知您的团队。这有助于快速响应问题。
7. 自动JSON/结构化日志解析
HyperDX自动解析JSON和结构化日志,使日志更容易理解和分析。
8. OpenTelemetry本地支持
HyperDX本地支持OpenTelemetry,这是CNCF支持的一种供应商中立的标准,用于仪表化您的应用程序。支持的语言/平台包括Kubernetes、JavaScript、Python、Java、Go、Ruby、PHP、.NET、Elixir、Rust等等。这简化了集成过程。
开始使用HyperDX
使用HyperDX非常简单。首先,您需要启动HyperDX环境。您可以使用Docker Compose快速启动完整的HyperDX环境。只需克隆此存储库,并运行以下命令:
docker compose up -d
之后,您可以访问HyperDX用户界面,地址为http://localhost:8080。如果您的服务器位于防火墙后面,您需要打开/转发端口8080、8000和4318,以便分别访问UI、API和OpenTelemetry收集器。
如果您想快速预览HyperDX,您可以启用自我仪表化和演示日志。将HYPERDX_API_KEY
设置为您的摄取密钥(在创建帐户后,转到http://localhost:8080/team),然后重新启动堆栈。
HYPERDX_API_KEY=<YOUR_INGESTION_KEY> docker compose up -d
如果您需要使用sudo
运行Docker,请确保使用-E
标志将环境变量传递给它:
HYPERDX_API_KEY=<YOUR_KEY> sudo -E docker compose up -d
更改主机名和端口
默认情况下,HyperDX应用程序/API在本地主机上使用端口8080/8000运行。您可以通过更新.env
文件中的HYPERDX_APP_**
和HYPERDX_API_**
变量来更改这些设置。在进行更改后,使用make build-local
重新构建映像。
为您的应用程序添加仪表化
要将日志、指标、跟踪、会话重放等数据发送到HyperDX,您需要为您的应用程序添加仪表化。
HyperDX提供一组SDK和集成选项,以使入门更容易。我们支持各种语言/平台,包括浏览器、Node.js和Python等。您可以在我们的文档中找到完整的列表。
此外,HyperDX与OpenTelemetry兼容,OpenTelemetry是CNCF支持的一种供应商中立的标准,用于仪表化您的应用程序。
支持的语言/平台包括Kubernetes、JavaScript、Python、Java、Go、Ruby、PHP、.NET、Elixir、Rust等等。
一旦HyperDX运行起来,您可以将您的OpenTelemetry SDK配置到在http://localhost:4318上启动的OpenTelemetry收集器。
动机
在我们的经验中,现有的工具在某些方面往往表现不佳:
它们可能很昂贵,而定价不会随着遥测数据量的增加而扩展,导致团队不得不减少他们可以收集的数据量。 它们可能难以使用,需要全职SRE设置,并需要专业领域的专家才能自信使用。 它们通常需要从一个工具跳到另一个工具(日志、会话重放、APM、异常等等)来自行拼凑线索。
HyperDX正在重新定义工程师故障排除生产环境的方式。凭借其强大的功能、开源性质和云托管的便利性,它是现代软件开发的改变者。尝试一下,提升您的可观察性和故障排除能力!
大侠之运维,相识便是缘
收集不易,点赞、留言、分享就是大侠🦸♀️写下去的动力!
👆点击查看更多内容👆
推荐阅读 ⬇️ 都是高赞
PS:点“在看”支持下吧!




