点击上方蓝字
关注大侠之运维
大家好,这里是大侠之运维,每天分享各类干货。
在介绍如何使用这款监控工具之前,先来看下它支持什么?
支持数据库种类丰富:
MySQL:PMM可以监控MySQL的各种性能指标,如查询分析,慢日志,复制拓扑,系统资源等。它支持AWS RDS MySQL、Aurora MySQL和用户自建MySQL实例¹。
MariaDB:PMM可以监控MariaDB的类似于MySQL的性能指标,如查询分析,慢日志,复制拓扑,系统资源等。它支持用户自建MariaDB实例。
MongoDB:PMM可以监控MongoDB的各种性能指标,如查询分析,慢日志,复制拓扑,系统资源等。它支持用户自建MongoDB实例¹。
PostgreSQL:PMM可以监控PostgreSQL的各种性能指标,如查询分析,慢日志,复制拓扑,系统资源等。它支持用户自建PostgreSQL实例。
ProxySQL:PMM可以监控ProxySQL的各种性能指标,如连接数,命中率,错误率,延迟等。它支持用户自建ProxySQL实例。
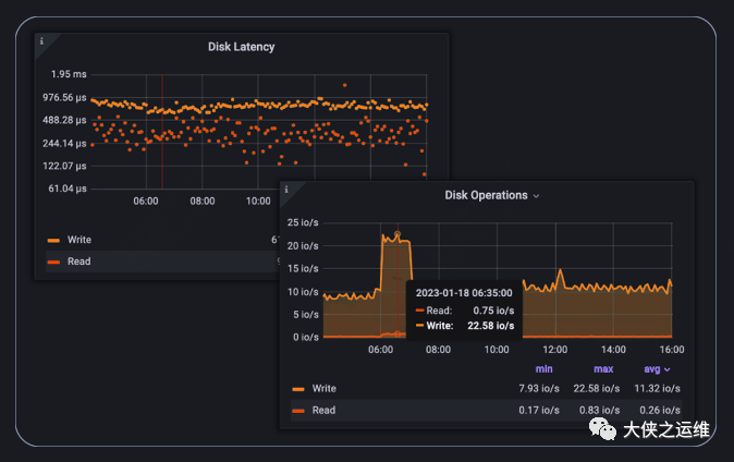
监控:使用可定制的仪表盘和实时告警,监控你的数据库性能。

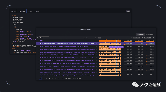
故障排除:更快地发现关键的性能问题,更好地理解事故的根本原因,更有效地解决它们。

优化:从节点到单个查询级别,放大、深入数据库性能。进行深入的故障排除和性能优化。

管理:无论基础设施部署在哪里,都可以创建和配置数据库集群。

备份与恢复:在零停机和最小性能影响的情况下备份你的关键数据。安排各种类型的备份(热备份、增量备份、物理备份),并使用点恢复(Point-in-Time-Recovery)功能将数据库恢复到特定时刻。

安全:内置的顾问定期检查连接到PMM的数据库。检查会发现并提醒你潜在的安全威胁、性能下降、数据丢失和数据损坏。

pmm监控软件。
它是一款由Percona公司开发的用于管理和监控MySQL和MongoDB等数据库性能的开源平台,它可以通过PMM客户端收集到的数据库监控数据,用第三方软件Grafana画图展示出来。
它还可以分析数据库的查询性能,显示慢日志,监控系统和网络资源,以及提供复制拓扑图等功能。
如何安装使用?
docker镜像拉取
$ docker pull percona/pmm-server:2
docker创建数据卷
$ docker volume create pmm-data
启动服务
$ docker run --detach --restart always \
--publish 443:443 \
--volume pmm-data:/srv \
--name pmm-server \
percona/pmm-server:2
4.使用默认admin/admind登陆:

client在官网下载就好:

大侠之运维,相识便是缘
收集不易,点赞、留言、分享就是大侠🦸♀️写下去的动力!
👆点击查看更多内容👆
推荐阅读 ⬇️ 都是高赞
PS:点“在看”支持下吧!
文章转载自大侠之运维,如果涉嫌侵权,请发送邮件至:contact@modb.pro进行举报,并提供相关证据,一经查实,墨天轮将立刻删除相关内容。




