在烟草工业场景里,多数设备的自动控制都是通过 PLC 可编程逻辑控制器来实现的,PLC 再将采集的数据汇聚至 OPC 服务器。传统的 PI System、实时数据库、组态软件等与 OPC 相连,提供分析、可视化、报警等功能,这类系统存在一些问题:
1
收费是按照测点数进行的,价格昂贵,而且需要有商务谈判才能开始 PoC,无法在购买决策前做足够的验证测试工作;
2
系统封闭,如果想集成一个新的 BI、AI 或可视化工具,需要原厂商的支持,十分困难;
3
数据的实时分发、分享功能薄弱;
4
架构落后,往往基于Windows,部署维护十分复杂。
本文以 TDengine Cloud 为例,介绍该方案在烟草制丝车间的具体实现。
1
实时监测数采完备率和在线状态:避免数据采集出现异常时不能及时观察到,导致长时间原始数据缺失
2
实时监测各指标值、变化趋势曲线:及时掌握生产过程中关键指标的变化

本文中可视化工具选择了开源的 Grafana,你也可以使用国产的 BI 软件来实现。这个方案也适用于 TDengine Enterprise 企业版。

TDengine Cloud OPC 接入介绍
需要注意的是,TDengine Cloud 仅支持代理模式接入各类数据源。TDengine Enterprise 则是直连、代理两种连接模式均支持。

以某个工厂为例,它的数据中心部署在工厂内部(车间机房、工厂中心机房),各车间通过 OPC 向外提供的数据服务和数据中心处于同一内部网络,这种情况可采用直连模式。如果该工厂的数据中心部署在云端(TDengine Cloud、共有云、上级集团私有云),且工厂与云端之间没有 VPN 连接时,这种情形可采用代理模式。
下面以 TDengine Cloud 云服务+代理模式为例,介绍如何快速搭建 OPC UA+TDengine+Grafana 环境,实现工业 OPC 数据采集的可视化。
部署环境
本地 MacBook Pro,Grafana 部署在本机
taosX Agent 代理、OPC UA Simulation Server 部署在虚拟机 vm1 上,Ubuntu 20.04 TDengine 采用 TDengine Cloud 云服务入门版

提示:
TDengine Cloud 的注册或登录请参照 https://cloud.taosdata.com/login OPC UA Server 在本文中将采用 PROSYS OPCUA Simulation Server 5.4.6,下载地址为https://www.prosysopc.com/products/opc-ua-simulation-server/
Grafana 下载地址为 https://grafana.com/grafana/download
Grafana 数据源安装
在 Grafana Configuration - Datasource 页面中,搜索 TDengine,完成安装【推荐】 通过运行下面的命令完成该插件安装【以 Linux 为例】
bash -c "$(curl -fsSL https://raw.githubusercontent.com/taosdata/grafanaplugin/master/install.sh)"
配置OPC UA Server
为方便展示,本文将采用 PROSYS OPC UA Simulation Server 的功能,模拟生成 10 个双精度点位的随机数。
在 MacBook Pro 上,启动 PROSYS OPC UA Simulation Server。


生成的点位默认随机数范围是 [-2,2],如需修改,可点击每个点位 Value 标签进行设置。默认的数值生成间隔为 1000ms。
创建代理并部署 taosX Agent
登录 TDengine Cloud 后进入控制台,点击数据写入->数据源->创建新的代理


tar xf taosx-agent-xxx-linux-x64.tar.gzcd taosx-agent-xxx-linux-x64./install.sh
设置代理名称:agent-vm1

获得 Endpoint 和 token,将其复制、粘贴至 vm1 上的 taosX Agent 的配置文件中:/etc/taos/agent.toml

在 vm1 上启动 taosX Agent:
systemctl start taosx-agent
数据准备
在配置 OPC UA 采集任务之前,还有两个准备工作需要完成:
在 TDengine Cloud 创建 opcdemo 库
创建批量导入用的采集点位 CSV 文件
5.1 创建 opcdemo 库

5.2 创建点位 CSV 文件
为方便批量导入采集点位,TDengine Cloud 提供了以 CSV 文件批量导入点位信息的功能。
point_id: OPC 点位地址
tbname: 该点位地址对应 TDengine 中的子表名
type: 该点位地址值的数据类型,对应普通列 val。常见的数据类型有 int/bigint/float/double/varchar/nchar/bool,其中 varchar/ncahr 需给出最大允许长度,如 varchar(50)/nchar(50)
stable: 子表所属的超级表名
时间戳列:
ts_col: OPC 原始采集时间戳的列名,默认 ts,默认为首列时间戳 received_ts_col: 【可选】TDengine 接收时间戳对应的列名 一旦配置了 received_ts_col 列,该列将取代 ts_col 成为首列时间戳,ts_col 列将做为普通列保留
普通列:
val 列:存放采集值,类型由用户定义,本文中类型为 double quality 列:质量信息,INT 型,系统默认自动创建
tag:: 标签列定义,以tag::nchar(10)::unit为例,将创建一个名为 unit,类型为 nchar(10) 的标签列。需要说明的是,每张超级表默认创建两个标签列:point_id VARCHAR(256), point_name VARCHAR(256)
信息点编码,OPC TAG点地址,数据类型,对应超级表表名,OPC原始时间列名,标签列1tbname,point_id,type,stable,ts_col,tag::nchar(10)::unitd_1008,ns=3;i=1008,double,stb_double,ts,%Hd_1009,ns=3;i=1009,double,stb_double,ts,kg/hd_1010,ns=3;i=1010,double,stb_double,ts,℃d_1011,ns=3;i=1011,double,stb_double,ts,%Hd_1012,ns=3;i=1012,double,stb_double,ts,kg/hd_1013,ns=3;i=1013,double,stb_double,ts,℃d_1014,ns=3;i=1014,double,stb_double,ts,%Hd_1015,ns=3;i=1015,double,stb_double,ts,kg/hd_1016,ns=3;i=1016,double,stb_double,ts,℃d_1017,ns=3;i=1017,double,stb_double,ts,℃
taos> desc stb_double;field | type | length | note |=====================================================================================ts | TIMESTAMP | 8 | |quality | INT | 4 | |val | DOUBLE | 8 | |point_id | VARCHAR | 256 | TAG |point_name | VARCHAR | 256 | TAG |unit | NCHAR | 10 | TAG |Query OK, 6 row(s) in set (0.008236s)
点击视频查看直播回放
创建数据采集任务
登入控制台,点击数据写入->数据源->添加数据源


点击“选择文件”按钮,进入 CSV 文件导入界面。

采集间隔设置为 1 秒,采集模式设置为 observe。

本次 CSV 共采集 10 个点位,为优化写入性能,将批次大小调整为 10。如有必要,可选择开启 Debug 日志。


数据采集验证
登入控制台,点击数据浏览器->Sql,执行多次最新数据查询语句,观察查询结果。如结果行时间戳单调递增,则表示数据采集链路工作正常,数据已正常入库了。
select last_row(*) from opcdemo.stb_double;

数据可视化
Grafana 部署在本地 MacBook Pro 上,希望访问云服务上的 TDengine 实例中的 opcdemo 库的数据。根据云服务控制台【工具-Grafana】页面的指引,填入 Host、Cloud Token,删除 User、Password,保存退出。





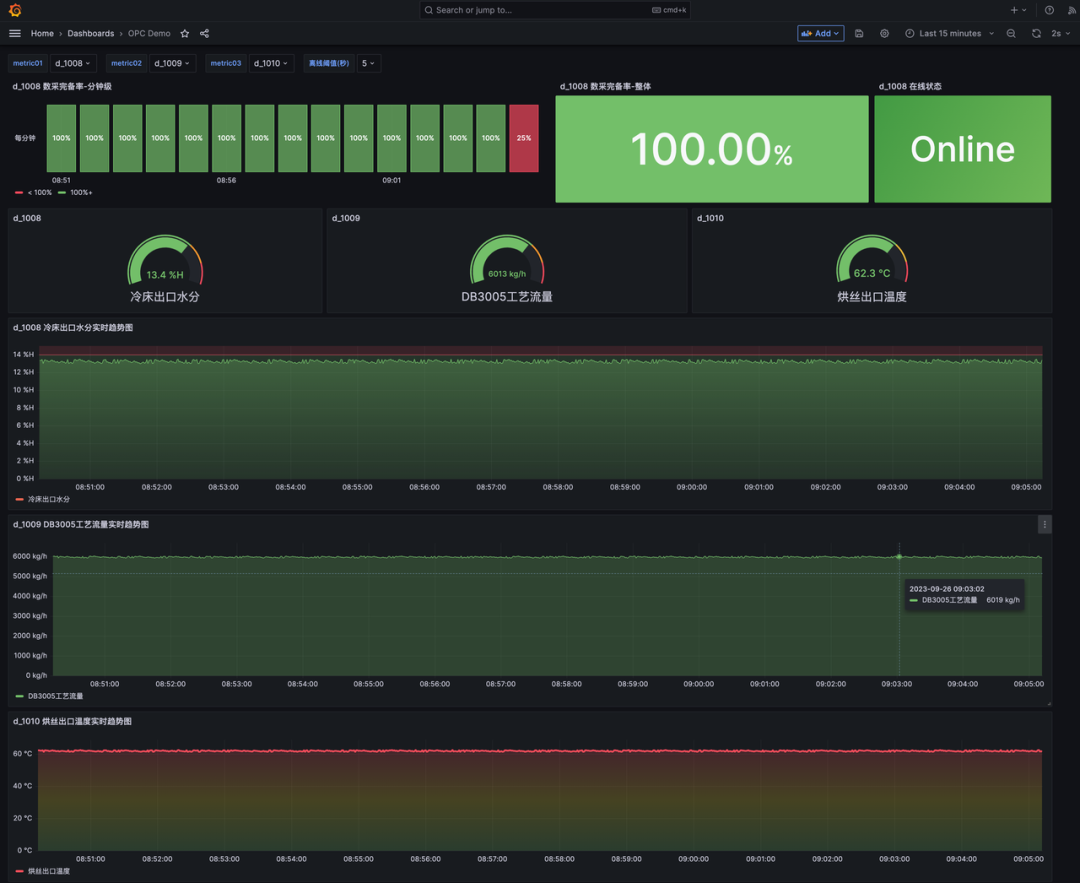
点击 OPC Demo Dashboard,打开该仪表板,可以观察到实时数据的变化。

OPC Demo Dashboard 使用说明
该仪表盘可以选择三个物理量作为监控对象:metric01、metric02、metric03,分别对应:冷床出口水分、工艺流量、烘丝出口温度,位于第一行,可通过下拉框选择;用户可设置设备离线阈值 offline_threshold(单位:秒),通过下拉框选择。
首行三个控件,分别是 metric01 的分钟级数采完备率、整体数采完备率以及在线状态。
在烟草生产行业,数据采集是否有缺漏,是企业数据运营管理的基础。在本文中我们提出两个指标来衡量数采完备:分钟级数采完备率、整体数采完备率。
9.1 分钟级数采完备率
算法说明:以一分钟划分时间窗口,分段计算当前时间区间(最近 5/15/30 分钟...)内 metric01 物理量采集点数除以 60 后的比值 - 默认数据生成间隔为 1000ms,即 1 秒。
select _wstart, count(*)/60 from opcdemo.$metric01 where _c0 >= $from and _c0 < $to interval(1m) limit 100 offset 1
9.2 整体数采完备率
算法说明:计算 metric01 物理量采集点数除以当前时间区间内秒级跨度的比值,spread 计算的时间值单位与 opcdemo 库的 precision 一致,默认为 ms。
select count(*)/(spread(_c0 )/1000+1) from opcdemo.$metric01 where _c0 >= $from and _c0 < $to
9.3 在线状态
select count(*) from (select last_row(*) from opcdemo.$metric01 where _c0 >= now-$offline_thresholds)
select last_row(val) from opcdemo.$metric01
select _wstart, avg(val) from opcdemo.$metric01 where _c0 >= $from and _c0 < $to interval($interval) fill(null)
以上以制丝车间的几个典型参数为例,介绍了如何利用 TDengine 的 OPC 连接器,将数据采集入库,并通过 Grafana 将这些参数以动态可视化方式直观地呈现出来。
开发实时业务应用
SPC:统计过程控制是工业界广泛使用的质量分析工具,它采用统计技术对生产过程的某个物理量进行实时监控计算,快速识别出生产过程中产品质量的随机波动与异常波动,对生产过程的异常趋势提出预警,以便生产管理人员及时采取措施,消除异常,恢复过程的稳定,从而达到提高和控制质量的目的。
通过实时查询可获取指定时间段的时序数据,再通过 TDengine 内嵌函数即可直接算得:均值 μ(avg)、最大(max)、最小(min)、跨距(spread)。
结合前面算得的标准差 σ、该物理量设计的合格上下限范围 USL-LSL、目标值 T,可算得 SPC 各过程参数:Cp/Cr/Cpu/Cpl/Cpk/Cpm/Pp/Pr/Ppu/Ppl/Ppk/Ppm。
TDengine 提供各种主流编程语言如 C/C++、Java、Go、RUST、Python、C# 的驱动程序,也提供 RESTful 接口,支持 SQL 语法,因此应用开发的学习成本几乎为零,十分简单。
总结
很多用户对于如何快速、便捷呈现工业现场的实时时序数据比较畏惧,觉得需要耗费大量人力进行应用开发才能实现,影响了时序数据快速有效的利用。其实,和 IT 运维采用 Telegraf+TDengine+Grafana 一样,烟草生产企业可以非常方便地利用 TDengine 的 OPC 接入能力,通过搭建 OPC+TDengine+Grafana 方案,快速实现低代码的业务数据监控。
需要说明的是,本文的例子是一较简单的场景:taosX Agent 代理和 OPC UA Server 部署在同一节点上。其他的场景可以从这个场景中演变而来,如:
taosX Agent 与 OPC UA Server 分别部署在不同节点上 部署多个 taosX Agent,每个 Agent 对接多个 OPC UA Server
实际部署拓扑都可以按需规划、实施,取决于您实际的部署需求。
TDengine 不仅支持 OPC,也支持 MQTT, PI System, Wonderware 等数据源的无缝接入,受篇幅所限本文不多做介绍,仅分享基于 TDengine Cloud 提供 OPC+TDengine+Grafana 方案的具体实现。这套方案同样可以基于 TDengine Enterprise 企业版来实现,如果您有这样的需求,请联系北京涛思商务团队获取相关资源。
往
期
推
荐





