以下文章转载自GreatSQL社区,正文如下:
一、环境介绍
本文环境,以及本文所采用数据库为GreatSQL 8.0.32-24
$ cat /etc/system-release
Red Hat Enterprise Linux Server release 7.9 (Maipo)
$ uname -a
Linux gip 3.10.0-1160.el7.x86_64 #1 SMP Tue Aug 18 14:50:17 EDT 2020 x86_64 x86_64 x86_64 GNU/Linux
$ ldd --version
ldd (GNU libc) 2.17
二、手动安装
0.简单介绍
Prometheus Server : 用于收集和存储时间序列数据。 Client Library : 客户端库,为需要监控的服务生成相应的 metrics 并暴露给 Prometheus server。当Prometheus server 来 pull 时,直接返回实时状态的 metrics。 Push Gateway : 主要用于短期的 jobs。由于这类 jobs 存在时间较短,可能在 Prometheus 来 pull 之前就消失了。为此,这次 jobs 可以直接向 Prometheus server 端推送它们的 metrics。这种方式主要用于服务层面的metrics,对于机器层面的 metrices,需要使用 node exporter。 Exporters : 用于暴露已有的第三方服务的 metrics 给 Prometheus。 Alertmanager : 从 Prometheus server 端接收到 alerts 后,会进行去除重复数据,分组,并路由到对收的接收方式,发出报警。常见的接收方式有:电子邮件,pagerduty,OpsGenie, webhook 等。
网上介绍很多这里就不再过多介绍了
1.安装Prometheus
官网下载最新二进制安装包➥ https://prometheus.io/download/
可以看到有很多的版本,这里选择LTS的版本,LTS在软件版本中通常表示Long Term Support
,即长期支持版本。
对于Prometheus来说。LTS版本表示这个版本会获得更长期的支持和维护,而非LTS版本则更新频繁。新特性来得快。但稳定性和支持周期较短,所以在追求稳定的生产环境中。建议优先考虑使用LTS长期支持版本。

这里选择二进制软件包prometheus-2.45.0.linux-amd64.tar.gz
$ mkdir /usr/local/prometheus
$ cd /usr/local/prometheus
$ wget https://github.com/prometheus/prometheus/releases/download/v2.45.0/prometheus-2.45.0.linux-amd64.tar.gz
下载完成后,用sha256sum
校验一下安装包,没问题的话解压即可
$ sha256sum prometheus-2.45.0.linux-amd64.tar.gz
1c7f489a3cc919c1ed0df2ae673a280309dc4a3eaa6ee3411e7d1f4bdec4d4c5
$ tar xvf prometheus-2.45.0.linux-amd64.tar.gz
建议使用Systemd来管理守护进程Prometheus服务
若文件路径或名字和本文不同记得修改
$ vi /lib/systemd/system/prometheus.service
[Unit]
Description=Prometheus server
Documentation=https://prometheus.io/docs/introduction/overview/
After=network-online.target
[Service]
Type=simple
User=root
Group=root
Restart=on-abnormal
ExecStart=/usr/local/prometheus/prometheus-2.45.0.linux-amd64/prometheus \
--config.file=/usr/local/prometheus/prometheus-2.45.0.linux-amd64/prometheus.yml \
--storage.tsdb.path=/usr/local/prometheus/prometheus-2.45.0.linux-amd64/data \
--storage.tsdb.retention.time=60d \
--web.enable-lifecycle
[Install]
WantedBy=multi-user.target
使用
$ ./prometheus -h
就可以看到帮助信息
通知Systemd重新加载配置文件
$ systemctl daemon-reload
以下为相关Systemd命令
$ systemctl enable prometheus # 设置为开机自启
$ systemctl disable prometheus # 关闭开机自启
$ systemctl start prometheus # 开启服务
$ systemctl status prometheus # 查看状态
$ systemctl restart prometheus # 重启服务
$ systemctl stop prometheus # 停止服务
启动Prometheus server
,并查看是否启动成功active (running)
$ systemctl start prometheus.service
$ systemctl status prometheus.service
● prometheus.service - Prometheus server
Loaded: loaded (/usr/lib/systemd/system/prometheus.service; disabled; vendor preset: disabled)
Active: active (running) since 三 2023-09-06 16:14:34 CST; 2s ago
Docs: https://prometheus.io/docs/introduction/overview/
Main PID: 21472 (prometheus)
CGroup: /system.slice/prometheus.service
└─21472 /usr/local/prometheus/prometheus-2.45.0.linux-amd64/prometheus --config.file=/usr/local/prometheus/prometheus-2.45.0.linux-amd64/prometheus.yml --storage.tsdb.path=/usr/local/pr...
#下方省略
若启动失败可自行排查
$ journalctl -u prometheus.service -f
访问地址
| 名称 | 地址 |
|---|---|
| prometheus | http://172.17.137.104:9090/ |
| 监控指标 | http://172.17.137.104:9090/metrics |

安装完成Prometheus,接下来安装Alertmanager
2.安装Alertmanager
官网下载➥ https://prometheus.io/download/

这里我们选择alertmanager-0.26.0.linux-amd64.tar.gz
$ cd /usr/local/prometheus
$ wget https://github.com/prometheus/alertmanager/releases/download/v0.26.0/alertmanager-0.26.0.linux-amd64.tar.gz
下载完成后,用sha256sum
校验一下安装包,没问题的话解压即可
$ sha256sum alertmanager-0.26.0.linux-amd64.tar.gz
abd73e2ee6bf67d3888699660abbecba7b076bf1f9459a3a8999d493b149ffa6
$ tar xvf alertmanager-0.26.0.linux-amd64.tar.gz
建议使用Systemd来管理守护进程Alertmanager服务
若文件路径或名字,和下方示例不同记得修改
$ vi /lib/systemd/system/alertmanager.service
[Unit]
Description=Alert Manager
Wants=network-online.target
After=network-online.target
[Service]
Type=simple
User=root
Group=root
Restart=always
ExecStart=/usr/local/prometheus/alertmanager-0.26.0.linux-amd64/alertmanager \
--config.file=/usr/local/prometheus/alertmanager-0.26.0.linux-amd64/alertmanager.yml \
--storage.path=/usr/local/prometheus/alertmanager-0.26.0.linux-amd64/data
[Install]
WantedBy=multi-user.target
通知Systemd重新加载配置文件
$ systemctl daemon-reload
启动alertmanager.service
$ systemctl start alertmanager.service
若启动失败可自行排查
journalctl -u alertmanager.service -f
访问地址
| 应用名称 | 地址 |
|---|---|
| Alertmanager | http://172.17.137.104:9093/ |
Alertmanager界面如下

添加Prometheus配置
因为我们安装了Alertmanager,所以需要添加到Prometheus里面
$ vi /usr/local/prometheus/prometheus-2.45.0.linux-amd64/prometheus.yml
把# - alertmanager:9093
修改为localhost:9093
因为我们是装在同一个机器上,所以是localhost,若安装不在同一个机器上请修改为正确IP地址
# Alertmanager configuration
alerting:
alertmanagers:
- static_configs:
- targets:
- localhost:9093 <--修改这里,注意缩进
注意!yml文件是有缩进格式的,修改时不要打乱原有格式
在rule_files:
添加- "alert.yml"
,前面缩进只需保留两格!
# Load rules once and periodically evaluate them according to the global 'evaluation_interval'.
rule_files:
- "alert.yml" <--添加这里,注意缩进2格即可
# - "first_rules.yml"
# - "second_rules.yml"
增加触发器配置文件
编辑新文件alert.yml
添加以下内容,注意格式缩进
$ vi /usr/local/prometheus/prometheus-2.45.0.linux-amd64/alert.yml
groups:
- name: Prometheus alert
rules:
# 任何实例超过30s无法联系的情况发出告警
- alert: 服务告警
expr: up == 0
for: 30s
labels:
severity: critical
annotations:
instance: "{{ $labels.instance }}"
description: "{{ $labels.job }} 服务已关闭"
检查一下配置文件,与下方一致即为成功
$ cd /usr/local/prometheus/prometheus-2.45.0.linux-amd64
$ ./promtool check config prometheus.yml
Checking prometheus.yml
SUCCESS: 1 rule files found
SUCCESS: prometheus.yml is valid prometheus config file syntax
Checking alert.yml
SUCCESS: 1 rules found
接下来重启一下Prometheus或重新加载配置文件
$ systemctl restart prometheus
# 二选一即可
$ curl -X POST http://localhost:9090/-/reload
再次访问http://172.17.137.104:9093/
,并检查Status
,确认没有问题

3.安装Grafana
官网下载Grafana➥ https://grafana.com/grafana/download
进入官网后选择Linux,下方会展示出安装方式,这里选择二进制的方式安装
$ wget https://dl.grafana.com/enterprise/release/grafana-enterprise-10.1.1.linux-amd64.tar.gz
$ tar -zxvf grafana-enterprise-10.1.1.linux-amd64.tar.gz
创建 Systemd 服务
$ vi /lib/systemd/system/grafana-server.service
[Unit]
Description=Grafana server
Documentation=https://doce.grafana.org
[Service]
Type=simple
User=root
Group=root
Restart=on-abnormal
ExecStart=/usr/local/prometheus/grafana-10.1.1/bin/grafana-server \
--config=/usr/local/prometheus/grafana-10.1.1/conf/defaults.ini \
--homepath=/usr/local/prometheus/grafana-10.1.1
[Install]
WantedBy=multi-user.target
通知 Systemd 重新加载配置文件
$ systemctl daemon-reload
启动grafana-server.service
$ systemctl start grafana-server.service
若启动失败可自行排查
journalctl -u grafana-server.service -f
访问地址:
| 应用名称 | 地址 |
|---|---|
| Grafana | http://172.17.137.104:3000/ |

没问题安装成功!
4.安装node_exporter
下载node_exporter➥ https://prometheus.io/download/
下拉网页找到node_exporter
选择对应文件名下载即可
$ wget https://github.com/prometheus/node_exporter/releases/download/v1.6.1/node_exporter-1.6.1.linux-amd64.tar.gz
#验证一下是否下载完整
$ sha256sum node_exporter-1.6.1.linux-amd64.tar.gz
$ tar -xvf node_exporter-1.6.1.linux-amd64.tar.gz
创建 Systemd 服务
$ vi /lib/systemd/system/node_exporter.service
[Unit]
Description=node_exporter
Documentation=https://prometheus.io/
After=network.target
[Service]
Type=simple
User=root
Group=root
Restart=on-abnormal
ExecStart=/usr/local/prometheus/node_exporter-1.6.1.linux-amd64/node_exporter
[Install]
WantedBy=multi-user.target
通知 Systemd 重新加载配置文件
$ systemctl daemon-reload
启动alertmanager.service
$ systemctl start node_exporter.service
若启动失败可自行排查
journalctl -u node_exporter.service -f
node_exporter访问地址
| 应用名称 | 地址 |
|---|---|
| node_exporter | http://172.17.137.104:9100/metrics |
添加Prometheus配置
安装完成后还需要添加Prometheus配置,为避免大家打错,这里采用追加写入
$ cat >> /usr/local/prometheus/prometheus-2.45.0.linux-amd64/prometheus.yml <<"EOF"
# 在scrape_configs这行下面添加配置
- job_name: "node-exporter"
scrape_interval: 15s
static_configs:
- targets: ["localhost:9100"]
labels:
instance: prometheus服务器
EOF
重载Prometheus配置
$ curl -X POST http://localhost:9090/-/reload
Prometheus web上检查一下 http://172.17.137.104:9090/
点击Status
->Targets

可以看到有node_exporter,以及可以检查下我们配置的触发器Alerts
->勾选Inactive

至此,通过二进制安装Prometheus就到此完成!
三、使用Grafana
1. 添加Prometheus数据源
我们可以进入Grafana对监控的内容做一个图形的展示,登入http://172.17.137.104:3000/

输入默认用户名admin
,默认密码admin
,之后会提示你修改密码,然后就成功登入Grafana

进入后添加Prometheus的数据源,在Connections
里有Data sources
,总之找到Data sources
即可

点击Add data source
选择Prometheus
,进入配置

在红框处填写Prometheus地址,因为本文部署在本机,所以是localhost,填写完成后滑动页面到最下方,点击Save & test
保存和测试
2.导入Grafana仪表盘
下载Grafana仪表盘➥ https://grafana.com/grafana/dashboards/

红框框起来的就是我们需要下载的Node Exporter Full,如果首页没有展示的话,可以直接搜索
点击进去,选择Copy ID to clipboard
复制ID

进入http://172.17.137.104:3000/
到Grafana上,选择Dashboards
,点击New

选择Import

在红框处粘贴刚刚复制的,其实也就是1860
,接着点击LOAD
加载

可以修改一下名字,在选择下Prometheus
点击Import
导入即可

这样就完成了Grafana对Prometheus数据的展示
四、监控GreatSQL
不建议采用GreatSQL的root用户监控,因为root的权限非常大,所以我们进入GreatSQL先创建一个用于监控的用户
greatsql> CREATE USER 'exporter'@'localhost' IDENTIFIED BY 'GreatSQL@666';
greatsql> GRANT PROCESS,REPLICATION CLIENT,SELECT ON *.* TO 'exporter'@'localhost';
接下来需要安装mysqld_exporter
,本文依旧采用二进制方式安装
在https://prometheus.io/download/中找到mysqld_exporter
,下载即可
$ wget https://github.com/prometheus/mysqld_exporter/releases/download/v0.15.0/mysqld_exporter-0.15.0.linux-amd64.tar.gz
#验证一下是否下载完整
$ sha256sum mysqld_exporter-0.15.0.linux-amd64.tar.gz
$ tar -xvf mysqld_exporter-0.15.0.linux-amd64.tar.gz
创建一个连接数据库的文件.mysqld_exporter.cnf
$ vi /usr/local/prometheus/mysqld_exporter-0.15.0.linux-amd64/.mysqld_exporter.cnf
#填入以下内容即可
[client]
user=exporter
password=GreatSQL@666
host=localhost
port=3306
创建 Systemd 服务
$ vi /lib/systemd/system/mysqld_exporter.service
[Unit]
Description=Prometheus GreatSQL
After=network.target
[Service]
Type=simple
User=root
Group=root
Restart=always
ExecStart=/usr/local/prometheus/mysqld_exporter-0.15.0.linux-amd64/mysqld_exporter \
--config.my-cnf=/usr/local/prometheus/mysqld_exporter-0.15.0.linux-amd64/.mysqld_exporter.cnf \
--collect.global_status \
--collect.auto_increment.columns \
--collect.info_schema.processlist \
--collect.binlog_size \
--collect.info_schema.tablestats \
--collect.global_variables \
--collect.info_schema.innodb_metrics \
--collect.info_schema.query_response_time \
--collect.info_schema.userstats \
--collect.info_schema.tables \
--collect.perf_schema.tablelocks \
--collect.perf_schema.file_events \
--collect.perf_schema.eventswaits \
--collect.perf_schema.indexiowaits \
--collect.perf_schema.tableiowaits \
--collect.slave_status \
--collect.perf_schema.replication_group_members \
--collect.perf_schema.replication_group_member_stats \
--web.listen-address=0.0.0.0:9104
[Install]
WantedBy=multi-user.target
通知 Systemd 重新加载配置文件
$ systemctl daemon-reload
启动alertmanager.service
$ systemctl start mysqld_exporter.service
若启动失败可自行排查
journalctl -u mysqld_exporter.service -f
访问一下看看能否成功http://172.17.137.104:9104
1.添加Prometheus配置
安装完成后还需要添加Prometheus配置,为避免大家打错,这里采用追加写入
$ cat >> /usr/local/prometheus/prometheus-2.45.0.linux-amd64/prometheus.yml <<"EOF"
# mysqld-exporter配置
- job_name: "mysqld-exporter"
static_configs:
- targets: ["localhost:9104"]
labels:
instance: prometheus服务器
EOF
重载Prometheus配置
$ curl -X POST http://localhost:9090/-/reload
Prometheus web上检查一下 http://172.17.137.104:9090/
,点击Status
->Targets

2.增加触发器配置文件
编辑prometheus.yml
在rule_files:
添加- "alert.yml"
,前面缩进只需保留两格!
$ vi /usr/local/prometheus/prometheus-2.45.0.linux-amd64/prometheus.yml
# Load rules once and periodically evaluate them according to the global 'evaluation_interval'.
rule_files:
- "alert.yml"
- "rules/*.yml" <-添加这里,注意缩进2格即可
# - "first_rules.yml"
# - "second_rules.yml"
表示把rules文件夹下的所有yml文件都导入进来
$ mkdir /usr/local/prometheus/prometheus-2.45.0.linux-amd64/rules
$ vi /usr/local/prometheus/prometheus-2.45.0.linux-amd64/rules/mysqld.yml
groups:
- name: GreatSQL
rules:
# 任何实例超过30s无法联系的情况发出告警
- alert: GreatSQLDown
expr: mysql_up == 0
for: 30s
labels:
severity: critical
annotations:
summary: "GreatSQL Down,实例:{{ $labels.instance }}"
description: "连接不上GreatSQL了,当前状态为:{{ $value }}"
类似的告警信息都可以自行编写
检查一下配置文件,出现SUCCESS: prometheus.yml is valid prometheus config file syntax
即为成功
$ cd /usr/local/prometheus/prometheus-2.45.0.linux-amd64
$ ./promtool check config prometheus.yml
Checking prometheus.yml
SUCCESS: 2 rule files found
SUCCESS: prometheus.yml is valid prometheus config file syntax
Checking alert.yml
SUCCESS: 1 rules found
Checking rules/mysqld.yml
SUCCESS: 1 rules found
接下来重启一下 Prometheus 或重新加载配置文件
$ systemctl restart prometheus
# 二选一即可
$ curl -X POST http://localhost:9090/-/reload
再次访问http://172.17.137.104:9093/
,并检查Status
,确认没有问题
3.导入Grafana仪表盘
展示 Prometheus 从 mysql_exporter 收集到的数据,添加仪表盘ID7362

修改名称后点击Import
即可

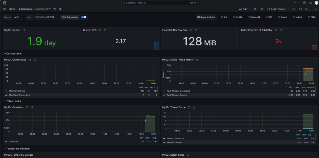
可以看到页面中已经展示了许多内容,例如GreatSQL数据库运行的时间,QPS值,InnoDB Buffer Pool Size,Buffer Poll of Total RAM等
这里
Buffer Poll of Total RAM
值有些低,说明设置的InnoDB buffer pool大小不对,应该设置约占用总内存的50%到75%,这样可以合理利用内存,提高缓存命中率。
来简单看几个监控项目的意义和内容
MySQL Connections
,监控GreatSQL的连接数,有最大连接数及最大使用连接数MySQL Client Thread Activity
,监控GreatSQL的活动线程数,有连接线程数(Threads Connected)和运行线程数(Threads Running)MySQL Table Locks
,监控GreatSQL的表锁,我们可以看到GreatSQL从存储引擎请求了多少表级锁。在InnoDB的情况下,很多时候锁实际上可能是行锁,因为它只在少数特定情况下使用表级锁。比较“立即锁定”和“等待锁定”最有用。如果等待的锁数正在上升,则表示存在锁争用。否则,锁立即上升和下降是正常活动。
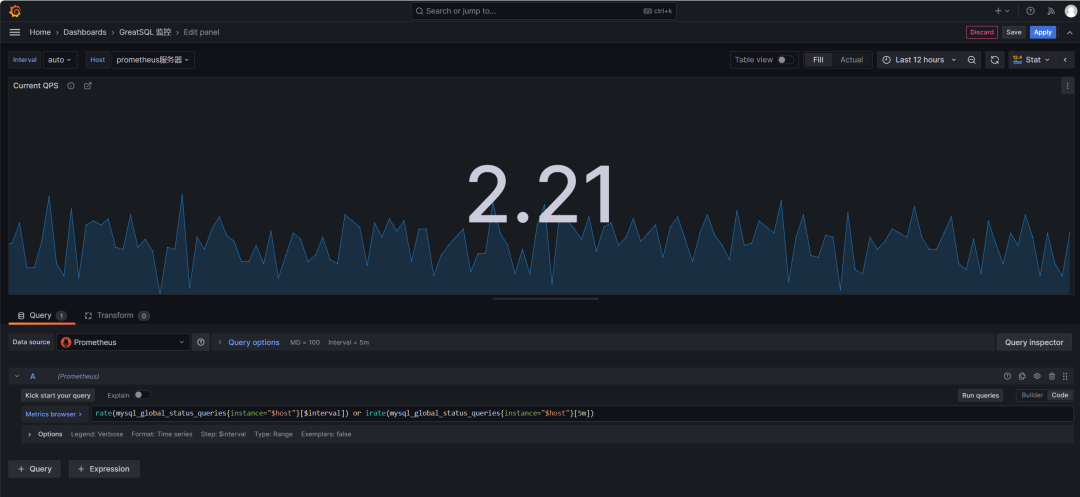
查看下QPS是如何监控的,鼠标移动到内容的右上角,会出现三个点,点击Edit
,进入编辑

可以看到如下内容

这段监控规则中使用了rate()和irate()函数来计算GreatSQL queries状态计数器的速率。
mysql_global_status_queries{instance="$host"} 表示提取实例host的queries全局状态计数器。 rate()函数计算该计数器在$interval时间段内的每秒速率。 irate()函数计算该计数器在最近5分钟的每个瞬时速率。 或运算符表示取这两者中的较大值。
如果觉得你想监控的内容没有你想要的,可以点击右上角Add
,点击Visualization
添加监控内容

例如我想添加一个group_replication_flow_control_count
MGR累计触发流控的次数,在Select metric
中搜索想监控的状态,

label标签
Label filters用于过滤和选择时间序列数据。它可以针对特定的标签值来选择显示哪些时间序列。
例如instance="192.168.1.1:9090"
表示只选择instance标签值为"192.168.1.1:9090"的时间序列。
可以在Grafana的面板中使用Label filters字段来指定过滤条件,其作用主要包括:
选择特定实例的数据:如 instance="A"
只看实例A的数据查看特定模式匹配的实例:如 instance=~"10\\.8\\..*"
选取符合模式的实例查看某个状态的序列: state="200"
只看状态码为200的组合多个标签进行过滤: instance=~"1\\d\\.8\\..*"
,state!="500"也可以直接输入PromQL进行各种复杂过滤
Operations
Operations选项允许对查询结果进行各种操作,常用的操作及含义如下:
Rate:计算计数器的增长速率,常用于计数器指标的速率转换,如QPS。 Delta:计算时间序列的增量变化值。 Derivative:计算时间序列的一阶导数,表示瞬时变化率。 Integral:对时间序列求积分,计算面积图。 Aggregation:对结果series做聚合,如平均,最大最小值等。 Transform:进行数学变换,如log等。 Aliasing:结果串进行重命名。 Group by:分组归类。
我们可以选中Metric后,在Operations下拉列表中选择所需要的计算操作。这些操作无需修改PromQL查询语句,在结果集上进行,可以方便地衍生出新的时间序列。例如可以将 COUNTER 计数器转换为 QPS 速率等。这为Grafana提供了灵活的统计和分析能力。
添加完成参数后点击Apply
应用即可,回到界面上就可以看到刚刚添加的监控项了

记得要对整个仪表盘也保存,点击右上角图标如下所示,保存即可

也可以对表的情况进行监控,只需导入仪表盘ID9625

至此,通过Prometheus监控GreatSQL到此结束,下部文章将介绍如何使用告警功能
使用Prometheus并不太好监控GreatSQL的MGR,推荐还是使用PMM来监控
欢迎阅读《使用PMM图形化监控MySQL MGR动态》https://mp.weixin.qq.com/s/8v94kxczl5m0MFcp_Dm87w
相关文章:
技术分享 | Prometheus+Grafana监控MySQL浅析➥https://mp.weixin.qq.com/s/Y8YHE7_oBPIfceV8HVywtw
Prometheus+Grafana+钉钉部署一个单机的MySQL监控告警系统➥https://mp.weixin.qq.com/s/vck-uD2mmZSQ-RvzU9b0ug
文章至此。




