在线业务数据库中,慢查询不仅影响终端用户体验,还会浪费系统资源、拉高资源饱和度、导致死锁和事务冲突,增加数据库连接压力,导致主从复制延迟等问题。因此,查询优化是 DBA 的核心工作内容之一。
在查询优化这条路上,有两种不同的方法:
宏观优化:整体分析工作负载,对其进行剖分下钻,自上而下地识别并改进其中表现最糟糕的部分。
微观优化:分析并改进一条特定的查询,这便需要记录慢查询日志,掌握 EXPLAIN 的玄机,领悟执行计划的奥妙。
今天我们先来说说前者,宏观优化有三个主要目标与动机:
减少资源消耗:降低资源饱和的风险,优化CPU/内存/IO,通常以查询总耗时/总IO作为优化目标。
改善用户体验:最常见的优化目标,在OLTP系统中通常以降低查询平均响应时间作为优化目标。
平衡工作负载:确保不同查询组之间的资源使用/性能表现的比例关系得当。
实现这些目标的关键在于数据支撑,但是数据从哪里来?
—— pg_stat_statements!

扩展插件:PGSS
pg_stat_statements,以下简称 PGSS ,是践行观宏之道的核心工具。
PGSS 出自 PostgreSQL 全球开发组官方之手,以第一方扩展插件的形式,随数据库内核本体一并发行,提供了跟踪 SQL 查询语句级别指标的方法。
PostgreSQL 生态中有许许多多的扩展,但如果说有哪一个是“必选”的,我必定会毫不犹豫的回答:PGSS。这也是在 Pigsty 中,我们宁愿“自作主张”,也要默认启用并主动加载的两个扩展之一。(另一个是用于微观优化的 auto_explain)
PGSS 需要在 shared_preload_library 中显式指定加载,并在数据库中通过 CREATE EXTENSION 显式创建。创建扩展后即可通过视图 pg_stat_statements 访问查询的统计信息。
在 PGSS 中,系统中的每一类查询(即抽取变量后,执行计划相同的查询)都会被分配一个查询ID,紧接着是调用次数,执行总耗时,以及各种其他指标,其完整模式定义如下(PG15+):
PGSS 视图的 SQL 定义(PG 15+版本)
PGSS 也有一些局限性:首先,正在执行中的查询语句并不会纳入这里的统计,而需要从 pg_stat_activity 中查看获取。其次,执行失败的查询(例如,因为 statement_timeout 超时被取消的语句)也不会被计入这里的统计 —— 这是错误分析要解决的问题,而不是查询优化所关心的目标。
最后,查询标识符 queryid 的稳定性需要特别注意:当数据库二进制版本和系统数据目录完全相同时,同一类查询会具有相同的 queryid (即在物理复制的主从上,同类查询的 queryid 默认是相同的),然而对于逻辑复制则不然。但用户不应当对这一性质抱有过度的依赖与假设。
原始数据
PGSS 视图中的列可以分为三类:
描述性的标签列(Label):查询ID(queryid)、数据库 ID(dbid)、用户(userid),一个顶层查询标记,和标准化的查询文本(query)。
测量性的指标(Gauge):与最小、最大、均值标准差有关的八列统计量,以 min,max,mean,stddev 作为前缀,以 plan_time 与 exec_time 作为后缀。
累积性的指标(Counter):除了上面八列与标签列的其他指标,例如 calls、rows 等,最重要、最有用的指标都在这一类里。
首先解释一下 queryid:queryid 是查询语句被解析后,剥离常量后生成规范化查询的哈希值,因此可以用来标识同一类查询。不同的查询语句可能有着同样的 queryid (规范化后结构一样),同样的查询语句也可能有着不同的 queryid (例如因为 search_path 不同,导致实际查询的表不懂)。
同样的查询可能会在不同的数据库中被不同的用户所执行。因此在 PGSS 视图中,queryid,dbid,userid,toplevel 四个标签列,共同组成了唯一标识一条记录的“主键”。
对于指标列而言,测量性质的指标(GAUGE)主要是执行时间与计划时间相关的八个统计量,然而用户没有办法很好地控制这些统计量的统计范围,所以实用价值并不大。
真正重要的指标是累积性的指标(Counter),例如:
calls :此查询组发生了多少次调用。
total_exec_time + total_plan_time:查询组累计耗费时间。
rows:查询组累计返回了多少行。
shared_blks_hit + shared_blks_read:缓冲池累计命中和读取操作次数。
wal_bytes:此组中的查询累计生成的 WAL 字节数。
blk_read_time 和 blk_write_time:累计花费在块读写IO上的时间
这里,最有意义的指标是 calls 与 total_exec_time,可以用于计算查询组的核心指标 QPS (吞吐量)与 RT(延迟/响应时间),但其他的指标也很有参考价值。

可视化展现 PGSS 视图的某个查询组快照
要解读累积性指标数据,只有某一个时刻的数据是不够的。我们需要对比至少两个时刻的快照,才能得到有意义的结论。
作为特例,如果您感兴趣的范围正好是从统计周期伊始(通常是启用此扩展时)至今,那么确实不需要对比“两个快照”。但用户感兴趣的时间粒度通常并不会这么粗放,而往往是以分钟、小时、天为单位。

根据多个 PGSS 查询组快照计算历史时序指标
好在类似 Pigsty 监控系统这样的工具会定期(默认每隔10s)截取头部查询(耗时Top256)的快照。有了许多不同类型的累积指标 M(etrics)在不同时刻的快照之后,我们就能计算出某个累积性指标的三种重要派生指标:
dM/dt :指标 M 基于时间的微分,即每秒的增量。
dM/dc:指标 M 基于调用次数的微分,即每次调用的平均增量。
%M:指标 M 在整个工作负载中所占的百分比。
这三类指标正好与宏观优化的三类目标相对应,对时间的微分 dM/dt 揭示了每秒资源使用量,通常用于减少资源消耗的优化目标。对调用次数的微分 dM/dc 揭示了每次调用的资源使用量,通常用于改善用户体验的优化目标。而百分比指标 %M 展示了查询组在整个工作负载中所占的百分比,通常用于平衡工作负载的优化目标。
对时间微分
让我们首先来看第一类指标:对时间的微分。在这里,我们可以使用的指标 M 包括:calls,total_exec_time,rows,wal_bytes,shared_blks_hit + shared_blks_read,以及 blk_read_time + blk_write_time。其他的指标也有参考意义,但让我们从最重要的开始。

可视化展现对时间的微分指标 dM/dt
计算这些指标的方式其实很简单,我们只需要:
首先计算两个快照之间的指标值 M 的差值:M2 - M1
然后计算两个快照之间的时间差值:t2 - t1
最终计算 (M2 - M1) (t2 - t1) 即可
生产环境通常会使用 5s,10s,15s,30s,60s 这样的数据采样间隔。对于负载分析通常会使用 1m, 5m,15m 作为常用的分析窗口大小。
例如,当我们计算 QPS 时,就会分别计算最近 1分钟,5分钟,15分钟的 QPS。窗口越长曲线就越平稳,更能反映长期变化趋势;但是会隐藏短期波动细节,不利于发现瞬时异常波动,所以不同粒度的指标需要结合来看。

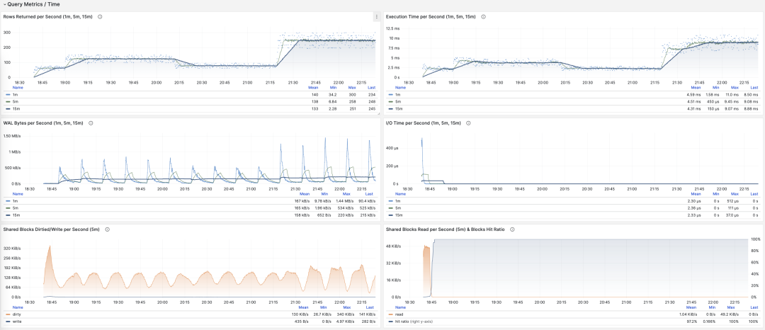
展示特定查询组 1/5/15 分钟窗口下的 QPS
如果您使用 Pigsty Prometheus 来采集监控数据,那么可以使用 PromQL 简单地完成这些计算工作。例如,计算所有查询最近1分钟的 QPS 指标,使用以下语句就可以了: rate(pg_query_calls{}[1m])
QPS
当 M 是 calls 时,对时间求导的结果是 QPS,它的单位是每秒查询数(req/s),这是一个非常基础的指标。查询 QPS 属于吞吐量指标,直接反应了业务施加的负载状况,如果一个查询的吞吐量过高(例如,10000+)或者过低(例如,1-),有可能是值得关注的。

QPS:1/5/15 分钟 µ/CV, ±1/3σ分布
如果我们把所有查询组的 QPS 指标累加起来(且没超过PGSS的收集范围),就会得到所谓的 “全局QPS”。另一种获得全局 QPS 的方式是在客户端打点,在类似 Pgbouncer 的连接池中间件上采集,或者使用 ebpf 探测。但都不如 PGSS 方便。
请注意,QPS 指标并不具备负载意义上的横向可比性。不同查询组可能有着同样的 QPS,而单个查询的耗时却天差地别。甚至同一个查询组在不同时间点上产生的负载水平,也可能因为执行计划不同而发生巨大变化。每秒执行时长是一个更好的衡量负载的指标。
每秒执行时长
当 M 是 total_exec_time (+ total_plan_time,可选 )时,我们就会得到宏观优化中最重要的指标之一:在查询组上耗费的的执行时间,有意思的是,这个导数的单位是 秒/每秒,所以分子分母相互约掉了,使得它实际上是一个无量纲的指标。
这个指标的涵义是:服务器每秒钟花费多少秒来处理这个查询组中的查询,例如 2 s/s 意味着服务器每秒花费两秒执行时间在这组查询上;对于多核CPU,这当然是有可能的:把两个CPU核的全部时间都拿来就行了。

每秒执行时长:1/5/15 分钟均值
因此这里的值也可以理解为一个百分比:可以超过 100%,在这种视角下,它是一个类似于主机 load1, load5, load15 的指标,揭示了该查询组产生的负载水平。如果除以 CPU 核数,甚至可以得到归一化的查询负载贡献度指标。
但是我们需要注意的是,执行时间中包括了等待锁,等待I/O的时间。所以确实可能出现这样的情况:查询执行时间很长,但却没有对 CPU 负载产生影响。所以如果要精细分析慢查询,我们还要参考等待事件来进一步分析才行。
每秒行数
当 M 是 rows 时,我们会得到每秒该查询组返回的行数,单位是行/每秒(rows/s)。例如 10000 rows/s 意味着该类查询每秒向客户端吐出1万行数据。返回的行需要耗费客户端的处理资源,当我们需要检视应用客户端的数据处理压力时,这是一个非常有参考意义的指标。

每秒返回的行数:1/5/15 分钟均值
共享缓冲区访问带宽
当 M 是 shared_blks_hit + shared_blks_read 时,我们会得到每秒命中/读取的共享缓冲区块数,如果将其乘以默认块大小 8KiB(极少情况下有可能会是其他的大小,例如32KiB),我们就会得到一类查询“访问”内存磁盘的带宽:单位是字节/秒。
举个例子,如果某一类查询每秒访问50万次共享缓冲区,折合 3.8 GiB/s 的内部访问数据流:那么这就是一个显著负载,也许会是一个很好的优化候选项。也许你应该检查一下这个查询,看看它是否配得上这些“资源消耗”。

共享缓冲区访问带宽与缓冲区命中率
另一个值得参考的衍生指标是缓冲区命中率:即 hit (hit + read) ,它可以用于分析性能变化的可能原因 —— 缓存未命中。当然,重复访问同一个共享缓冲池里的块,并不会真的重新读取,即使真的去读取,也不一定是读取磁盘,有可能是读内存中的FS Cache。所以这里只是一个参考值,但它确实是一个非常重要的宏观查询优化参考指标。
WAL日志量
当 M 是 wal_bytes 时,我们得到了该查询生成 WAL 的速率,单位是字节/每秒(B/s)。这个指标是在 PostgreSQL 13 新引入的,可以用来定量揭示查询产生的 WAL 大小:写入的 WAL 越多越快,刷写磁盘、物理复制/逻辑复制、日志归档的压力就会越大。
一个典型的例子是:BEGIN; DELETE FROM xxx; ROLLBACK; 。这样的事务删了很多数据,产生了大量 WAL 却没有执行任何有用的工作,通过这个指标可以将其揪出来。

WAL字节率:1/5/15 分钟均值
这里有两个注意事项:上面我们说过,PGSS 无法跟踪执行失败的语句,但这里事务虽然 ROLLBACK 失败了,但是语句却是成功执行了的,所以会被 PGSS 跟踪记录。
第二件事是:在 PostgreSQL 中并非仅仅是 INSERT/UPDATE/DELETE 会产生 WAL 日志,SELECT 操作也有可能产生 WAL 日志,因为 SELECT 可能会修改元组上的标记(Hint Bit)让页面校验和出现变化,触发 WAL 日志写入。
甚至存在这种可能,如果读取负载非常大,它会有较大概率导致 FPI 镜像生成,产生可观的 WAL 日志量。你可以通过进一步检查 wal_fpi 指标。

共享缓冲区写脏/写回带宽
对于 13 以下的版本,共享缓冲区写脏/写回带宽指标可以作为一个近似下位替代,用于分析查询组的写入负载特征。
I/O耗时
当 M 是 blks_read_time + blks_write_time ,我们会得到查询组花费在块 I/O 上的耗时比例,单位是 “秒/每秒”,与每秒执行时长指标一样,它也反映出一样操作占用的时间比例。

I/O 耗时对于分析查询毛刺原因很有帮助
因为 PostgreSQL 会使用操作系统提供的 FS Cache,所以即使这里执行了块读取/写入,可能在文件系统层面上仍然是发生在内存中的缓冲操作。所以它只能作为一个参考指标,使用时需要谨慎,需要与主机节点上的磁盘 I/O 监控相互对照。
对时间微分的指标 dM/dt,可以展现出一个数据库实例/集群内部工作负载的全貌,对于优化资源使用的场景来说尤其有用。但是如果您的优化目标是改善用户体验,那么可能另一组指标 —— 对调用次数的微分 dM/dc,会更有参考意义。
对调用次数微分
上面我们已经计算了六类重要指标对于时间的微分,另一类衍生指标计算方式是对 “调用次数” 进行微分,也就是分母从时间差变成了 QPS。
这类指标重要性相比前者甚至更高,因为它提供了直接关乎用户体验的几个核心指标,比如最重要的 —— 查询响应时间(RT,Response Time),或曰延迟(Latency)。
计算这些指标的方式也很简单,我们只需要:
计算两个快照之间的指标值 M 的差值:M2 - M1
然后计算两个快照之间的 calls 差值:c2 - c1
然后计算 (M2 - M1) (c2 - c1) 即可
对于 PromQL 实现来说,对于调用次数的微分指标 dM/dc,可以用“对时间的微分指标 dM/dt” 计算得到。例如要计算 RT,就可以使用 每秒执行时长 / 每秒查询数 ,两指标相除即可:
rate(pg_query_exec_time{}[1m]) rate(pg_query_calls{}[1m])

dM/dt 可以用于计算 dM/dc
调用次数
当 M 是 calls 时,对自己微分没有任何意义(结果会恒为 1)。
平均延迟/响应时间/RT
当 M 是 total_exec_time 时,对调用次数求导的结果是 RT,或响应时间/延迟。它的单位是秒(s)。RT 直接反映了用户体验,是宏观性能分析中最重要的指标。这个指标的含义是:此查询组在服务器上的平均查询响应时间。如果条件允许启用 pg_stat_statements.track_planning,还可以加上 total_plan_time 一起计算,结果会更精确更具有代表性。

RT:1/5/15 分钟 µ/CV, ±1/3σ分布
这里要特别强调两种特殊情况:第一:PGSS不跟踪失败/执行中的语句;第二:PGSS的统计数据受(pg_stat_statements.max)参数限制,可能出现部分采样偏差。尽管有这些局限性,但想要获取至关重要的查询语句组延迟数据,PGSS 毫无疑问是最为稳妥可靠的来源。正如上面所述,在其他观测点位也有办法采集查询 RT 数据,但会麻烦得多。
你可以在客户端侧打点,采集语句执行时间,通过指标或者日志上报;你也可以尝试使用 ebpf 来探测语句 RT,这对基础设施和工程师要求会比较高。Pgbouncer 和 PostgreSQL (14+) 倒是也提供了 RT 指标,只可惜粒度都是数据库级别,没有一个能做到 PGSS 查询语句组级别的指标收集。

RT:语句级/连接池级/数据库级
不同于 QPS 这样的吞吐量指标,RT 是具有横向可比性的:例如某个查询组平时的 RT 都在1毫秒内,那么超过 10ms 的事件应当被视作严重的偏差进行分析。
当出现故障时, RT 视图对于定位原因也很有帮助:如果所有查询整体 RT 变慢,那么最有可能与资源不足有关。如果只是特定查询组的 RT 发生变化,那就更有可能是某些慢查询导致了问题,应当进一步调查分析。如果 RT 变化的时间点与应用发布部署吻合,则应当考虑是否要回滚这些部署。
此外,在性能分析,压力测试,基准测试时,RT 也是最重要的指标。你可以通过对比典型查询在不同环境(例如不同PG大版本、不同硬件、不同配置参数)下的延迟表现来评估系统的性能,并以此为依据不断对系统性能进行调整与改进。
RT 是如此重要,以至于 RT 本身又会衍生出许多下游指标来:1分钟/5分钟/15分钟的均值µ与标准差σ自然必不可少;过去15分钟的 ±σ,±3σ 可以用来衡量 RT 的波动范围,过去1小时的 95,99 分位点也很有参考价值。
RT 是评估 OLTP工作负载的核心指标,怎么强调它的重要性都不为过。
平均返回行数
当 M 是 rows 时,我们会得到每次查询平均返回的行数,单位是行/每查询。对于 OLTP 工作负载来说,典型查询模式为点查,即每次查询返回几条数据。

按照主键查询单条记录,平均返回行数稳定为1
如果一个查询组每次查询向客户端吐出几百甚至成千上万行记录,那么应当对其进行审视。如果这是有意而为之的设计,比如批量加载任务/数据转储,那么不需要做什么。如果这是由应用/客户端发起的请求,那么可能存在错误,比如语句缺少 LIMIT 限制,查询缺少分页设计,这样的查询应该进行调整修复。
平均共享缓冲区读取/命中
当 M 是 shared_blks_hit + shared_blks_read 时,我们会得到每条查询“命中”与“读取”共享缓冲区的平均次数,如果将其乘以默认块大小 8KiB,我们就会得到这类查询每次执行的“带宽”,单位是 B/s:每次查询平均会访问/读取多少 MB 数据 ?

按照主键查询单条记录,平均返回行数稳定为1
查询平均访问的数据量通常与平均返回的行数相匹配,如果你的查询平均只返回了几行,却访问了成M上G的数据块,那你就需要特别注意了:这样的查询对于数据冷热状态非常敏感,如果所有的块都在缓冲区中,它的性能可能还说的过去,但如果从磁盘冷启动,执行时间可能会出现戏剧性的变化。
当然,不要忘记 PostgreSQL 双缓存问题,所谓“读取”的数据可能已经在操作系统文件系统层面被缓存过一次了。所以你需要与操作系统监控指标,或者 pg_stat_kcache ,pg_stat_io 这些系统视图相互参照进行分析。
另一种值得关注的模式是此指标的突变,这通常意味着该查询组的执行计划可能出现了翻转/劣化,非常值得关注与进一步研究。
平均WAL日志量
当 M 是 wal_bytes 时,我们得到了每条查询平均生成 WAL 的大小,这是 PostgreSQL 13 新引入的字段。这个指标可以衡量查询的变更足迹大小,并计算读写比例等重要评估参数。

稳定的QPS却有着周期性WAL波动,可推断是 FPI 的影响
另一个用途是优化检查点/Checkpoint:如果你观察到此指标周期性的起伏(周期约等于 checkpoint_timeout),那么可以通过调整检查点间距,来优化查询产生 WAL 的数量。
对调用次数进行微分的指标 dM/dc,可以展现出一类查询的工作负载特性,对于优化用户体验来说非常有用。特别是 RT 乃是性能优化的黄金指标,怎样强调其重要性都不为过。
dM/dc 这样的指标为我们提供类似重要的绝对值指标,但如果想要找出哪些查询的优化潜在收益最大,还需要用到 %M 百分比指标。
百分比指标
现在我们来研究第三类指标,百分比指标。即某个查询组相对于整体工作负载所占的比例。
百分比指标 M% 为我们提供了某个查询组相对于整体工作负载的比例,帮助我们在频次、时间、I/O时间/次数上时识别出“主要参与者”,找出潜在优化收益最大的候选查询组,作为优先级评定的重要依据。

常用百分比指标 %M 一览
举个例子,如果某个查询组有 1000 QPS 的绝对值,看上去不少;但如果它只占整个工作负载的 3%,那么优化此查询的收益与优先级就没那么高了;反之,如果它占据了整个工作负载的 50% 还要多 —— 如果你有办法把它优化掉就可以砍掉整个实例吞吐量的半壁江山,优化它的优先级就会非常之高。
常见的优化策略是这样的:首先把所有查询组分别按照上面提到的重要指标:calls,total_exec_time,rows,wal_bytes,shared_blks_hit + shared_blks_read,以及 blk_read_time + blk_write_time 在一段时间内的 dM/dt 值进行排序取 TopN (比如 N=10 或者更多),加入优化候选列表中。

按照特定标准,选取待优化的 TopSQL
然后,对于优化候选列表中的每个查询组,依次分析其 dM/dc 指标,结合具体的查询语句与慢查询日志/等待事件进行分析,决定这是不是一个值得优化的查询。对于决定(Plan)进行优化的查询,就可以使用后续篇“微观优化”将要介绍的技巧进行调优(Do),并使用监控系统评估优化的效果(Check),总结分析后进入下一个 PDCA 戴明循环,持续进行管理优化。
除了对指标取 TopN 之外,还可以使用可视化的方式。可视化非常有助于从工作负载中识别 “主要贡献者”,复杂的判断算法可能还远比不上人类DBA对监控图形模式的直觉。想要形成比例感,我们可以借助饼图,树图或者堆叠的时序图。

将所有查询组的 QPS 进行堆叠
例如,我们可以使用饼图来标识过去1小时内耗时/IO使用最大的查询,使用二维树图(大小代表总耗时,颜色代表平均RT)来展示一个额外的维度。并用堆叠时序图来展示比例随时间的变化关系。
我们也可以直接分析当下的 PGSS 快照,按照不同的关注点进行排序,按照您自己的标准选择有待优化的查询即可。

I/O 耗时对于分析查询毛刺原因很有帮助
总结
最后,让我们对上面的内容做一个总结。
PGSS提供了丰富的指标,其中最重要的累积指标可以使用三种方式进行加工处理:
dM/dt :指标 M 基于时间的微分,揭示了每秒资源使用量,通常用于减少资源消耗的优化目标。
dM/dc:指标 M 基于调用次数的微分,揭示了每次调用的资源使用量,通常用于改善用户体验的优化目标。
%M :百分比指标展示了查询组在整个工作负载中所占的百分比,通常用于平衡工作负载的优化目标。
通常,我们会根据 %M :百分比指标 Top 查询选择高价值的备选优化查询,并使用 dM/dt dM/dc 指标进行进一步的评估,确认是否有优化空间和可行性,并评估优化后的效果。如此往复,不断循环。
理解了宏观优化的方法论后,我们就可以用这样的方法去定位优化慢查询了。这里给出了一个具体的 《 利用监控系统诊断PG慢查询》的例子。在下一篇中,我们将介绍关于 PostgreSQL查询 微观优化 的经验技巧。
参考
[1]
PostgreSQL HowTO: pg_stat_statements: https://gitlab.com/postgres-ai/postgresql-consulting/postgres-howtos/[2]
pg_stat_statements: https://www.postgresql.org/docs/current/pgstatstatements.html
[3]
利用监控系统诊断PG慢查询
[4]
如何用Pigsty监控现有PostgreSQL (RDS/PolarDB/自建)?
[5]
Pigsty v2.5 发布:Ubuntu/Debian支持与监控改版/新扩展




