今天老白和一帮老友在北京参加OB年度发布会,同时也和DBAIOPS社区的朋友一起在OB会场摆柜台介绍D-SMART OCEANBASE专版,现场有兴趣的朋友可以登记申请永久免费使用许可,下周我们将给获得免费授权的朋友推送安装包。
我们也希望和客户一起开启OB的运维知识自动化之旅,利用和客户的互动梳理出更多有价值的运维经验和模型,共同丰富OB的运维知识库,并编制出更多有价值的运维知识点工具,不断完善OB的运维知识图谱。
---------------------------------------
11月16日是OceanBase年度发布会,今年DBAIOPS社区和D-SMART也来会场蹭蹭热度,同步发布D-SMART V2.5 OCEANBASE专版。今天在中国大饭店OceanBase年度发布会现场,DBAIOPS社区也将在展台展示这个专版,并在现场准备免费赠送专版的永久使用许可证。
分布式数据库的运维是大家都在探索的问题,运维知识积累是其中很大的一个问题,因此也需要广大的分布式数据库厂商与用户共同协作,才能比较快速的完成初步的知识积累,更好的辅助分布式数据库的应用。在Oceanbase的同学的帮助下,D-SMART OB专版终于发布了。今天我先来带大家预览一下OB专版的功能。

OB专版的界面和普通版类似,D-SMART的界面比较不耐看也是被很多朋友吐槽过的了。不过这种知识自动化系统,主要拼的是知识的能力,想做得好看确实比较难,以后我们慢慢努力吧,这也是比较花银子的地方。
分布式数据库的运维与普通数据库不同。分布式数据库的基础设施是一组服务器。在主界面上我们并没有让这些服务器登场,而只显示集群与租户对象。每个租户对象都可以作为一个独立的数据库实例被监控。一般来说与资源、底层OS相关的问题可以通过集群对象来查看,而租户对象更主要的是对租户本身的性能与健康进行监控。

在集群拓扑(可以从集群对象或者租户对象进入)中,我们可以看到OB集群使用的服务器的操作系统情况。

如果发现某个服务器存在问题,可以点击“查看”按钮去查看详细情况。这种设置避免了在大型集群中大量的平时不关注的服务器让数据库监控变得混乱,也可以在需要的时候去分析服务器的情况,从而更好的定位问题。这个功能弥补了OCP对服务器管理比较弱的不足。

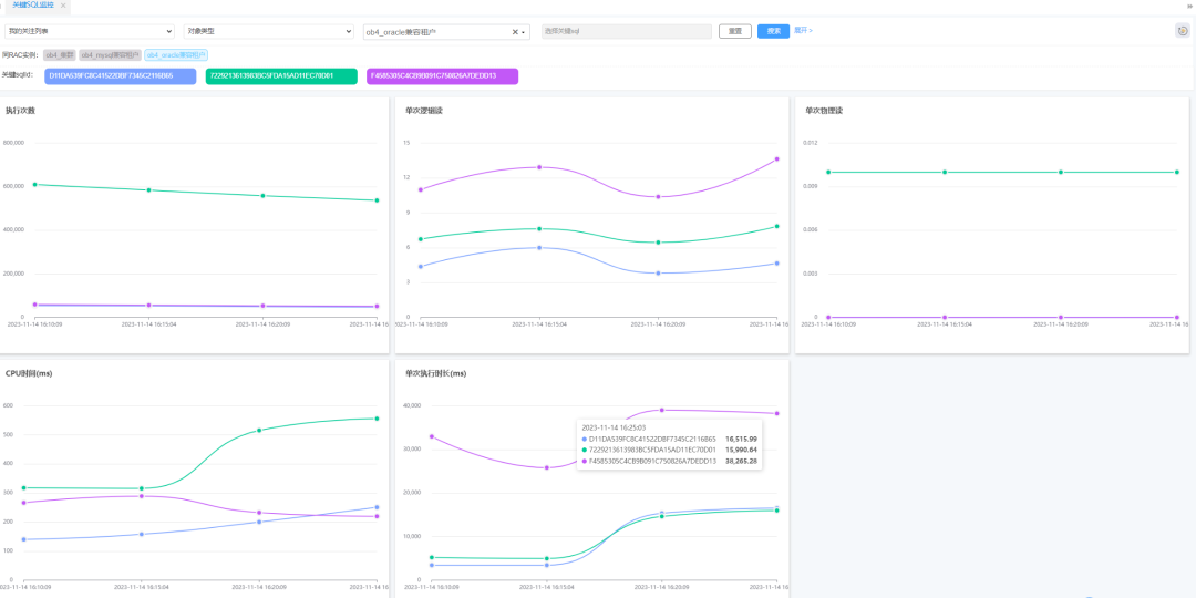
在监控中心中,可以根据自己的喜好或者需要对OB的一些关键指标做实施监控,这种监控是个性化的,每个管理员可以根据自己的管理职能去自定义监控指标。

在监控中心不仅仅能监控指标,还能对业务系统中的关键SQL进行监控,这对于金融、证券等关键业务系统来说十分有用。

不过监控总归是成本较高的事情,对于关键SQL发生异常,D-SMART提供了一个预警功能。我们不需要盯着监控屏幕看这些图表,只需要激活故障模型的运维经验告警后,系统自动会对关键SQL的执行异常进行告警。比如执行次数、平均执行时间、逻辑读等突增会引发告警。

当集群或者租户存在严重告警时,点击诊断按钮可以进入诊断工具界面。对于已经出发的故障模型告警,可以直接使用系统提供的工具去做分析。

虽然D-SMART主要是用于系统监控、分析、诊断、巡检等分析诊断类型的运维工作的。为了便于DBA的工作,还提供了一个简单的SQL执行工具。

使用者可以自定义一些常见的运维脚本,可以直接在工具中调用。也可以临时写一些脚本执行。不过目前因为安全原因,这个工具只允许查询操作,不允许任何修改操作。

秉承知识自动化的理念,D-SMART是可以积累知识的 。我们可以将运维工作中遇到的一些问题抽象成故障模型、知识点工具等,沉淀在系统里,使之成为企业的核心资产。
D-SMART OB专版刚刚诞生,能力还不足,也希望与广大的OB用户共同成长。欢迎大家前来我们的展台体验OB专版。今后我们也会在社区推出免费的OB社区版,敬请关注。




