
About Zmops
江苏纵目信息科技有限公司是一家专注于运维监控软件产品研发与销售的高科技企业,是Zabbix官方认证合作伙伴,Zabbix二次开发持续践行厂商。
核心产品覆盖全链路应用性能监控、IT基础设施监控、物联网数据集控等场景,基于 Skywalking、Zabbix、ThingsBoard等开源体系构建了ArgusAPM、ArgusOMS、ZeusIoT等产品,致力于帮助各行业客户构建集聚可观测性的统一运维平台、物联网大数据平台。

为各行业信息化用户提供可观测性产品、解决方案、架构咨询等技术支持,客户分布于金融、制造、政务、能源、教育、公共服务、互联网等领域,助力江南农村商业银行、苏州大学、中天钢铁、东方日升等客户的可观测性体系构建。

议程抢鲜 Zabbix 2023
本次峰会,纵目信息创始人陈修能讲在本次Zabbix峰会带来“基于Zabbix+SkyWalking构建全域一体化监控”主题分享。


ArgusOMS:IT基础设施监控

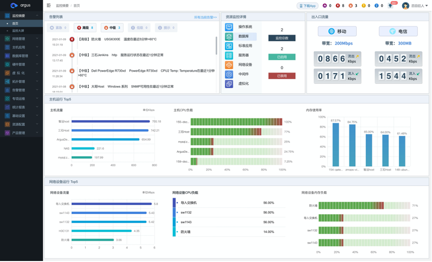
基于Zabbix的模板生态,研发了IT基础设施监控平台Argus OMS。帮助用户实时对各类IT资源(网络设备、服务器、存储、数据库、中间件等)执行性能指标监控,实现事前运维。
主机对象具象化:补充Zabbix host抽象定义,便捷化针对性主机管控 数据指标可视化:资源监控详情基于Zabbix item配置呈现自定义拖拽 网络拓扑自动发现:多协议多号段自动扫描任务实现网络拓扑自动生成 实践中心实时降噪:事件集聚合收敛规则提升最新数据告警管理维度

ArgusAPM:全链路监控

基于SkyWalking的探针生态,研发了全链路应用性能监控平台ArgusAPM。帮助客户一键搭建全链路应用性能监控平台,实时掌握各环境、服务的性能状况,实现以服务为中心的可观测性,让业务运转更稳定、更智能、更高效。
心,富有号召力。
业务定义:重新开发了前端的展现逻辑以及交互体验,实现业务闭环 生态兼容:保留所有Skywalking原生支持的探针和数据上报结构 RUM增强探针:提升前端用户体验探针采集能力 列式存储重构:引入ClickHouse,数据查/存性能提升、资源消耗降低

开放的架构拓展及信创生态

打通IT基础设施和应用的全链路监控,纵目信息旨在构建一体化的业务运维体系。
储备上万型号OID库,兼容丰富的Zabbix模板生态以及SkyWalking探针生态,让监控系统与社区开源生态保持拓展力、具备成长性,同时支持集成Prometheus Agent以实现更高效的数据采集和监控。

Argus监控系统支持主流信创平台的指标数据采集,并不断的新增扩容信创路线。纵目信息具备主流信创CPU、OS互认适配的报告,提供持续的监控系统信创路线研发攻关方案和技术支持。

2023 SkyWalking Summit承办方
2023年11月4日,由 Apache 基金会主办的2023 Apache SkyWalking Summit在上海圆满收官,峰会由江苏纵目信息科技有限公司承办,聚200位DevOps玩家共研可APM可观测性之路,互动反响热烈,技术氛围浓厚。

SkyWalking创始人吴晟携PMC分享项目最新特性,社区讲师带来收钱吧、联想、太平洋保险等用户实战,纵目创始人陈修能分享“基于SkyWalking构建全域一体化观测平台”精彩干货。


全议程 Zabbix 2023






