转化分析是洞察业务流程中各阶段走势状况的常备武器,它帮助我们了解用户或客户完成特定目标(如购买、注册)的过程,我们可以找出哪些环节有效,哪些需要改进,以提高整体效率和成效。可以说,转化分析是提高业务绩效的关键工具。
以常见的 HR 招聘流程为例,招聘团队会根据不同节点(收取简历、开展面试、入职等)的留存情况,借助漏斗图来进行转化分析、观察影响因素以定位瓶颈点,例如“通过内推过来的简历里,有多少人发了 Offer 但最终没有入职”。

企业招聘的漏斗图示例
然而,传统漏斗图的制作过程通常需要依赖专业的数据团队来完成建模、取数和筛选等一系列前置准备,投入成本大,而一旦某个阶段的定义发生变化,整体的时效会更加受到影响。
更准确 :结论背后的数据是否可信,是否在各部门间有共识的基础?这时就需要一个平台作为统一的载体,进而准确的判断就能充分体现出价值,例如:通过内推过来的候选人发了 Offer 但最终没有入职的,主要原因是什么?
更全面 :转化分析因为涉及多个阶段,通常不会孤立地来看,这时就需要关联到业务目标并首先建立一个体系化的视角,在这个前提下去对比当前阶段不同维度或不同阶段间的相互影响,例如:渠道和入职所用天数这两个维度,哪个对入职人数的影响更大?
更快速、更准确、更全面,这就是决策智能的既要又要还要。
对于决策智能场景的承接,我们来一同看看 Kyligence Zen 指标平台给出的整体解决方案!作为一款智能一站式指标平台,Kyligence Zen 以统一可信的指标为基础,为管理者和业务人员提供高效、准确、全面的智能决策支持。
我们仍以企业招聘的漏斗转化分析为例,所有关键节点的业务信息,都会以指标的形式在 Kyligence Zen 里统一管理,指标是对企业核心数据资产的有效提炼,也更加直观更具亲和力:

而接着,我们向关注的指标发起提问就可以了。通过 Kyligence Copilot 配备的专属 AI 数智助理,以自然语言对话即可完成围绕业务指标的分析和洞察,充分凸显“更快速”,整个过程甚至都不用给出漏斗图:


而更加关键的在于,Kyligence Zen 围绕业务指标所维护的指标语义,借助创新的大模型技术,可以有效地将企业的运转信息传递给大模型,成为让大模型懂业务的基础;这其中归因分析就是一个很好的体现,只有让大模型“更准确”地理解企业的业务指标和数据的对应关系以及不同维度的含义等等,才能增强推理的准确度和客观性,并给出支撑决策的合理建议:

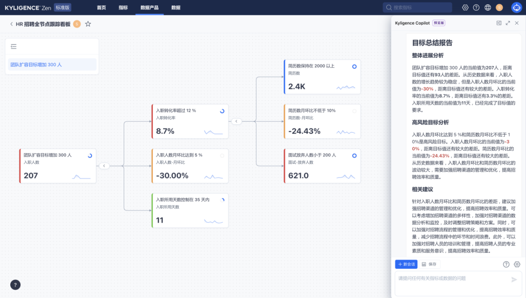
进一步,Kyligence Zen 还提供了一整套成熟的数据产品如目标管理,来达成决策智能“更全面”的要求。在下文的图中可以看到:转化分析不同阶段的指标在目标跟踪看板中以树状结构衔接在一起,平台可以对企业招聘过程的进展和瓶颈进行实时评估,定位其中的高风险目标和节点,并直接给出行动建议(如下图所示)

而当单独聚焦到转化分析的某个阶段时,也可以对比不同维度的影响大小(如下图所示)

不难发现,通过全程都是对话的方式,Kyligence Copilot 可以高效地赋能参与招聘过程的不同角色人员,他们都可以在第一时间得到想要的反馈,也同时助力 HR 管理人员的决策支撑。
当然,Kyligence Zen 不仅可以服务企业招聘的漏斗转化分析场景,也同样可以在各个不同的垂直领域赋能业务人员和管理者。
欢迎大家点击「阅读原文」来注册试用,一同探索适合自己的业务场景,迈向更快速、更准确、更全面的决策智能!
关于 Kyligence

跬智信息(Kyligence)由 Apache Kylin 创始团队于 2016 年创办,是领先的大数据分析和指标平台供应商,提供企业级 OLAP(多维分析)产品 Kyligence Enterprise 和智能一站式指标平台 Kyligence Zen,为用户提供企业级的经营分析能力、决策支持系统及各种基于数据驱动的行业解决方案。
Kyligence 已服务中国、美国、欧洲及亚太的多个银行、证券、保险、制造、零售、医疗等行业客户,包括建设银行、平安银行、浦发银行、北京银行、宁波银行、太平洋保险、中国银联、上汽、长安汽车、星巴克、安踏、李宁、阿斯利康、UBS、MetLife 等全球知名企业,并和微软、亚马逊云科技、华为、安永、德勤等达成全球合作伙伴关系。Kyligence 获得来自红点、宽带资本、顺为资本、斯道资本、Coatue、浦银国际、中金资本、歌斐资产、国方资本等机构多次投资。

👇 点击「阅读原文」申请试用




