异常数据处理规则
DolphinDB 内置的流数据框架能够实现高效的关联计算、实时触发规则和内存管理机制,运行高效、使用便捷。结合流批一体的函数定义,业务或开发人员即可通过简单的引擎参数配置,快速实现复杂的实时计算需求。
为每个货币对的买方报价 (bid) 设定一个阈值,超过阈值的价格被视为异常报价
如果两个市场的买方报价 (bid) 都没超过该货币对的阈值,选取较大的买方报价 (bid) 作为最优价
如果有一个市场的买方报价 (bid) 超过了该货币对的阈值,选取另一个买方报价 (bid) 作为最优价
如果两个市场的买方报价 (bid) 都超过了该货币对的阈值,返回该货币对前一时刻的最优价
业务实现流程

清理环境后,首先创建三个共享的异步持久化流数据表,分别用于接收和发布 HKFEMT 的实时行情数据、CFETS 的实时行情数据、以及最终得到的最优价结果;
当 HKFEMT 和 CFETS 这两个市场的 Tick 数据通过流数据表分别进入等值连接引擎时,等值连接引擎会根据货币对选取同一时刻的不超过阈值的最优价和最优价市场,如果两个市场的价格都是大于阈值的异常值,那么等值连接引擎会把此时刻的最优价和最优价市场设置为空值;
接下来,等值连接引擎的结果输入到响应式状态引擎,响应式状态引擎将对最优价和最优价市场使用向前填充的方法处理空值;
最终,结果会实时输出到存储计算结果的流数据表中;
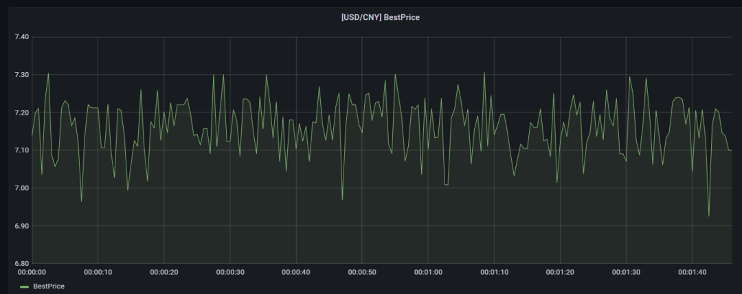
用户可通过 Excel、Python API、Grafana 等订阅结果流数据表,实时获取最优价,用于指导交易、风险控制。以 Grafana 为例,在其面板上编写查询脚本、订阅流数据表,即可实现多价源最优价的可视化👇

性能表现
以上就是基于 DolphinDB 流数据处理框架,对外汇行情多价源最优价进行实时选取的方案全过程,旨在帮助大家提高开发效率、降低开发难度,详细方案&示例代码,请点击阅读原文查看。如果你还想了解 DolphinDB 为其他量化场景量身打造的解决方案,欢迎联系小助手微信(dolphindb1),我们期待听到你的声音~
Explore More



扫描二维码,添加 DolphinDB 小助手





