近日,Zabbix和OceanBase成功完成了兼容认证。Zabbix支持OceanBase作为后台数据库存储配置数据和历史数据,并且性能更优于MySQL数据库。
Zabbix简略系统拓扑图:

Zabbix Server和Zabbix Frontend(前端)都会与数据库发生数据交换。
Zabbix Server:Zabbix主应用程序,负责数据采集、问题诊断和告警发送等。Zabbix Server从数据库获取所有配置数据以及部分历史/趋势数据,将所有采集的历史数据和生成的趋势数据、事件信息和告警信息等写入数据库。
Zabbix Frontend:前端页面,统一查看配置管理页面。所有的历史、趋势、事件和告警等信息从数据库中获取。
Zabbix部署安装(CentOS 8)
一. 安装OceanBase社区版
1. 安装OceanBase
cd opt/wget https://obbusiness-private.oss-cn-shanghai.aliyuncs.com/download-center/opensource/oceanbase-all-in-one/7/x86_64/oceanbase-all-in-one-4.2.1.0-100120231013145059.el7.x86_64.tar.gztar -xf oceanbase-all-in-one-4.2.1.0-100120231013145059.el7.x86_64.tar.gzcd oceanbase-all-in-onebin/install.shsource ~/.oceanbase-all-in-one/bin/env.sh
2. 启动服务
启动服务:
obd demo
如果需要停止服务或删除集群,可使用如下命令
obd cluster stop demoobd cluster destroy demo
二. 编译安装Zabbix Server
1.安装依赖包
dnf install -y gitdnf install -y automake autoconfdnf install -y gcc net-snmp-devel libxml2-devel unixODBC-devel libcurl-devel openssl-devel openldap-devel libevent-devel pcre-devel libssh2-devel OpenIPMI-develdnf install -y java-11-openjdk java-11-openjdk-develdnf localinstall -y mysql-community-{client,common,libs,devel}*
2.安装Zabbix Server
mkdir -p var/www/html && cd var/www/htmlgit clone -b release/6.0 --single-branch --depth=1 https://git.zabbix.com/scm/zbx/zabbix.git 6.0cd var/www/html/6.0./bootstrap.sh./configure --prefix=$(pwd) --enable-server --enable-agent --with-mysql=/usr/bin/mysql_config --enable-java --enable-ipv6 --with-libcurl --with-libxml2 --with-openipmi --with-net-snmp --with-ssh2 --with-unixodbc --with-openssl --with-ldapmake && make installmake dbschema
3. 创建租户并导入数据
obd cluster tenant create demo -n obmysql --max-cpu=4 --memory-size=10G --log-disk-size=4G --max-iops=9223372036854775807 --iops-weight=2 --unit-num=1 --charset=utf8 -s 'ob_tcp_invited_nodes="%"'obclient -P2881 -uroot@obmysql -h127.0.0.1> create user zabbix@'%' identified by 'xxxxxxxxxx';> create database zabbix character set utf8mb4 collate utf8mb4_bin;> grant all on zabbix.* to zabbix@'%';> use zabbix> source var/www/html/6.0/database/mysql/schema.sql;> source var/www/html/6.0/database/mysql/images.sql;> source var/www/html/6.0/database/mysql/data.sql;
4. 启动服务
修改Zabbix Server配置文件(/var/www/html/6.0/etc/zabbix_server.conf),DBHost|DBName|DBUser| DBPassword|DBPort参数修改为OceanBase的连接信息,另外还需要注意其它的内部进程、采集进程和缓存配置参数,最后启动Zabbix Server服务。
/var/www/html/6.0/sbin/zabbix_server
三. 安装前端
安装Nginx和PHP,其中PHP最小版本7.2.5,建议7.4版本及以上。
在浏览器中输入http://xx.xx.xx.xx/ui,然后根据向导填写OceanBase数据库连接信息。
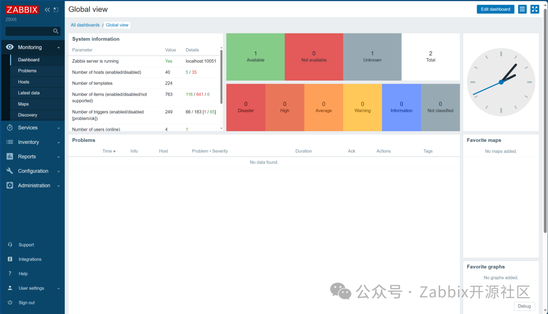
效果展示
登录Zabbix页面后进入首页,页面左侧为导航栏,后侧为主窗口,也称为Dashboard仪表盘。

可通过Zabbix git中自带的PHP测试文件进行测试:

感兴趣的用户欢迎安装尝试。
OceanBase开发者大会将在4月20日本周六上海举行,Zabbix将在展区与你互动!免费报名!


2024 年 4 月 20 日,OceanBase 开发者大会将在上海闵行宝龙艾美酒店与大家见面。
2010 年,OceanBase 写下第一行代码;2022 年,发布 4.0 版本小鱼。我们在过去的 14 年里,坚持用自研持续引领分布式数据库的发展,逐渐成为开发者喜欢的数据库。
2023 年 3 月,OceanBase 在北京召开第一届「OceanBase 开发者大会」,会上,我们发布了面向开发者的里程碑版本——4.1 版本,分享和交流了如何打造一个对开发者友好的分布式数据库的思考。
我们相信,只有不断学习、深入交流、开放合作,才能与大家共同促进自研数据库技术生态的发展与繁荣。
时隔一年,2024 OceanBase 开发者大会来到上海。今天,正式开放报名,我们诚邀你来一起聊聊,共赴一场属于开发者的数据库技术 Party,探索分布式数据库的无限可能。







100 分大佬考生:报名成功后,可凭 💯 考试截图,于大会现场签到台领取实体书(限前 20 名,以系统提交时间顺序为准),我们将于 4月3日 12:00 在留言区置顶公布获奖 ID 名单,敬请关注哦 ≥80 分稳定发挥型选手:可于评论区留言分数,凭留言顺序,前 5 名留言的宝子将每人收获<📢 一份惊喜周边+OBCA/OBCP 3 折考试券一张(任选)>,可私信小助手领取(微信号:obpublic),分数必须 ≥80 ,前 5 名留言的哦 <80 分的潜力股:礼品这把就先不送了哈这回,墙裂推荐报名学习我们今年的重磅「DBA从入门到实践教程」,详情可以点击《【DBA从入门到实践】开课啦!8节课掌握运维管理核心技能》
4 月 20 日 上海见
延伸阅读
加速信创适配进程|Zabbix与OceanBase完成兼容性互认证
OceanBase替换 MySQL,如何打造更稳定的Zabbix监控系统





