
*全文共:2170字 阅读时间:6分钟
点燃数智化变革引擎

政策与技术双轮驱动
在国家智能化矿山建设政策的引领下,亚控科技携手太原鹭海自动化科技有限公司,以KingMine数字矿山开发应用平台为核心,共同推进山西焦煤集团旗下汾西矿业水峪选煤厂(简称“焦煤水峪选煤厂”)智能化体系建设。该平台的引入,标志着选煤厂从传统操作向自动化、智能化的跨越,实现了洗选流程的智能决策与自动化协同运行,为达成2035年洗选智能化决策目标奠定了坚实基础。

技术革新的集大成者
KingMine数字矿山开发应用平台是亚控科技多年研发的结晶,它基于WellinOS云操作系统研发,集成先进的数据采集、处理、分析技术,为选煤厂打造一个全面、高效、智能的业务支撑系统。该平台的实施,不仅提升数据的实时性和准确性,更通过精细化管理,极大提高生产效率和决策的科学性。

多维功能,一站式解决方案
KingMine数字矿山开发应用平台的功能覆盖了智能化选煤厂的各个关键环节:
智能门户与驾驶舱:提供个性化工作台,实现生产过程的实时监测与异常预警。

生产工况中心:整合现有子系统,打破信息孤岛,实现数据的统一管理。

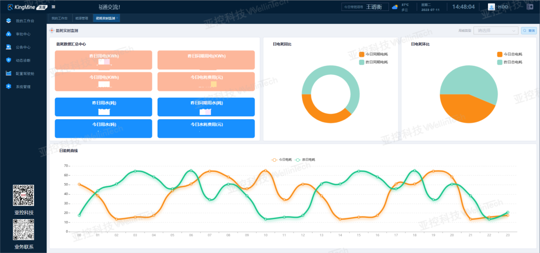
智能管理中心:涵盖生产、化验、机电、能源等多个管理模块,实现全面精细化管理。

成效显著,价值全面凸显


相关阅读:

相关阅读:

相关阅读:

相关阅读:

相关阅读:

扫码关注
留言“售前”咨询
国际领先的智能制造系统平台解决方案供应商
我就知道你“在看”

文章转载自亚控科技,如果涉嫌侵权,请发送邮件至:contact@modb.pro进行举报,并提供相关证据,一经查实,墨天轮将立刻删除相关内容。




