
本文字数:3396;估计阅读时间:9 分钟
审校:庄晓东(魏庄)
自2022年5月Grafana的ClickHouse插件首次发布以来,两种技术都有了长足的发展。在最近的一篇博文中,我们描述了实时OLAP存储的成熟度,与开源标准化如何使SQL应用于可观测性用例成为可能。使用户能够通过ClickHouse探索和可视化可观测性数据。我们深知使用SQL进行可观测性的挑战之一是:学习和使用SQL,因此我们继续投资于ClickHouse插件以协助解决这个问题。
版本4的发布看到了用户交互的新哲学,其中日志和跟踪成为新查询构建器体验中的重要组成部分。我们相信这将最小化SRE编写SQL查询的需求,并简化基于SQL的可观测性,推动这种新兴范式向前迈进。
在本博文中,我们将探讨版本4.0中用户体验的演变以及我们设计决策的思考过程。其中一部分是将Open Telemetry(OTel)置于插件的核心位置,因为我们相信:这将是未来几年基于SQL的可观测性和数据收集的基础。

早期版本的ClickHouse Grafana插件试图提供一个数据不可知的体验,允许用户在任何数据类型上构建可视化。虽然这种功能在版本4中得以保留,但用户会发现体验更加直观,并专注于为可观测性数据集(Grafana的主要用例)提供流畅的体验。
当插件首次安装,并且用户需要配置数据源时,这种变化将显而易见。除了能够配置默认数据库(现在还包括表),用户还可以为其日志和/或跟踪数据指定配置。简单地说,这意味着仅需指定日志和/或跟踪数据的默认数据库和表。但是,您还可以指定您的数据符合OTel规范(以及您使用的特定版本)。如果您对默认的OTel模式进行了更改,或者更喜欢使用自己的格式,则可以覆盖列名称。

这里的日志配置非常简单 - 需要一个时间、日志级别和消息列,以便日志可以在后面的查询中得到良好的呈现,我们稍后会看到。
跟踪配置稍微复杂一些。这里需要的列是为了使后续的查询能够构建完整的跟踪概要。这些查询假定数据的结构与OTel类似,因此严重偏离标准模式的用户需要使用视图才能从此功能中受益。

早期版本的插件旨在帮助用户构建SQL查询,不考虑正在查询的数据类型。这要求用户指定他们是否想要构建选择行、执行聚合或执行时间序列分析的查询。通过“显示为”选项,控制查询构建器选项本身,以帮助用户避免为目标查询类型输入SQL,这个选择在初始版本中被称为“显示为”选项,混淆了使用。后来的迭代通过“格式”选项对此进行了分离。虽然这使用户可以构建查询类型,并根据需要呈现它,例如将时间序列呈现为表格,但这最终仍然令人困惑。用户最终会回到SQL编辑器,可以在那里手动输入查询。

version 3
我们希望在版本4中优先解决这种混乱。此外,想要提供:更注重可观测性的体验,我们引入了专门用于日志和追踪的查询构建器。这些可以通过新的“查询类型”选择器获得,它简单地控制构建器的布局。鉴于用户仍然需要构建通用的时间序列查询和聚合,这包括了表格和时间序列选项。最后,对于那些有高级查询需求的用户,我们保留了通过经典的SQL编辑器编写自己查询的功能。


Grafana提供了查询和呈现追踪的丰富功能。这需要目标存储根据其id重构整个追踪,以及其组成的跨度。在ClickHouse SQL中,这必然会导致复杂的查询,用户历来会通过参数化视图来隐藏这些查询。然而,整体体验仍然不尽如人意,用户需要通过SQL编辑器查询视图。
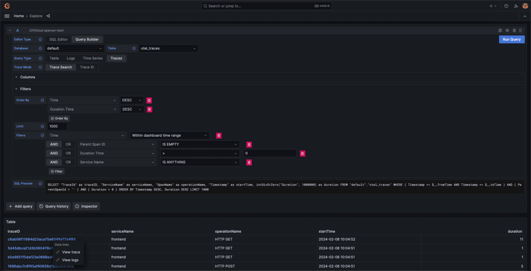
在4.0中,用户可以简单地使用过滤器搜索追踪,例如将结果限制为超过SLA持续时间的追踪。自动生成了用户识别顶级追踪所需的查询,并以表格格式返回结果,如所示。这要求用户指定映射到所需概念的列,例如TraceId。幸运的是,对于使用OTel模式的用户,这些映射会自动填充。

请注意,以上内容包括了进入追踪并检索相关日志的能力。后者是提供统一可观测性体验的基础,用户可以轻松地在不同数据类型之间进行导航。

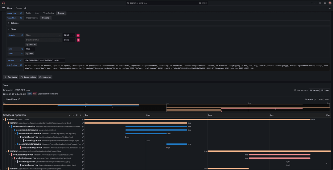
“查看追踪”链接允许检索追踪的跨度,以Grafana所需的格式呈现,以便可以在分割视图的右侧以瀑布图形式呈现。

如果用户希望检查特定追踪及其跨度,则现在也支持按id搜索。同样,无需SQL,只需输入id并搜索。这种特定的应用流程适用于从其他可观测性来源(例如日志)识别感兴趣的追踪的用户。

这种无需编写查询即可搜索和呈现追踪的简单方式,使非SQL从业者有可能享受ClickHouse的高压缩率和闪电般的检索速度。

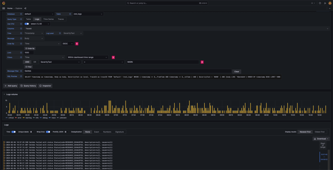
日志查询构建器主要设计用于与Grafana的探索视图一起使用,用户可以列出日志事件并进行钻取。假设您正在使用OTel,现在查询日志数据不应需要更多操作,只需为您的查询类型选择日志,调整时间段,然后点击运行查询即可。

正如您所见,我们现在还获得了显示日志级别随时间变化的直方图。由于我们现在在模式中具有有关级别和时间字段的所需信息,因此我们可以自动发出所需的GROUP BY查询,以支持此可视化。
用户可以选择对这些结果应用过滤器,修改排序顺序或限制结果数量,而无需编写SQL。对于那些希望深入了解的用户,SQL查询将通过经典编辑器呈现供编辑。

与追踪类似,在调试问题时,日志并不是孤立消费的,用户还对生成日志行的请求相关的追踪感兴趣。现在,任何从日志中提取的追踪都作为可点击的链接显示出来。这将导致与先前搜索追踪并单击追踪id时演示的相同分割视图。

或者,用户可以通过“查看追踪日志”按钮仅过滤到与特定追踪相关的其他日志行。


尽管以上明显简化了日志和追踪的查询,用户仍需要能够查询时间序列数据并构建仪表板!正如前面提到的,这是通过选择查询类型为TimeSeries或Table来支持的,这将呈现适当的构建器。
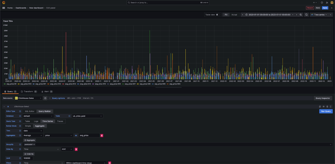
TimeSeries构建器提供了一个简单的构建器,用于随时间聚合数据。用户可以选择“简单”模式,该模式执行按时间顺序检索行以进行呈现的简单操作,或执行随时间的聚合,允许使用ClickHouse的任何分析函数计算指标。在两种情况下,都必须指定一个时间字段,默认为检测到的第一个时间字段。在任一模式下都可以指定一个系列列,这将自动呈现为多行。下面我们展示了2020年至2023年伦敦北部的英国房价平均值。

Table构建器可以被视为第一个“紧急逃生通道”,如果您不查询时间序列、日志或追踪的话。通常这意味着您希望绘制柱状图、表格或单个指标。下面我们再次使用房价数据,将英国前10个邮政编码作为条形图显示。

记住,如果以上任何方式都不起作用,您始终可以使用经典的SQL!最后,所有这些新功能都可以作为Grafana仪表板中的面板组装起来。


注意到上述内容忽略了用例的一个重要组成部分:指标。如我们的博客文章所述,指标是基于SQL的可观测性的三个支柱中最不成熟的一个。主要是因为ClickHouse缺乏Prometheus摄入接口和使用PromQL进行查询的手段,比如rate...。目前:),对于此支柱的任何构建器都感觉像是:提供了一个次优的解决方案来正确解决问题。敬请关注更新!
在接下来的几个月里,我们看到了提升插件的许多其他机会。实时日志跟踪是一个,我们知道许多用户需要实时诊断问题的功能。此外,我们对将AI服务整合到插件中的潜力感到兴奋。借鉴我们在Cloud控制台中使用AI驱动的SQL查询辅助所取得的成功,我们现在正在探索将相同功能整合到插件中的可能性,目的是允许用户使用自然语言查询其日志和追踪。
我们应该强调:当前插件处于Beta版。这主要是为了收集反馈,考虑到这个变化的重要性。作为我们的用户和社区,您的声音很重要,我们希望听到这些变化是否合理,以及您还希望看到什么其他内容。

在本文中,我们探讨了新版ClickHouse Grafana插件如何将可观测性置于其新的设计理念的核心位置,并如何大大简化了日志和追踪的查询,同时保留了查询其他数据类型,如时间序列的灵活性。
征稿启示
面向社区长期正文,文章内容包括但不限于关于 ClickHouse 的技术研究、项目实践和创新做法等。建议行文风格干货输出&图文并茂。质量合格的文章将会发布在本公众号,优秀者也有机会推荐到 ClickHouse 官网。请将文章稿件的 WORD 版本发邮件至:Tracy.Wang@clickhouse.com






