Hi~新朋友,记得点蓝字关注我们哟

近日,MO与数十位客户一同举办了第二次主题为《MO Cloud 如何帮助客户降本增效》的线上研讨会,我们邀请了数十位来自工业、建筑、科技、互联网等行业的伙伴,热烈探讨了云数据库的发展历程、MatrixOne Cloud 的用户收益与应用场景、以及 MO Cloud 在哪些方面帮助用户降本增效。
本篇文章将会对研讨会的核心要点进行总结。


Key Takeaways
公有云数据库3.0时代来临
带来企业应用基础架构

公有云数据库 3.0:Serverless 数据库
近年来全球云数据库迅猛增长,收入占 DBMS 总收入的一半以上。相比本地数据库,公有云数据库在资源伸缩、机器成本、可用性、运维和开发效率等方面更具优势。
公有云数据库发展至今经历了云托管、云原生和 Serverless 三个时代。
云托管数据库以租用服务的方式向用户提供数据库服务,简化了部署和运维数据库的难度,但难以应对突发的扩容需求;
云原生数据库采用了存算分离的架构,实现了不错的线性扩展能力,但需要人工监测资源利用率并触发扩缩容,成本较高,实际操作中也很难做到实时响应;
Serverless 数据库将部署、扩缩容资源等运维操作做到了自动化,提供了兼具极致性能和成本的解决方案,用户不需要再为资源考虑,而仅需为实际执行的业务付费即可。

MatrixOne Cloud 的 Serverless 特性
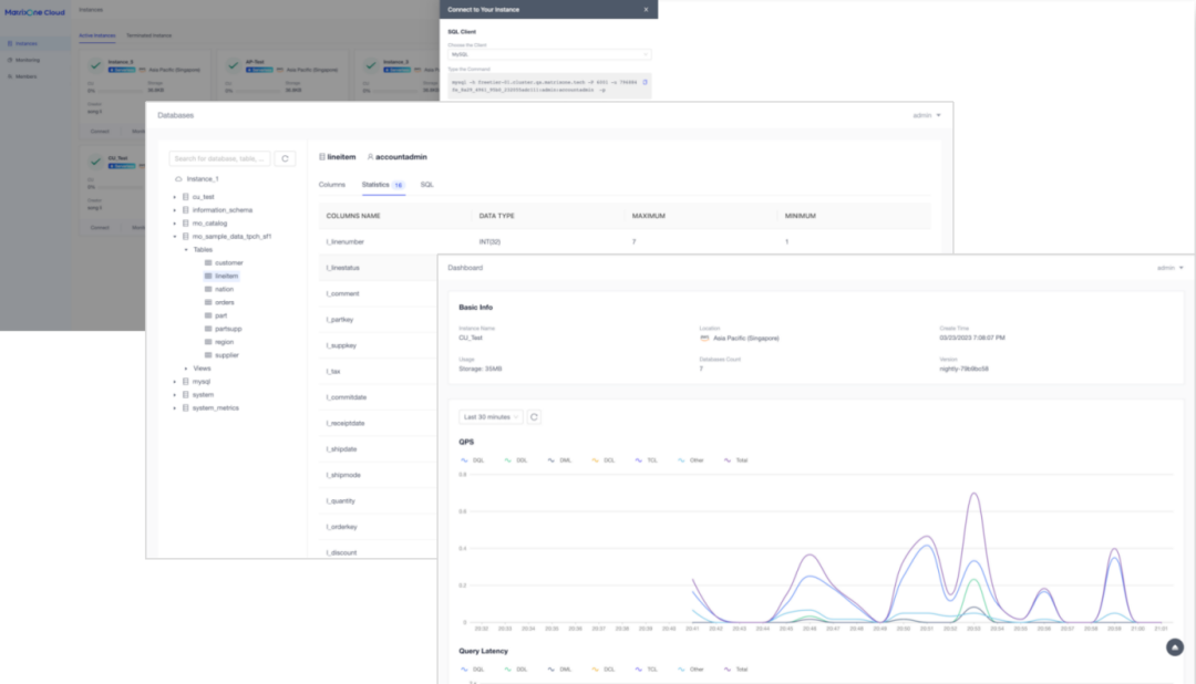
MatrixOne Cloud (MO Cloud) 支持创建 Serverless 数据库实例,并可以做到完全对用户屏蔽机器资源。实际操作中,用户仅需为实际执行的 SQL 以及数据存储的大小付费。
MO Cloud 的内核引擎是一个具有 HTAP 能力的云原生分布式框架引擎。存算分离的架构和无状态的计算节点令计算资源具有灵活且迅速的扩缩容能力,为按实付费提供基础能力;同时冷热存储的设计使得底层存储可以使用价格低廉的对象存储,进一步节省用户的数据存储费用。

Serverless 的设计模式使得 MO Cloud 实例功能具有简单、易用、高效等特点:
零门槛部署

用户创建实例时,不需要关注资源,简单配置后即可秒级完成部署。

全托管服务 :

实例支持各种一键运维操作,同时具有较为完善的业务监控,以及可视化的数据对象管理能力,用户可以在网页端高效地运维实例。

Serverless 化 SQL 体验

以 CU(Compute Unit)为计量单位,按 SQL 实际消耗的 CU 数计费,用户仅需关注 SQL 本身;实例可以感知业务变化快速扩缩容资源,在高并发场景下也可以享受到极致性能,并且实例间资源相互隔离,SQL 性能互不影响。

极速在线分析能力

友好的在线 SQL 编辑器和互动 Tutorial,同时提供详尽的 SQL 分析能力,让用户快速上手数据库开发。

多云部署支持

MO Cloud 的实例支持跨公有云 DaaS 服务,满足多应用的不同地域访问需要,异构云原生技术架构,支持公有云和 On-Premise 混合部署,提供统一的部署和管控方案。

MatrixOne Cloud
帮助用户降本增效

体验更加流畅
以 TPC-H 应用场景为例,我们现场对比了某公有云的云托管数据库、云原生数据库和 MO Cloud Serverless 实例的操作体验,发现 MO Cloud 在实例的创建和资源变配等方面更加简单和迅速,计费方式更简单。
<< 左右滑动查看全图 >>
成本更具优势
机器成本优势

MO Cloud Serverless 实例具有自动扩缩容、按实际用量收费的优势,因此在价格上更具优势。以 500GB 数据存储、8 核 32GB 内存计算资源需求的应用场景为例,我们演算了不同类型的公有云数据库的机器成本(如图示),MO Cloud Serverless 实例费用要比其他种类的公有云数据库便宜 30%-50% 之间。
同时,作为一款 HTAP 数据库,如果用户的数据业务兼有在线事务处理和分析需求,MO Cloud Serverless 实例可以直接满足。而其他几款公有云数据库则需要另外购买数据库资源以及 ETL 处理资源。
<< 左右滑动查看全图 >>
人力成本优势

MO Cloud Serverless 实例在人力投入成本上也更加便宜。以需要一定报表能力的小型管理系统为例,我们演算了传统云数据库和 MO Cloud 的综合人力投入对比。
在开发阶段,支持了 HTAP 能力的 MO Cloud 不需要多数据库选型和 ETL 适配;
在运维阶段,MO Cloud 的自动弹性伸缩能力消除了用户的监控和扩缩容操作,既能实时享受极致的性能,又不需要用户自己干预资源变更。
如图示,MO Cloud Serverless 实例整体人力成本降低一倍,业务敏捷度也得到了很大提升。
<< 左右滑动查看全图 >>
圆桌讨论

对比私有化部署,MO Cloud 具有成本优势吗?随着业务和数据规模的不断增长,成本优势是否依然存在?
从机器成本上看,私有化部署需要一次性购买机器资源,而 MO Cloud Serverless 实例具有自动扩缩容、按实际用量收费的优势,因此在价格上更具优势。
从人工成本上看,私有化部署需要选型数据库、规划机器资源,还要部署一套运维和监控体系。当业务规模增加时,需要规划采购新机器并手动扩容集群,而 MO Cloud 实例在这些方面基本不用人工干预。
我们是做 AI 业务的,MO Cloud 与当前正火的 AI 技术有什么好的应用关联吗?
目前数据库与 AI 行业有着紧密的功能联动,比如向量数据库可以支持 AI 向量的存储和计算;再比如利用 NL2SQL 模型,提供一种用户输入自然语言,结合用户数据特征,生成可执行的 SQL 语句或报表的功能。MO Cloud 作为一款超融合数据库,也在积极规划这些功能,相信在不久的将来就会上线。
有没有一种比较便宜的计算资源提供给我们,可以用于一些特殊的业务上,这些业务可以接受性能差。
首先,MO Cloud 是按 SQL 计费的,所以无论是使用少量的计算资源执行更多的时间,亦或是使用大量的计算资源执行更少的时间,SQL 所消耗的 CU 数是差不多的,所以 MO Cloud 是一种极致的 SQL 成本解决方案。
其次,MO Cloud 的 CU 单价与公有云所以提供的机器价格密切相关。在公有云上有一种超卖的计算资源,AWS 称作 Spot 实例,国内的阿里云称作抢占式实例,这些实例的价格要远低于相同机型按量付费的实例价格,但服务性能和稳定性相对较差,我们正在调研将这样的公有云机器应用到 MO Cloud 无状态的计算节点上,如果可行,将进一步降低 CU 价格。
既然 Serverless 实例按 SQL 付费,能否提供查看和分析高消费 SQL 的能力?
您说的这个功能当前是有的一部分的,在查询历史功能中可以查看到每条 SQL 所消耗的 CU 量,您可以通过筛选和排序来找到这些 SQL,同时针对这些高开销 SQL,可以进入 SQL 详情通过可视化的执行计划进一步分析和优化 SQL。
后续我们还会专门提供 Top SQL 功能,可以将这些大 SQL 以更加方便的形式展示。
如果您在业务场景和生产中也面临各式各样的数据库问题,欢迎加入MatrixOne Beta Program,与来自工业、建筑、科技、互联网等数十个行业的专家进行探讨。

MatrixOne Beta Program ——用户体验计划是矩阵起源全新推出的,与客户、用户一起持续提升 MatrixOne 产品和性能体验优化的计划。加入该计划,您可获得 MatrixOne 新功能内测权益、产品设计参与权益、新功能本地环境优先测试权益、开发过程的直接发言权益、以及专家端到端专业支持权益。


欢迎小伙伴们来跟我们交流经验!
扫码加入MatrixOne技术交流群
(如二维码过期,请添加小助手微信: MatrixOrigin001)
关键词:MatrixOrigin

知乎 | CSDN | 墨天轮 | OSCHINA | InfoQ | SF | Bilibili












