一、需求背景
在JMeter中,由于自带的图形化展示工具比较单调,需要结合Grnafa进行数据呈现。
Jmeter版本号:5.1.1 windowns
下载地址:https://archive.apache.org/dist/jmeter/binaries/
influxDB:Windowns下安装
Granafa已安装。
二、配置 influxDB
1、解决influxDB报错
报错内容如下:
ERRO[0003] Couldn't write stats error="{\"error\":\"Request Entity Too Large\"}\n" output=InfluxDBv1
该报错表示请求的数据量过大,超过了InfluxDB允许的最大值。可尝试减小数据量或者调整InfluxDB的配置以支持更大的数据量。
编辑配置文件: vim influxdb.conf
max-body-size = 0
2、重启服务后生效
influxd.exe --config influxdb.conf

3、创建jmeter的库

三、配置 JMeter
JMeter(全称Apache JMeter)是一个免费且功能强大的性能测试工具,它基于Java语言编写,因此具有很好的跨平台性。它主要用于对各种类型的应用程序、网络服务器、数据库等进行性能测试,帮助开发者和测试人员模拟出高并发的用户请求,以评估系统在不同负载情况下的表现。JMeter支持多种协议和技术的测试,包括HTTP、JDBC、LDAP、SOAP、JMS和FTP等,使得其不仅可以用于Web应用的测试,还可以用于数据库和其他静态或动态资源的性能评估。
JMeter的主要用途包括但不限于以下几点:
性能测试:通过模拟多用户并发访问,来检测应用程序在高负载下的性能表现。
稳定性和可靠性测试:持续运行长时间的稳定性测试,以及在各种异常条件下验证系统的可靠性。
功能/回归测试:利用JMeter的断言功能,可以对应用程序进行功能性验证,确保返回结果符合预期。
多协议支持:除了支持HTTP和Web应用测试外,JMeter还支持包括数据库在内的多种其他协议和技术的性能测试。
分布式测试:JMeter可以实现分布式负载测试,通过多台机器模拟更大规模的用户请求,以更真实地反映系统在生产环境下的表现。
灵活性与扩展性:JMeter提供了丰富的配置选项和插件体系,用户可以根据需要定制测试计划并扩展其功能。
以5.1.1 windowns版本为例:
1、配置后端监听器

2、添加线程组

3、添加取样器>http请求

备注:
GET请求可直接把对应参数拼在路径中;
POST请求通常情况都放在消息体中传递,将参数写入“消息体数据”即可;
设置响应超时时间:在高级选项中进行配置。
4、启动执行、可以观察到已有数据

四、配置 Grnafa
1、添加数据源


2、添加导入图表模板


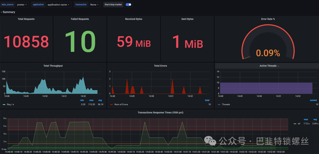
五、效果验证
运行jmeter,查看grnafa图形化面板:






