在从零开始:使用Prometheus与Grafana搭建监控系统中,主要讲解了如何使用Prometheus监控系统资源,但是这远远不够,因为最重要的业务系统相关指标还未监控
在这篇分享如何在业务系统中使用Prometheus来监控业务系统指标,业务系统使用Spring Boot构建
我们要做什么?
在本示例中我们会使用Prometheus监控Spring Boot的各种指标,比如
• http平均耗时
• 当前 tomcat 连接数
• tomcat 最大连接数
• jvm相关指标
• http 请求数
• 系统运行时间
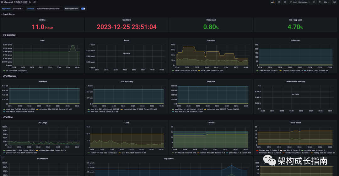
并在Grafana 进行展现,效果如下

关键技术介绍
我们会在spring boot 工程中引入micrometer-registry-prometheus
、spring-boot-starter-actuator
来实现指标的暴露,下面对这两个组件进行一个介绍
micrometer-registry-prometheus
Micrometer它是Java生态中一个组件,可以把它理解为metric界的SLF4J。
Micrometer 为 Java 平台上的性能数据收集提供了一个通用的 API,它提供了多种度量指标类型(Timers、Guauges、Counters等),同时支持接入不同的监控系统,例如 Influxdb、Graphite、Prometheus 等。这里我们使用micrometer-registry-prometheus
针对prometheus的实现。
spring-boot-starter-actuator
Spring Boot Actuator是Spring Boot提供用于对应用系统进行自省和监控的功能模块,基于此开发人员可以方便地对应用系统某些监控指标进行查看、统计、审计、指标收集等。Actuator提供了基于Http端点或JMX来管理和监视应用程序。
系统配置
Spring Boot 项目结构(配置文件写一个就行,我只是为了加一个项目名称)


1. 添加 maven 依赖
<dependency>
<groupId>org.springframework.boot</groupId>
<artifactId>spring-boot-starter-actuator</artifactId>
</dependency>
<dependency>
<groupId>io.micrometer</groupId>
<artifactId>micrometer-registry-prometheus</artifactId>
</dependency>
1. 在application.properties,开启监控的端点,这里我们的系统名称为
backend
#监控的端点
management.endpoints.web.exposure.include=*
#应用程序名称,在prometheus 上会显示
management.metrics.tags.application=${spring.application.name}
#tomcat 指标需要开启
server.tomcat.mbeanregistry.enabled=true
spring :
application :
name : sa-token-demo
1. 启动服务查看,访问
actuator/prometheus
接口,是否能获取相关指标
Prometheus 配置
1. 在
prometheus.yml
文件中进行配置业务系统采集点,5s 拉取一次指标,由于springboot 部署在docker 中,所以访问主机IP 用host.docker.internal,如果不是docker部署的就写服务器IP:端口
#业务系统监控
- job_name: 'SpringBoot'
# Override the global default and
scrape_interval: 5s
metrics_path: '/actuator/prometheus'
static_configs:
- targets: ['host.docker.internal:8080']

Grafana 配置
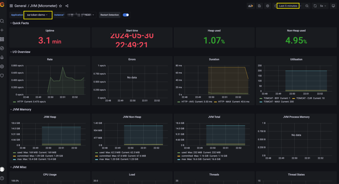
访问https://grafana.com/grafana/dashboards/4701-jvm-micrometer/,并下载

并在Grafana 导入,关联Prometheus数据源

这会儿还看不到数据,因为Prometheus没启动,配置未生效
验证
Prometheus验证
docker restart prometheus
重启Prometheus,并访问9090
端口,查看是否能查询到业务系统指标,比如jvm_memory_used_bytes

Grafana 验证
访问我们导入的大屏,可以看到已收集到相关数据,包括系统启动时间、运行时间、tomcat 连接池信息、JVM相关信息等

总结
以上我们介绍了如何使用Prometheus来监控Spring Boot工程相关指标并使用Grafana 进行展现,下一篇我们会将如何在Spring Boot自定义业务指标,并对关键指标进行监控和告警。欢迎关注此公众号,谢谢
---THE END---





