前言
数据库连接被瞬间占用,出现性能瓶颈
系统资源被大量占用,出现锁等待或性能下降 事务日志大量增长
上述这些状况的出现可能是未提交事务引发的。该类事务开启后,长时间未向数据库发出SQL执行请求或事务处理(COMMIT/ROLLBACK)请求,会对数据库的稳定性和性能产生重大影响。本文我们将详细分析未提交事务的原因,并提供有效的排查和解决方案。
一个接口未做超时处理,引发数据库hang了
近期,一位开发小伙伴给我们反馈说,他在进行事务处理时,尝试调用了一个第三方接口,且未对这一调用过程增加超时限制。在某天第三方服务突然发生异常,导致接口响应变慢,当前事务迟迟未提交,直接导致产生了大量未提交事务,数据库直接hang住了!

上面简化后的代码,我们能看到通过注解@Transactional开启事务,执行update完成后,开始调用第三方接口,这个时候相当于卡住了,后面的代码迟迟得不到执行。而业务针对该接口会频繁操作,相当于数据库会有大量未提交事务,导致大量资源占用、长时间锁占用产生大量锁等待、连接数暴涨、系统性能急剧下降等问题。
对于运维DBA来说,从数据库层面只能看到很多处于Sleep状态的连接且看不到具体SQL,问题排查起来比较困难。
最终DBA通过终极大招重启数据库解决了该问题。
哪些场景会触发未提交事务?
1.存在复杂查询或计算:有些事务可能需要执行复杂的查询、计算或批量操作。这些操作通常需要较长时间才能完成,在整个过程中,事务保持未提交状态,直到所有操作完成并且事务提交。
2.存在长时间运行的批处理任务:在一些批处理任务中,可能会有大量数据需要处理。为了确保数据处理的原子性和一致性,这些操作通常会在一个事务中进行。在整个批处理任务完成之前,事务会保持未提交状态。
3.事务锁等待:如果事务在执行过程中需要等待其他事务释放锁,它会保持未提交状态,直到锁被释放并且操作可以继续。
4.事务中需访问第三方服务:事务开启后,与第三方交互,严重依赖第三方业务执行的速度,大大增加事务时长 。
如何快速排查未提交事务?
当运维DBA遇到此类问题时,会通过SHOW PROCESSLIST或者INNODB_TRX来进行未提交事务分析。下面我们手动模拟创造了一个未提交事务:


从上面的图中,通过SHOW PROCESSLIST可查看会话状态,但是看不到会话90323的具体SQL,只能看到一条处于Sleep状态的连接会话,没有详细SQL很难定位是哪个业务逻辑异常导致的。
利用DBdoctor进行未提交事务的快速诊断
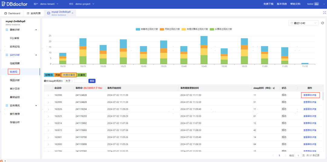
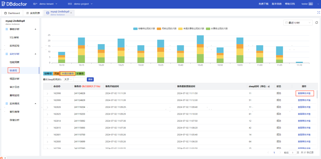
使用DBdoctor纳管实例后,会对该实例实时主动诊断(包含未提交事务),我们可以在实例诊断->锁透视->未提交事务tab页中进行列表查看,点击指定未提交事务『查看事务详情』,即可通过泳道图的形式慢动作回放事务SQL的完整执行过程。

未提交事务列表支持锁下砖,点击上图中会话ID小箭头可以展示该未提交事务引发哪些SQL发生了锁等待,如果存在锁等待SQL,那说明业务开发同学要对该未提交事务做紧急优化了,对于DBA同学只需要将该未提交事务的会话ID进行kill即可完成紧急救火。
总结
偶尔的一条未提交事务在线上可能不会造成业务异常,但如果哪天需要对涉及该事物的表做DDL变更,那么可能引发故障(未提交事务占用了元数据锁,会导致涉及该表的所有SQL被阻塞)。利用DBdoctor锁透视功能,可帮助开发及运维DBA快速识别数据库是否存在未提交事务,DBA可以紧急救火,业务开发同学可基于泳道图快速异常代码定位并优化,彻底解决该问题,赶快下载试用吧!




