
IoTDB 部署于诺瓦星云的云上 K8S 应用环境,实现储能业务电池时序数据实时监控与高效处理。
本文源于:西安诺瓦星云科技股份有限公司
1. 选型背景
西安诺瓦星云科技股份有限公司(以下简称“诺瓦星云”)致力于储能业务的开发,包括对庞大而复杂的储能装置进行设计、制造和管理。
在生产安全的重任下,我们需要实时监测电池的每一次充放电过程、电流、电压等值,以保障电池安全,而每一个变化的数据就是一个带有时间戳的时序数据。
大型储能装置十分复杂,伴随着业务的扩展,我们的设备和测点数量不断激增,数据采集的频率也在不断提高。
面对海量的时序数据,传统的处理方案显得力不从心,成本高昂且效率低下。因此,诺瓦星云需要一款高性能的时序数据库,实现数据的高效处理和实时分析。
经过深入的调研之后,我们在 InfluxDB 和 IoTDB 之间选择了 IoTDB 作为储能业务线的时序数据库。
IoTDB 1.0 版本后支持了分布式部署,其数据分区存储的高可扩展性,以及多副本存储实现了无单点故障的高可用性,都深深吸引了我们。
而且,IoTDB 搭配了多种一致性协议,能够适配不同的场景,这种易于横向扩展的系统架构,完美匹配了诺瓦星云业务的发展趋势。
2. 部署架构
考虑到将 IoTDB 部署在物理服务器上,通过公网进行业务应用交互可能会带来数据延迟和运维成本问题,并且需要从头规划计算、存储以及监控系统,整个过程耗时漫长,不利于项目推进。
最终,我们决定直接在业务应用的 K8S 环境上部署 IoTDB,实现云上集成应用。这样不仅可以提高运维的一致性,也充分利用了云环境的弹性。
部署 IoTDB 后的业务架构是这样的:在储能设备端,电池簇持续实时上报增量时序数据,并每隔 5 秒上报一次超过 10 万指标的全量时序数据。
这些数据通过站端转发服务器,使用 MQTT 协议传输至云端,经过 EMQX 的数据转换后,存储至阿里云环境中部署的 IoTDB 数据库,并进一步进行数据的查询、计算与分析。

目前,我们采用了 3C3D 的高性能分布式架构。IoTDB 新颖的分布式架构和高可用模式,为我们提供了强有力的数据存储保障。
对于整体存储空间,IoTDB 支持使用公有云的 SSD 云盘随时扩容,DataNode 节点容量也可以通过 scale StatefulSet 工作负载进行扩容,为我们的业务架构提供了非常高的灵活性。
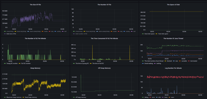
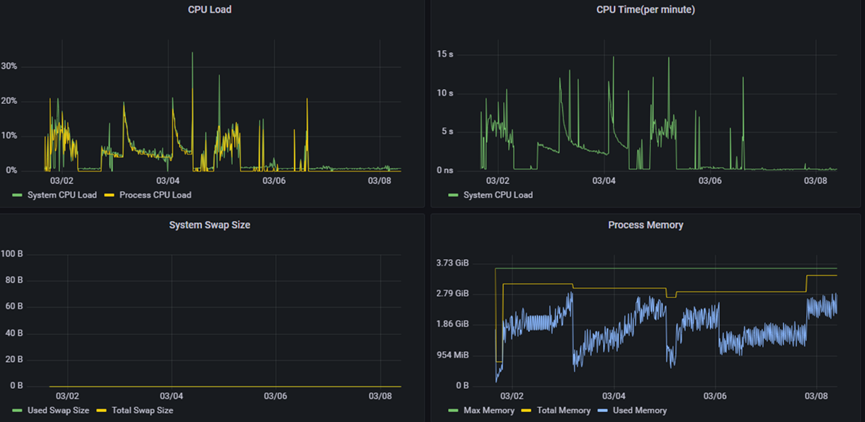
为满足实时监控处理需求,我们利用了 IoTDB 内置的 Prometheus Exporter,快速接入监控,实时了解集群状态,为性能优化指明方向。
在数据备份方面,我们采用了 Velero 对 IoTDB 相关负载进行备份,数据可以直接备份到 OSS 上,也可以通过 crontab 定时备份,并使用 velero hook annotation 在备份前进行强制 flush 刷盘,以保障备份过程中的数据完整性。

值得一提的是,在部署落地的过程中,IoTDB 的用户文档描述清晰,运维简便,上手成本低,大大方便了我们运维人员的部署工作。
并且,我们深深感受到 IoTDB 背后有一群热爱研发的程序员,他们的运维支持稳定可靠、响应积极快速,我们生产中遇到的问题能够在很短时间内获得很多实质性的帮助,因此我们对于 IoTDB 产品和团队是非常信任的。
我们的 IoTDB 集群配置如下:
root@iotdb-datanode-0:/iotdb/sbin # start-cli.sh -h iotdb-datanode---------------------Starting IoTDB Cli---------------------_____ _________ ______ ______|_ _| | _ _ ||_ _ `.|_ _ \| | .--.|_/ | | \_| | | `. \ | |_) || | .'`\ \ | | | | | | | __'._| |_| \__. | _| |_ _| |_.' _| |__) ||_____|'.__.' |_____| |______.'|_______/ version 1.1.2 (Build: 54819a1-dev)Successfully login at iotdb-datanode:6667IoTDB> show variables;+----------------------------------+-----------------------------------------------------------------+| Variable| Value|+----------------------------------+-----------------------------------------------------------------+| ClusterName| defaultCluster|| DataReplicationFactor| 2|| SchemaReplicationFactor| 3|| DataRegionConsensusProtocolClass| org.apache.iotdb.consensus.iot.IoTConsensus||SchemaRegionConsensusProtocolClass| org.apache.iotdb.consensus.ratis.RatisConsensus|| ConfigNodeConsensusProtocolClass| org.apache.iotdb.consensus.ratis.RatisConsensus|| TimePartitionInterval| 604800000|| DefaultTTL(ms)| 9223372036854775807|| ReadConsistencyLevel| strong|| SchemaRegionPerDataNode| 3.0|| DataRegionPerDataNode| 5.0|| SeriesSlotNum| 1000|| SeriesSlotExecutorClass|org.apache.iotdb.commons.partition.executor.hash.BKDRHashExecutor|| DiskSpaceWarningThreshold| 0.05|| TimestampPrecision| ms|+----------------------------------+-----------------------------------------------------------------+Total line number = 15IoTDB> show cluster;+------+----------+-------+---------------------------------------------------------------+------------+|NodeID| NodeType| Status| InternalAddress|InternalPort|+------+----------+-------+---------------------------------------------------------------+------------+| 0|ConfigNode|Running|iotdb-confignode-0.iotdb-confignode.iotdb-cls.svc.cluster.local| 10710|| 1| DataNode|Running| iotdb-datanode-0.iotdb-datanode.iotdb-cls.svc.cluster.local| 10730|| 2| DataNode|Running| iotdb-datanode-1.iotdb-datanode.iotdb-cls.svc.cluster.local| 10730|| 3| DataNode|Running| iotdb-datanode-2.iotdb-datanode.iotdb-cls.svc.cluster.local| 10730|+------+----------+-------+---------------------------------------------------------------+------------+
使用的 IoTDB 数据备份脚本如下:
velero create backup iotdb-backup1106 --include-namespaces iot-dbtest --default-volumes-to-restic --snapshot-volumes
3.应用效果
以下举例两个 IoTDB 在诺瓦星云储能业务中的实际应用场景:

业务场景一
在规模 40MW 的储能业务中,IoTDB 共监测 150 个设备,10000 测点,1 秒采集一次上报的时序数据。其集群写入性能稳定实现千万级吞吐,并发 10 个聚合查询场景,平均耗时都在 1 秒之内,各项监控指标表现优异,完全满足我们的业务需求。
在该场景,我们使用 IoT-Benchmark 进行压测的结果如下:
集群设置:
+------+----------+-------+-----------------------------------------+------------+|NodeID| NodeType| Status| InternalAddress|InternalPort|+------+----------+-------+-----------------------------------------+------------+| 0|ConfigNode|Running|iotdb-0.iotdb.iotdb-cls.svc.cluster.local| 10710|| 3|ConfigNode|Running|iotdb-1.iotdb.iotdb-cls.svc.cluster.local| 10710|| 5|ConfigNode|Running|iotdb-2.iotdb.iotdb-cls.svc.cluster.local| 10710|| 1| DataNode|Running|iotdb-0.iotdb.iotdb-cls.svc.cluster.local| 10730|| 2| DataNode|Running|iotdb-1.iotdb.iotdb-cls.svc.cluster.local| 10730|| 4| DataNode|Running|iotdb-2.iotdb.iotdb-cls.svc.cluster.local| 10730|+------+----------+-------+-----------------------------------------+------------+
性能表现:




业务场景二
在某大型储能业务中,IoTDB 共监测 150 个设备,1 分钟采集一次,连续上报 3 个月的时序数据,覆盖测点数近 150 亿个。IoTDB 的千万级写入性能完全满足场景需要。在核心聚合查询场景中,SQL 结果均在 1 秒内返回,而对于如此数量的模型数据,关系型数据库是不可能完成查询的。
聚合查询场景举例如下:
# 5 月 28 号的平均A相电流, 左闭右开区间包含 5 月 28 号零点的数据,不包含 5 月 29 号零点的数据。IoTDB> select AVG(aa160) from root.test.snSN_1716889138492.PCS group by ([2024-5-28T00:00:00,2024-5-29T00:00:00),1d);+------------------------+-------------------------------------------+| Time|AVG(root.test.snSN_1716889138492.PCS.aa160)|+------------------------+-------------------------------------------+|2024-05-28T00:00:00.000Z| 20.0|+------------------------+-------------------------------------------+# 5 月 28 号到 5 月 31 号间每天前三小时内UV相电压总计量和最大值select count(aa161),max_value(aa161) from root.test.snSN_1716889138492.PCS group by group by ([2024-5-28T00:00:00,2024-5-31T00:00:00),3h,1d)IoTDB> select count(aa161),max_value(aa161) from root.test.snSN_1716889138492.PCS group by ([2024-5-28T00:00:00,2024-5-30T00:00:00),3h,1d)+------------------------+---------------------------------------------+-------------------------------------------------+| Time|count(root.test.snSN_1716889138492.PCS.aa161)|max_value(root.test.snSN_1716889138492.PCS.aa161)|+------------------------+---------------------------------------------+-------------------------------------------------+|2024-05-28T00:00:00.000Z| 2186| 7854||2024-05-29T00:00:00.000Z| 3120| 8566|+------------------------+---------------------------------------------+-------------------------------------------------+# 查询aa162的5 月 27 号到 29号每天的最高峰值:IoTDB> select max_value (aa162) from root.test.snSN_1716889138492.PCS group by ([2024-5-27T00:00:00,2024-5-29T00:00:00),1d)+------------------------+-------------------------------------------------+| Time|max_value(root.test.snSN_1716889138492.PCS.aa162)|+------------------------+-------------------------------------------------+|2024-05-27T00:00:00.000Z| 20||2024-05-28T00:00:00.000Z| 20|+------------------------+-------------------------------------------------+# 每隔半天统计 5月 25 号到 31 号 0 点到 6 点的aa163的平均值:IoTDB> select avg(aa163) from root.test.snSN_1716889138492.PCS group by ([2024-5-25T00:00:00,2024-5-31T00:00:00),6h,12h)+------------------------+-------------------------------------------+| Time|avg(root.test.snSN_1716889138492.PCS.aa163)|+------------------------+-------------------------------------------+|2024-05-25T00:00:00.000Z| 7.55||2024-05-25T12:00:00.000Z| 8.33||2024-05-26T00:00:00.000Z| 5.55||2024-05-26T12:00:00.000Z| 6.88||2024-05-27T00:00:00.000Z| 3.33||2024-05-27T12:00:00.000Z| 6.12||2024-05-28T00:00:00.000Z| 6.14||2024-05-28T12:00:00.000Z| 5.11||2024-05-29T00:00:00.000Z| 8.43||2024-05-29T12:00:00.000Z| 4.98||2024-05-30T00:00:00.000Z| 7.79||2024-05-30T12:00:00.000Z| 6.55|+------------------------+-------------------------------------------+
4. 未来展望
部署 IoTDB 后,我们不但可以很自豪地和客户说:“我们使用的是国产时序数据库。”而且这款国产时序数据库还能够真正高效地管理海量时序数据,有效提升数据的处理和实时分析能力,为公司储能业务的电池安全监控提供有力保障。
未来,我们希望抽象出一套 operator 来满足各种不同架构的 IoTDB 部署,同时实现 K8S 环境的一键部署。我们也希望与 IoTDB 团队继续保持紧密合作,适配更大规模的数据体量,通过对更多时序数据的有效管理,进一步赋能诺瓦星云储能业务的发展。
规上企业应用实例
能源电力:中核武汉|国网信通产业集团|华润电力|大唐先一|上海电气国轩|清安储能|太极股份|绍兴安瑞思
关于天谋科技
天谋科技(Timecho)成立于 2021 年 10 月,是行业领先的时序数据库管理系统及相关服务的提供商,现已获得近亿元人民币天使轮融资。公司由 Apache IoTDB 核心团队创立,团队聚焦大数据底层技术软件研发,针对企业组建物联网大数据平台时所遇到的数据体量大、采样频率高、数据乱序到达、分析需求多、存储与运维成本高等多种问题,为企业提供海量时序数据管理的高效解决方案。目前,其物联网原生时序数据库管理系统已在国家电网、国家气象局、中航成飞、中核集团、中国中车、长安汽车、金风科技等超过 1000 家企业广泛应用。
电话:010-62780978
邮箱:contact@timecho.com
网址:www.timecho.com




