能源管理平台
随着工业化的快速发展与升级,能源消耗持续增长,有效的能源管理已成为企业高质量持续发展的重要保障,然而当前能源管理面临多重挑战,如能源数据碎片化、分析和管理能力不足,能源优化管理缺少有效数据信息支撑,以及能源利用效率低下等。
力控能源管理平台,致力于赋能企业节能增效、能源管理转型,通过结合工业大数据技术,为建筑、工业园区、高耗能企业提供能源管控一体化解决方案,从能源的采购、转化、输送及消耗等全过程,实现实时数据采集、监控、统计分析,保证供配水、电、气等资源的集中管理与调度。
应用架构与特点
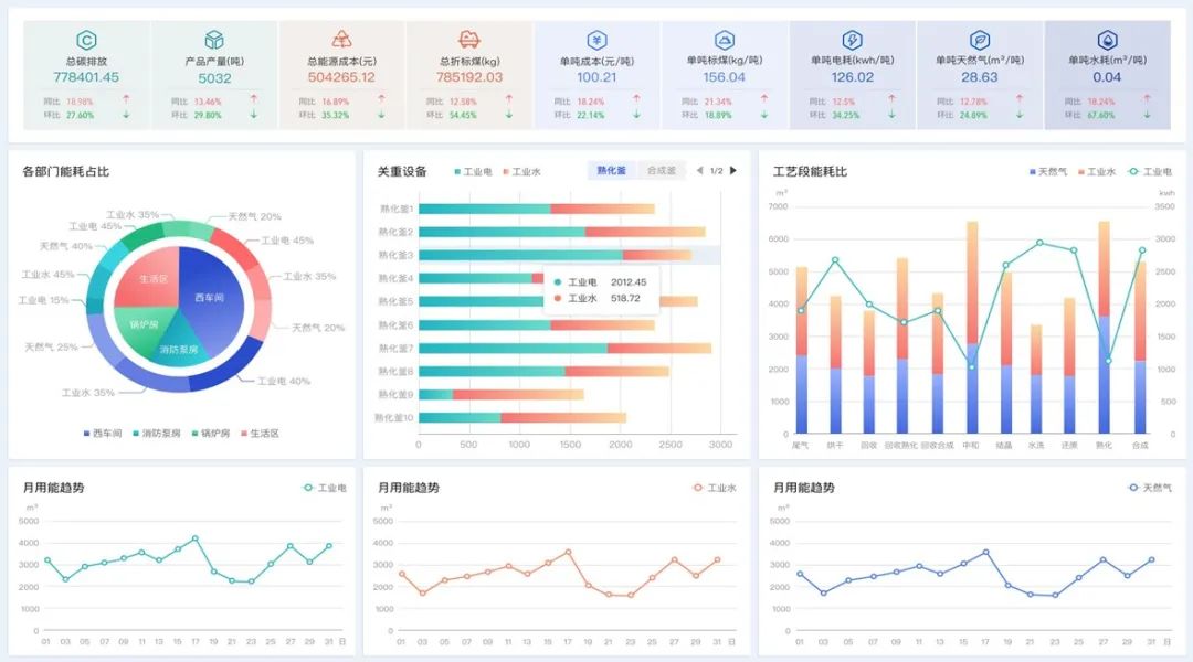
力控能源管理平台基于力控企业级实时历史数据库pSpace及一体化生产管控平台FinforWorx构建,实现企业生产运行能耗数据采集、存储与管理,通过对数据的抽取及清洗,实现数据的有效过滤,并结合企业能源建模和供需平衡关系,实现各组织层级的能源介质展示、能源实绩管理、能耗统计分析、能耗对标、用能成本分析、能效分析等功能。
平台结合用能指标、报警策略,实现能耗超标智能报警。根据能耗实时监测、变化趋势、产量、生产计划,预测企业用能负荷、未来消耗量。结合折标系数、碳排放系数,实现标准煤转换、碳中和管理。

一体化管理:从设备到运营管理可视化,联通各业务节点,提高效率;
实时监控:实时采集能耗数据,结合数据预处理,确保数据准确性,实时反馈;
数据利用:全量数据多维度、多层级统计分析,充分利用、清晰呈现;
统计报表:丰富易用的报表功能,支持智能化填报,自动生成各类统计报表;
可视化云端组态:大屏可视化设计,适应不同终端与应用场景;
简洁易用:通过配置即可实现功能调整,快速响应业务需求变化;
扩展能力:集成化的设计,与其他系统无缝对接,实现数据与信息的共享和互通;
分析预测:基于规则策略和算法模型,分析趋势,预测用能,为节能优化提供依据;
智能识别能耗异常:提供用能设备、计量设备运维支持,降低运维成本。


应用案例
往期回顾
Previous Review




官网:www.sunwayland.com
总机:010-62828877
技术服务热线:400 898 8181
联系我们
公众号
视频号
小程序








