前言
小崖又收到用户投稿啦。今天分享的是构建YashanDB Exporter的核心设计理念和关键方法,希望也能为你的运维实战加分!
背景
在数据库运维工作中,数据库监控是至关重要的一环。常见的数据库监控方案有:Prometheus+Grafana、Zabbix、Nagios等。其中,Prometheus+Grafana是目前业界较为流行的监控解决方案之一,广泛应用于:实时资源监控、监控结果可视化、资源异常告警、监控数据分析等场景。该方案中包含几个关键组件,其核心功能的简要说明如下:
| 组件 | 核心功能 |
| Prometheus Server | 负责从目标抓取监控数据、存储数据、推送告警,内置PromQL语言用于查询分析数据。 |
Prometheus Exporters | 应用程序或服务的插件,用于暴露应用程序的监控指标给Prometheus Server。 |
Alert Manager | 负责处理由Prometheus Server推送的告警,可以分组、沉默、路由和通知警报等。 |
Grafana Server | 用于可视化Prometheus Server等数据源提供的时间序列数据。 |
根据上述核心组件的工作原理,我们可以分析出一个完整的监控流程:
2. Prometheus Server定时抓取Exporter提供的数据,解析数据并存储;
3. 同时,如果指标触发告警条件,Prometheus Server会向Alert Manager推送告警信息;
4. Alert Manager收到推送后对告警进行相应处理,例如:使用短信、邮件等方式通知运维人员;
5. Grafana Server接入Prometheus Server作为数据源,将查询到的监控数据进行可视化展示。
功能设计
1 整体架构设计

2 YashanDB Exporter架构设计
1.采集数据:主要是借助协程池(Goroutines)并发使用SQL查询数据库的指标信息;
2.包装数据:把数据库的指标结果转换成Prometheus Server能够解析的数据格式(Prometheus Metrics);
3.分享数据:对外提供HTTP服务,外部服务通过请求Metrics接口就能够获取Exporter采集到的数据。
1.指标配置文件:定义了用于查询数据的SQL,后续用户也可以通过编辑该文件来控制需要采集的指标;
2. 崖山数据库实例配置文件:主要用于定义数据库实例的基本信息和连接信息,控制需要采集哪些数据库实例的信息。整体架构图如下:

背景与挑战
我们可以采用Go语言编码,利用官方提供的github.com/prometheus/client_golang开发包,快速构建YashanDB Exporter。
1. 程序入口
在程序入口中,我们定义了一个名为yashandb_exporter的命令行工具。启动程序时,核心工作流程如下:
1.首先执行必要的初始化工作;
2.其次根据配置,创建一个exporter实例;
3.通过prometheus.MustRegister(exporter)注册实例;
4.定义HTTP服务,将指标处理逻辑绑定到Mertics接口;
5. 启动HTTP服务,对外提供Mertics接口。
const servername = "yashandb_exporter"var (httpsConfig = kingpinflag.AddFlags(kingpin.CommandLine, ":9100")pprofAddr = kingpin.Flag("web.pprof-address","Address to listen on for pprof debug. (env: YAS_EXPORTER_PPROF_ADDRESS)").Envar("YAS_EXPORTER_PPROF_ADDRESS").String()metricsURL = kingpin.Flag("web.telemetry-path","Telemetry path under which to expose metrics. (env: YAS_EXPORTER_TELEMETRY_PATH)").Default("/metrics").Envar("YAS_EXPORTER_TELEMETRY_PATH").String()metricsConf = kingpin.Flag("yashandb.metrics","File with metrics in a YAML file. (env: YAS_EXPORTER_METRICS)").Default("yashandb-metrics.yml").Envar("YAS_EXPORTER_METRICS").String()databaseTargets = kingpin.Flag("yashandb.targets","File with database targets in a YAML file. (env: YAS_EXPORTER_TARGETS)").Default("yashandb-targets.yml").Envar("YAS_EXPORTER_TARGETS").String()scrapeTimeout = kingpin.Flag("scrape.timeout","Scrape timeout (in seconds). (env: YAS_EXPORTER_SCRAPE_TIMEOUT)").Default("15").Envar("YAS_EXPORTER_SCRAPE_TIMEOUT").Uint()scrapeMaxConcurrency = kingpin.Flag("scrape.max-concurrency","Maximum number of concurrent scrape tasks at the same time. (env: YAS_EXPORTER_SCRAPE_MAX_CONCURRENCY)").Default("512").Envar("YAS_EXPORTER_SCRAPE_MAX_CONCURRENCY").Uint()logLevel = kingpin.Flag("log.level","Log level of YashanDB Exporter. One of: [debug, info, warn, error]. (env: YAS_EXPORTER_LOG_LEVEL)").Default("info").Envar("YAS_EXPORTER_LOG_LEVEL").String()maxOpenConns = kingpin.Flag("max.open.conns","Max open connections of database. (env: YAS_EXPORTER_MAX_OPEN_CONNS)").Default("3").Envar("YAS_EXPORTER_MAX_OPEN_CONNS").Uint())func init() {commons.InitBasePath()commons.InitAuth()}func generateResponse(code int, message string) []byte {res := &struct {Code int `json:"code"`Message string `json:"message"`}{Code: code, Message: message}data, _ := json.Marshal(res)return data}func main() {kingpin.Version(fmt.Sprintf("%s-%s", servername, commons.Version))kingpin.HelpFlag.Short('h')kingpin.Parse()initLog(*logLevel)log.Sugar.Infof("Starting %s-%s", servername, commons.Version)exporterOpts := []collector.ExporterOpt{collector.WithScrapeMaxConcurrency(*scrapeMaxConcurrency),collector.WithScrapeTimeout(*scrapeTimeout),collector.WithMaxOpenConns(*maxOpenConns),}exporter, err := collector.NewExporter(*databaseTargets, *metricsConf, exporterOpts...)if err != nil {log.Sugar.Fatalf("load configs failed: %s", err)}prometheus.MustRegister(exporter)logger, _ := zap.NewStdLogAt(log.Logger, zap.ErrorLevel)opts := promhttp.HandlerOpts{ErrorLog: logger,ErrorHandling: promhttp.ContinueOnError,}mux := http.NewServeMux()mux.Handle(*metricsURL, promhttp.HandlerFor(prometheus.DefaultGatherer, opts))mux.HandleFunc("/", func(w http.ResponseWriter, r *http.Request) {w.Header().Set("Content-Type", "text/html; charset=UTF-8")_, _ = w.Write(generateServerHome(*metricsURL))})if *pprofAddr != "" {go debug.StartHTTPDebuger(*pprofAddr)}server := &http.Server{Handler: mux,ReadHeaderTimeout: 32 * time.Second,}promlogger := promlog.New(&promlog.Config{})if err := web.ListenAndServe(server, httpsConfig, promlogger); err != nil {log.Sugar.Fatal("Error running HTTP server:", err)}}
2. Collector接口
在3.1小节中,我们通过prometheus.MustRegister(exporter)注册实例后,再通过mux.Handle(*metricsURL, promhttp.HandlerFor(prometheus.DefaultGatherer, opts))就可以完成Metrics接口的构建。其中的关键在于如何实现exporter实例。通过查看prometheus.MustRegister函数,发现其参数是一个Collector接口,那么我们的exporter实例只需要实现Collector接口即可。接口定义如下:
type Collector interface {Describe(chan<- *Desc)Collect(chan<- Metric)}
接口有两个函数:Describe和Collect。Describe会在prometheus.MustRegister时调用,执行一次标准的采集动作。而Collect则会在收到Metrics接口请求的时候调用,执行一次标准的采集动作。从Exporter的功能上来说,关键点在于Collect,而Describe就算不做任何事情也不会影响整体的功能。所以我们可以聚焦Collect函数,代码内容如下:
func (e *Exporter) Describe(ch chan<- *prometheus.Desc) {}func (e *Exporter) Collect(ch chan<- prometheus.Metric) {e.mu.RLock()yashandbList := e.originalYashandbList.DeepCopy()metricList := e.originalMetricList.DeepCopy()e.mu.RUnlock()e.scrape(ch, yashandbList, metricList)e.sendInstanceDisconnected(ch, yashandbList)ch <- e.durationch <- e.totalScrapesch <- e.successe.scrapeErrors.Collect(ch)ch <- e.up}
可以看到,关键在于e.scrape(ch, yashandbList, metricList)。传入的参数有三个:指标信息接收通道(ch)、YashanDB实例列表(yashandbList)以及采集的指标列表(metricList)。展开分析该函数:
func (e *Exporter) scrape(ch chan<- prometheus.Metric, yashandbList *YashanDBList, metricList *MetricList) {e.reset()e.totalScrapes.Inc()e.up.Set(1)defer func(begun time.Time) {s := time.Since(begun).Seconds()e.duration.Set(s)log.Sugar.Debugf("scrape total time: %0.4fs", s)}(time.Now())scrapeSuccess := trueswg := sizedwaitgroup.New(int(e.scrapeMaxConcurrency))for _, yashandb := range yashandbList.YashanDBs {for _, i := range yashandb.ScrapeInstances {for _, m := range metricList.Metrics {swg.Add()go e.scrapeWithMetric(&swg, ch, yashandb, i, m, &scrapeSuccess)}}}swg.Wait()if scrapeSuccess {log.Sugar.Debug("scrape all metrics successfully")e.success.Set(1)}}func (e *Exporter) scrapeWithMetric(swg *sizedwaitgroup.SizedWaitGroup,ch chan<- prometheus.Metric,yashandb *YashanDB,scrapeInstance *ScrapeInstance,metric *YasMetric,scrapeSuccess *bool,) {defer swg.Done()start := time.Now()if err := metric.Scrape(yashandb, scrapeInstance, ch, e); err != nil {*scrapeSuccess = falselog.Sugar.Errorf("%0.4fs %s failed to scrape <%s>: %s", time.Since(start).Seconds(), scrapeInstance.Mark(), metric.Name, err)return}if len(metric.SubMetrics) == 1 {log.Sugar.Debugf("%0.4fs %s succeeded to scrape <%s>", time.Since(start).Seconds(), scrapeInstance.Mark(), metric.Name)} else {for _, sub := range metric.SubMetrics {log.Sugar.Debugf("%0.4fs %s succeeded to scrape <%s_%s>", time.Since(start).Seconds(), scrapeInstance.Mark(), metric.Name, sub.ColName)}}}
上述代码中,采用了一个拥有最大并发数控制的协程池,对于每个数据库下每个实例的每个指标,都使用协程去并发采集数据。由此可见,一次采集所需的时间就是所有协程中耗时最长的协程的采集时间。根据代码我们可以看到,具体的采集操作是由metric.Scrape(yashandb, scrapeInstance, ch, e)函数执行的。查看函数的具体内容如下:
func (m *YasMetric) Scrape(yashandb *YashanDB, i *ScrapeInstance, ch chan<- prometheus.Metric, e *Exporter) error {if i.genQuery(m) == "" {log.Sugar.Debugf("%s, skip empty query", m.Name)return nil}if err := i.Query(yashandb, m, ch, e.scrapeTimeout); err != nil {i.scrapeFailedOnce = truereturn err}i.scrapeSuccessOnce = truereturn nil}
可以看到,核心功能在于i.Query(yashandb, m, ch, e.scrapeTimeout),查看Query函数的相关内容如下所示。在该函数中,主要是使用YashanDB的Go语言驱动,通过SQL查询数据库信息,并把它转换成Prometheus Metric格式。最后把采集的指标通过i.exposeMetrics(yashandb, ch, prometheusMetrics)发送到指标信息接收通道。其中还引入了超时机制,如果本次查询达到最大超时时间,则终止查询,指标采集失败,协程超时返回。这样可以有效控制Metrics接口的返回时间,避免接口长时间无法返回数据。
func (i *ScrapeInstance) Query(yashandb *YashanDB, m *YasMetric, ch chan<- prometheus.Metric, timeout uint) error {var prometheusMetrics []prometheus.MetricerrCh := make(chan error)done := make(chan struct{})defer close(done)go func() {defer func() {if err := recover(); err != nil {log.Sugar.Errorf("recover error: %v", err)log.Sugar.Warnf("debug stack warn: %s", string(debug.Stack()))}}()var err errordefer func() {select {case <-done:case errCh <- err:}close(errCh)}()query := i.genQuery(m)if query == "" {return}ctx, cancel := context.WithTimeout(context.Background(), time.Second*time.Duration(timeout))defer cancel()rows, err := i.db.QueryContext(ctx, query)if err != nil {return}defer rows.Close()err = rows.Err()if err != nil {return}cols, err := rows.Columns()if err != nil {return}result := []map[string]string{}for rows.Next() {columnData := make([]interface{}, len(cols))scanArgs := make([]interface{}, len(cols))for i := range columnData {scanArgs[i] = &columnData[i]}err = rows.Scan(scanArgs...)if err != nil {return}row := make(map[string]string)for i, colName := range cols {if columnData[i] == nil {columnData[i] = ""}row[strings.ToLower(colName)] = fmt.Sprintf("%v", columnData[i])}result = append(result, row)}for _, row := range result {metrics, err := m.genPrometheusMetrics(yashandb, i, row)if err != nil {return}prometheusMetrics = append(prometheusMetrics, metrics...)}}()select {case err := <-errCh:if err != nil {return err}i.exposeMetrics(yashandb, ch, prometheusMetrics)return nilcase <-time.After(time.Second * time.Duration(timeout)):return errors.New("query timeout")}}
3. 配置文件说明
metrics:- name: uptimequery: select EXTRACT(DAY FROM (sysdate - startup_time)) * 60 * 60 * 24 +EXTRACT(HOUR FROM (sysdate - startup_time)) * 60 * 60 +EXTRACT(MINUTE FROM (sysdate - startup_time)) * 60 +EXTRACT(SECOND FROM (sysdate - startup_time)) AS uptimefrom v$instancesub_metrics:- col: uptimetype: gaugedescription: Uptime of the database instance (in seconds).- name: max_sessionsquery: select value as max_sessions from sys.v$parameter where name = 'MAX_SESSIONS'sub_metrics:- col: max_sessionstype: gaugedescription: Maximum number of database sessions.
数据库实例配置文件示例如下,在配置文件中我们定义了一个名为yasdb的数据库,其拥有两个数据库实例:
targets:- type: SEname: yasdbpkgVersion: 23.2.0.13nodes:- id: 1-1type: yasdngroup: "1"name: instance1connection:ip: 127.0.0.1port: 1688- id: 1-2type: yasdngroup: "1"name: instance2connection:ip: 127.0.0.1port: 1690
2.然后编辑数据库实例配置文件,设置好数据库地址等信息。接着在9100端口启动YashanDB Exporter,此时访问Metrics接口已经可以看到采集到的数据库信息:

docker pull prom/prometheusdocker pull grafana/grafana
4.启动Prometheus Server:
# 生成配置文件mkdir /opt/prometheuscd /opt/prometheus/vim prometheus.yml# 键入以下内容并保存global:scrape_interval: 60sevaluation_interval: 60sscrape_configs:- job_name: prometheusstatic_configs:- targets: ['localhost:9090'] # Prometheus服务本身labels:instance: prometheus- job_name: yashandb_exporterstatic_configs:- targets: ['127.0.0.1:9100'] # YashanDB Exporter服务labels:instance: localhost# 在9090端口启动服务docker run -d \-p 9090:9090 \-v /opt/prometheus/prometheus.yml:/etc/prometheus/prometheus.yml \prom/prometheus
5.启动Grafana Server:
# 新建空文件夹grafana-storagemkdir /opt/grafana-storage# 设置权限,测试环境设置777,比较简单粗暴!chmod 777 -R /opt/grafana-storage# 在3000端口启动服务docker run -d \-p 3000:3000 \--name=grafana \-v /opt/grafana-storage:/var/lib/grafana \grafana/grafana
6.访问3000端口登录Grafana Server,初始用户名和密码均为:admin。

7.配置Grafana Server的数据源,选择Prometheus。根据我们前面的配置,其在9090端口运行:


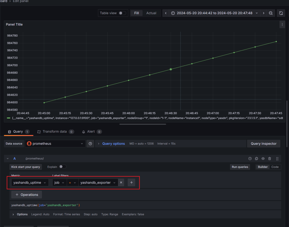
8.添加Dashboard,以监控数据库实例的启动时间(yashandb_uptime)为例:


以上就是我通过第三方开发包快速搭建YashanDB Exporter的实战记录啦。YashanDB作为近年来关系数据库领域的后起之秀,其数据库生态也在不断蓬勃发展中。欢迎小伙伴们一起来探讨学习,共同摸索更多运维的高效方法。
>>相关阅读<<







