排行
数据库百科
核心案例
行业报告
月度解读
大事记
产业图谱
中国数据库
向量数据库
时序数据库
实时数据库
搜索引擎
空间数据库
图数据库
数据仓库
大调查
2021年报告
2022年报告
年度数据库
2020年openGauss
2021年TiDB
2022年PolarDB
2023年OceanBase
首页
资讯
活动
大会
学习
课程中心
推荐优质内容、热门课程
学习路径
预设学习计划、达成学习目标
知识图谱
综合了解技术体系知识点
课程库
快速筛选、搜索相关课程
视频学习
专业视频分享技术知识
电子文档
快速搜索阅览技术文档
文档
问答
服务
智能助手小墨
关于数据库相关的问题,您都可以问我
数据库巡检平台
脚本采集百余项,在线智能分析总结
SQLRUN
在线数据库即时SQL运行平台
数据库实训平台
实操环境、开箱即用、一键连接
数据库管理服务
汇聚顶级数据库专家,具备多数据库运维能力
数据库百科
核心案例
行业报告
月度解读
大事记
产业图谱
我的订单
登录后可立即获得以下权益
免费培训课程
收藏优质文章
疑难问题解答
下载专业文档
签到免费抽奖
提升成长等级
立即登录
登录
注册
登录
注册
首页
资讯
活动
大会
课程
文档
排行
问答
我的订单
首页
专家团队
智能助手
在线工具
SQLRUN
在线数据库即时SQL运行平台
数据库在线实训平台
实操环境、开箱即用、一键连接
AWR分析
上传AWR报告,查看分析结果
SQL格式化
快速格式化绝大多数SQL语句
SQL审核
审核编写规范,提升执行效率
PLSQL解密
解密超4000字符的PL/SQL语句
OraC函数
查询Oracle C 函数的详细描述
智能助手小墨
关于数据库相关的问题,您都可以问我
精选案例
新闻资讯
云市场
登录后可立即获得以下权益
免费培训课程
收藏优质文章
疑难问题解答
下载专业文档
签到免费抽奖
提升成长等级
立即登录
登录
注册
登录
注册
首页
专家团队
智能助手
精选案例
新闻资讯
云市场
微信扫码
复制链接
新浪微博
分享数说
采集到收藏夹
分享到数说
首页
/
TiDB 究竟还抖不抖
TiDB 究竟还抖不抖
帅萌的杂谈铺
2024-08-27
203
作者:田帅萌,TiDB 社区北京地区组织者,布道师组委会成员,主要负责同程旅行TiDB、Redis、dts等技术栈。
背景:
作为一个 TiDB 老从业者,说实话在 TiDB v4 版本中确实存在一些性能抖动的问题。
随着 TiDB 研发团队的不断迭代和优化,这些问题已经得到或正在得到有效的解决和改善。
在 TiDB v4 到 v7 的升级过程中,TiDB 社区以及官方推荐用户升级到 v7 或者 v8 版本来提升用户长时使用产品的稳定性以及提升性能。
TiDB 在 V4 版本的抖动的情况,根据多年维护经验主要集中在以下问题:
一、GC 效率低,导致部分 tombstone key 需要经过多轮的 GC 才会得到有效的清理。
二、添加索引,TiDB 在早期版本已经提供 Online DDL 的能力,但创建索引在扫表回填索引的时候会消耗大量资源。
三、扩容节点/删除节点,默认的 TiKV 底层 Region、Leader 调度并发方案影响到请求延迟。
四、统计信息错误,关系型数据库的优化器成本模型强以来统计信息,自研 TiDB 统计信息挑战在所难免。
综上 四 点 以外
TiDB 的老版本架构所以导致大量的 IO 读写响应会对磁盘敏感度很高。也就说如果磁盘性能越好,抖动的感知就越小,如果磁盘性能越差,就会抖动越明显。
在 v7 版本的 TiKV 优化 LSM-tree、存储引擎优化,逐步提高缓存以及内存利用,数据写入和读取稳定性、性能优化后,响应速度自然就快了。除此以外,像之前老版本的问题在新的版本也得到了解决。那么看看 TiDB v7 如何解决抖动的问题。
解决办法
架构修改:只要在TiKV层面,增加一层内存,数据写入和读取先经过一层内存,速度自然就快了。
除此以外,像之前老版本的问题在新的版本也得到了解决。目前还在做,在未来的版本就会看见。
下面一起看看 TiDB v7 如何解决抖动的问题。
一、 GC 持续优化
在TiDB v7.1.0之前的版本,由于MVCC机制的局限,RocksDB中的数据版本在写入后很难被自动清理,导致数据冗余。这就像是一些不再需要的旧物品堆积在仓库中,占用空间却无法自动丢弃。为了解决这个问题,TiDB 提供了一种手动清理的方法,即通过手动压缩特定数据区域来触发GC(垃圾收集),类似于给仓库来个大扫除,清理掉那些不再需要的旧物品,从而为新物品腾出空间。
从TiDB v7.1.0版本开始,引入了改进的MVCC机制,这大大减少了数据冗余的问题,大多数情况下可以自动处理,减少了手动干预的需求。这就好比升级了仓库管理系统,使其能够智能识别并丢弃无用物品,保持仓库的整洁和空间的有效利用。简而言之,TiDB的这些改进让数据库的维护变得更加高效和自动化,我们在版本升级到 v7 以后,也验证这一功能优化后带来的收益。
延伸阅读 TiKV 内核原理解析:
1.TiDB MVCC 版本堆积相关原理及排查手段
https://cn.pingcap.com/blog/tidb-mvcc-mechanism-and-troubleshooting/
2.TiDB 组件 GC 原理及常见问题(GC 改善)
https://cn.pingcap.com/blog/garbage-collection-principle-and-common-problems
3.TiKV 组件内 GC 原理及常见问题(GC 改善)
https://cn.pingcap.com/blog/garbage-collection-principle-and-common-problems-in-tikv/
实践
我们有一个场景需求,在一套 100TB 规模集群中,由 DBA 手动删除 50T 的大库,执行drop table 分配删除,一次删除20T,删除动作到彻底清理掉数据,业务连续性没有受到影响,请求处理没有发生抖动现象。CF(Column Family)size 缓慢清理掉 50TB 的数据。
二、添加索引
TiDB 提供 Online DDL 的功能在我们业务开发迭代中重度使用,但由于创建索引在扫表回填索引的时候会消耗大量资源,甚至与一些频繁更新的字段会发生冲突导致正常业务受到影响。大表创建索引的过程往往会持续很长时间,所以要尽可能地平衡执行时间和集群性能之间的关系,比如选择非高频更新时间段。
TiDB v6.5.0 支持多表 DDL 并行执行、支持 Fast DDL 在线添加索引提速 10x、支持单一 SQL 语句增删改多个列或索引、并支持轻量级 MDL 元数据锁彻底地解决了 DDL 变更过程中 DML 可能遇到的 information schema is changed 的问题。TiDB 在 TiDB Cloud 和 TiDB 私有化版本部署产品内核是一样的,所以我们也在 v7.1 版本也享受到开源软件的优化。
延伸阅读 Online DDL 的优化原理:
https://cn.pingcap.com/blog/10-times-online-ddl-performance-improvement/
三、扩容节点/删除 Tikv节点
扩容和删除Tikv节点,抖动与不抖动取决于参数。store limit 设置,设置的大,迁移速度就快,设置的小,迁移速度就慢,磁盘的影响严重就越快。在之前的版本需要用户手动调整。
在TiDB v7的版本中新增了参数,简单来说需要用户关心会自动调整。
新增基于 snapshot 执行细节来自动调整 store limit 大小的控制器。将 store-limit-version 设置为 v2 即可开启该控制器,开启后,用户无需手动调整 store limit 配置来控制扩缩容的速度 。
四、统计信息错误,导致SQL走错索引。
这个问题,我理解是数据库开发或者优化最难的问题。无论是 MySQL 开源数据库,还在SQLsever 商业数据库,在统计信息优化和迭代过程中,统计信息的稳定性问题都有存在。先说一下TiDB的优化器方面的迭代吧
TiDB v6.2.0 引入了新的代价模型 Cost Model Version 2,Cost Model Version 2 对代价公式进行了更精确的回归校准,调整了部分代价公式,比此前版本的代价公式更加准确。
再说一下如何解决这个问题
1.通过监控的手段 发现 SQL 走错索引,TiDB 在 Dashboard 中提供丰富的 SQL 状态以及慢查询可观测性功能,可以将 TopN 以及 Slow Query 以白屏化、可视化的方式展现给 DBA 进行排查以及优化;
2.定期收集统计信息,TiDB 提供自动收集信息功能以外,还提供针对自动收集统计信息的并发度调整,大表统计信息在地线程池收集完成。
如果发生走错索引的情况,可以先绑定执行计划,然后在收集统计信息。
延伸阅读 TiDB 统计信息原理解析以及统计信息实践方法:
1.统计信息 https://docs.pingcap.com/zh/tidb/v7.1/statistics
2.并行收集统计信息
https://docs.pingcap.com/zh/tidb/v7.1/statistics#tidb_index_serial_scan_concurrency
五、 LSM 树和存储引擎优化
Time to Live (TTL) 是一种在TiDB中用于自动管理数据生命周期的行级策略。通过为表设置TTL属性,可以指定数据的存活时间,过期后系统将自动清理这些数据。使用场景:处理验证码、短链接记录、历史订单等需要定期删除的信息,以及自动清除计算过程中的临时数据。
TTL的并发设计允许它在不干扰在线业务的情况下,跨多个TiDB Server节点进行高效的并行删除操作。重要的是,TTL提供了一种灵活的清理方式,但并不保证数据会立即被删除。这意味着即使数据已过期,用户在某些情况下可能仍能读取到这些信息,直到它们最终被系统后台任务处理并删除。简而言之,TTL为TiDB用户提供了一个高效、自动化的数据过期处理方案。
TiDB 数据库对于 TiKV 和 RockDB 都在不断完善compaction机制,以期降低 LSM Tree 带来的读放大、写放大以及空间放大问题,进一步提升系统性能。同时TiKV中提供了丰富的监控指标用于监控GC 、Compaction等,方便用户掌握相关运行情况、排查write stall等问题原因。
六、新增plan cache
TiDB
优化器对这两类查询的处理是一样的:
Prepare
时将参数化的
SQL
查询解析成
AST
(抽象语法树),每次
Execute
时根据保存的
AST
和具体的参数值生成执行计划。
当开启执行计划缓存后,每条
Prepare
语句的第一次
Execute
会检查当前查询是否可以使用执行计划缓存,如果可以则将生成的执行计划放进一个由
LRU
链表构成的缓存中;在后续的
Execute
中,会先从缓存中获取执行计划,并检查是否可用,如果获取和检查成功则跳过生成执行计划这一步,否则重新生成执行计划并放入缓存中
TiDB
在
Prepare Plan Cache
功能:
https://docs.pingcap.com/zh/tidb/v7.1/sql-prepared-plan-cache
七、RC(Read Committed)优化
Read-Commited 隔离级别需要在悲观事务模式下,在悲观事务中每个 SQL 执行时会从 PD 获取 TSO (for_update_ts) 用于一致性读、冲突检测等,每个 SQL 相当于一个 Snapshot-Isolation 的’小事务’,相比乐观事务模式悲观事务产生的 TSO 请求会更多,在整个事务期间如果能在不破坏事务一致性和隔离性的情况下减少 tso 请求次数,就能够降低PD的负载和事务延迟,从而提升整体性能。
八、OOM 的优化
TiDB 在解决TiDB-sever 层的OOM问题,主要的解决办法
1、计算下推,推到存储层。
2、中间层缓存到磁盘。
3、更多的内存层面的限制与优化
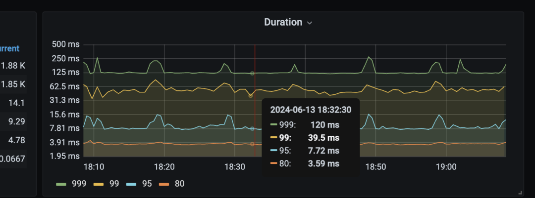
九、个人升级收益实践
升级之前:
注:因为手里没有4和4之前的集群,只有v5的集群,所以不好展示抖到不抖的收益。
升级之后:
升级之后的
1-2
个月左右,
999-duration
延迟稳定在
250ms
以内。
最后
同程目前已有大约70套TiDB,核心服集群已经升级完毕,升级到7.1.5 。新增集群版本统一在 7.1.5。目前整体顺利,无故障,保障了 五一和暑期。
推荐:TiDB升级活动
社区和个人(升级导师)宗旨,让用户用更好的TiDB。
升级活动:
https://asktug.com/t/topic/1025499
pingcap
索引
https
tidb
文章转载自
帅萌的杂谈铺
,如果涉嫌侵权,请发送邮件至:contact@modb.pro进行举报,并提供相关证据,一经查实,墨天轮将立刻删除相关内容。
评论
领墨值
有奖问卷
意见反馈
客服小墨