DeepFlow 是一个基于 eBPF 技术的云原生监控平台。它不需要修改现有代码,就能展示应用的性能指标、访问路径和调用链等信息。使用 DeepFlow,云原生应用可以自动获得详细的监控能力,减少开发者手动添加监控代码的麻烦,同时为 DevOps 和 SRE 团队提供从代码到基础设施的全面监控和诊断能力。
部署前环境准备
DeepFlow 支持多种环境部署,本篇文章以 K8s All-in-One 环境为例来演示如何部署 DeepFlow。在开始部署 DeepFlow 之前,需要先搭建 K8s 环境,步骤如下:
通过 Sealos 快速安装 K8s All-in-One 环境:
# 安装 Sealos 并添加执行权限
curl -o /usr/bin/sealos https://deepflow-ce.oss-cn-beijing.aliyuncs.com/sealos/sealos
chmod +x /usr/bin/sealos
# 通过 Sealos 安装 AllInOne K8s 集群
sealos run labring/kubernetes:v1.24.0 labring/calico:v3.22.1 --masters $K8S_MASTER_IP -p $K8S_MASTER_PASSWORD
# 删除 Master 节点污点
kubectl taint node node-role.kubernetes.io/master- node-role.kubernetes.io/control-plane- --all
通过 Sealos 快速安装 Helm(版本须高于 3.7.0):
sealos run labring/helm:v3.8.2
部署 DeepFlow
DeepFlow 主要由 Agent 和 Server 两个组件构成。Agent 以各种形态广泛运行于 Serverless Pod、K8s Node、云服务器、虚拟化宿主机等环境中,采集这些环境中所有应用进程的观测数据。Server 运行在一个 K8s 集群中,提供 Agent 管理、数据标签注入、数据写入、数据查询等服务。

本案例中,Agent 是以 Daemset 的形式部署在 Node 上,而 Server 则是通过 Deployment 的形式部署在 Node 上。社区提供了 Helm 的部署方式,可快速拉起来 DeepFlow 的 Agent 与 Server。下面展示部署过程:
通过 Helm 拉取 DeepFlow Helm Chart 包:
# 添加 DeepFlow 仓库并更新
helm repo add deepflow https://deepflowio.github.io/deepflow
helm repo update deepflow
# 查看可拉取的 Chart 包版本
helm search repo deepflow/deepflow -l
# 拉取指定版本并解压
helm pull deepflow/deepflow --version 6.5.012
tar xf deepflow-6.5.012.tgz
拉取并解压包之后,可以按需修改 value.yaml 参数,其中 allInOneLocalStorage 必须修改为 true。其他参数的使用参考社区提供的生产环境部署建议。
global:
# 部署 AllInOne DeepFlow 环境
allInOneLocalStorage: true
修改完 value.yaml
后,则使用 Helm 部署 DeepFlow,部署成功后,将看到如下的 Pod:
helm upgrade --install deepflow ./deepflow -n deepflow --create-namespace
# 注: 磁盘性能不行(例如使用机械硬盘),可能会导致 server 初始化失败
kubectl get pods -n deepflow
NAME READY STATUS RESTARTS AGE
deepflow-agent-xbg9n 1/1 Running 0 5m
deepflow-app-77cbcc69f7-hz4s6 1/1 Running 0 5m
deepflow-clickhouse-0 1/1 Running 0 5m
deepflow-grafana-7f68b548b9-xf6gc 1/1 Running 2 5m
deepflow-mysql-779ffd5f7d-j6v2v 1/1 Running 0 5m
deepflow-server-7c9468d8c6-lpv2q 1/1 Running 3 5m
deepflow-stella-agent-ce-f494bcddc-mbxkb 1/1 Running 0 5m
部署完成后,理论上 deepflow-agent
会自动与deepflow-server
注册,等待 5 分钟左右就能看到 K8s 环境中的可观测数据了,不过最好手动确认下是否注册成功。通过命令行工具deepflow-ctl
校验deepflow-agent
是否注册成功:
# 通过命令行工具检测 deepflow-agent 状态是否为 NORMAL
deepflow-ctl agent list
ID NAME TYPE CTRL_IP CTRL_MAC STATE GROUP EXCEPTIONS REVISION UPGRADE_REVISION
1 test-V1 K8S_VM 10.2.8.56 00:16:3e:2e:5c:2c NORMAL default v6.5 10865
DeepFlow 数据查看都是依赖 Grafana,Grafana 服务是通过 NodePort 形式部署,先找到其访问的端口:
kubectl get --namespace deepflow -o jsonpath="{.spec.ports[0].nodePort}" services deepflow-grafana
# 输出 grafana svc nodeport 端口
3000
通过 $node_ip:$grafana_port
登录 Grafana,默认账户为:admin/deepflow
。

社区已经提供了不少 Dashboard,可以按需查看。
应用性能指标

SQL 监控(还有不少 Ingress/RPC/DNS 等)

调用详情

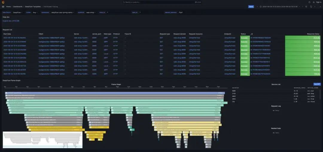
分布式调用链追踪

性能剖析

成都的朋友注意啦!!欢迎报名参与9月7日· eBPF 零侵扰可观测性 Meetup ·成都站,本次活动聚焦《开源可观测性工程创新探索》,来自 DeepFlow、OPPO、金山、腾讯等多位可观测领域专家将一起探讨行业发展趋势、应用场景和落地路径。

DeepFlow 是云杉网络开发的一款可观测性产品,旨在为复杂的云原生及 AI 应用提供深度可观测性。DeepFlow 基于 eBPF 实现了应用性能指标、分布式追踪、持续性能剖析等观测信号的零侵扰(Zero Code)采集,并结合智能标签(SmartEncoding)技术实现了所有观测信号的全栈(Full Stack)关联和高效存取。使用 DeepFlow,可以让云原生及 AI 应用自动具有深度可观测性,从而消除开发者不断插桩的沉重负担,并为 DevOps/SRE 团队提供从代码到基础设施的监控及诊断能力。




