
随着LLM应用程序的不断发展和改进,实现强大的可观测性对于确保最佳性能和可靠性至关重要。然而,由于其复杂性和规模,跟踪和存储 LLM 应用程序的运行时事件是具有挑战性的。
为了应对这些挑战,我们开发了 MyScale Telemetry,它与 LangChain Callbacks 集成。
MyScale Telemetry 是如何工作的
MyScale Telemetry 无缝地捕获基于 LangChain 的 LLM 应用程序的跟踪数据,并将其存储在 MyScale 中,使诊断问题、优化性能和理解模型行为变得容易。
MyScale Telemetry 可以看作是 LangSmith 的开源替代品,它提供与 LangSmith 类似的功能,包括跟踪和评估 LLM 应用程序。MyScale Telemetry 通过使用多功能强大的 MyScale SQL向量数据库和广泛使用的 Grafana 仪表板,减少了系统复杂性并提高了数据安全性。此外,由于MyScaleDB 与 ClickHouse 兼容,MyScale Telemetry 可以直接与 ClickHouse 一起使用。
接下来我们看看 MyScale Telemetry 系统的工作原理和用法。Callback Handler 会自动为你的 LangChain 应用程序中的每个运行时事件创建一个嵌套跟踪,包括:
`on_chain_start`
`on_chain_end`
`on_llm_start`
`on_llm_end`
`on_chat_model_start`
`on_retriever_start`
`on_retriever_end`
`on_tool_start`
`on_tool_end`
`on_tool_error`
`on_chain_error`
`on_retriever_error`
`on_llm_error`
收集的运行时事件数据被组织成跟踪数据,类似于 OpenTelemetry 跟踪数据,并存储在MyScale 数据库中的专用跟踪数据表中。请参阅以下 SQL 脚本,了解此跟踪数据表结构和`CREATE TABLE`语句。
CREATE TABLE your_database_name.your_table_name(`TraceId` String CODEC(ZSTD(1)),`SpanId` String CODEC(ZSTD(1)),`ParentSpanId` String CODEC(ZSTD(1)),`StartTime` DateTime64(9) CODEC(Delta(8), ZSTD(1)),`EndTime` DateTime64(9) CODEC(Delta(8), ZSTD(1)),`Duration` Int64 CODEC(ZSTD(1)),`SpanName` LowCardinality(String) CODEC(ZSTD(1)),`SpanKind` LowCardinality(String) CODEC(ZSTD(1)),`ServiceName` LowCardinality(String) CODEC(ZSTD(1)),`SpanAttributes` Map(LowCardinality(String), String) CODEC(ZSTD(1)),`ResourceAttributes` Map(LowCardinality(String), String) CODEC(ZSTD(1)),`StatusCode` LowCardinality(String) CODEC(ZSTD(1)),`StatusMessage` String CODEC(ZSTD(1)),INDEX idx_trace_id TraceId TYPE bloom_filter(0.001) GRANULARITY 1,INDEX idx_res_attr_key mapKeys(ResourceAttributes) TYPE bloom_filter(0.01) GRANULARITY 1,INDEX idx_res_attr_value mapValues(ResourceAttributes) TYPE bloom_filter(0.01) GRANULARITY 1,INDEX idx_span_attr_key mapKeys(SpanAttributes) TYPE bloom_filter(0.01) GRANULARITY 1,INDEX idx_span_attr_value mapValues(SpanAttributes) TYPE bloom_filter(0.01) GRANULARITY 1,INDEX idx_duration Duration TYPE minmax GRANULARITY 1)ENGINE = MergeTree()PARTITION BY toDate(StartTime)ORDER BY (SpanName, toUnixTimestamp(StartTime), TraceId);
工作流程概述
MyScale Telemetry 自动将用户与 LLM 应用程序交互生成的所有跟踪数据记录到 MyScale Cloud或 MyScaleDB 中。然后,开发人员可以在 Grafana 仪表板中可视化这些存储的跟踪数据,从而全面调试和分析 LLM 应用程序。这些跟踪数据还可以输入到像 Ragas 这样的评估框架中进行进一步分析,帮助优化应用程序。

因此,MyScale Telemetry 为开发人员提供了非常大的价值。它提供了一个强大的工具,可以以最小的性能影响调试和增强 LLM 应用程序。它提供了全面的可观测性洞察,允许开发人员深入理解他们的应用程序的行为和性能。
MyScale Telemetry 的实际应用示例
以下完整示例将演示如何使用 MyScale Telemetry,包括设置 MyScaleDB 和 Grafana 仪表板以存储和监控跟踪数据,然后使用 Ragas 评估这些数据。
设置 MyScaleDB 和 Grafana
首先,使用 Docker Compose 启动 MyScaleDB 和 Grafana 实例。`docker-compose.yml`文件可以在这个文件夹中找到:
https://github.com/myscale/myscale-telemetry/blob/main/deploy/docker-compose.yaml
运行以下命令启动容器:
git clone https://github.com/myscale/myscale-telemetry.gitcd myscale-telemetry/deploy/docker-compose up -d
或者,你可以在 MyScale Cloud 上启动一个托管的 MyScaleDB 实例。如果你选择此选项,请使用以下命令禁用本地 MyScaleDB 实例启动:
docker-compose up --scale myscaledb=0 -d
安装所需的软件包
接下来,使用 pip 安装 MyScale Telemetry 包以及 LangChain,LangChain OpenAI 集成和 Ragas:
pip install myscale-telemetry langchain_openai ragas
构建一个简单的链
接下来我们构建一个简单的 LangChain 链,并将其与`MyScaleCallbackHandler`集成以收集跟踪数据,如下所示:
import osfrom myscale_telemetry.handler import MyScaleCallbackHandlerfrom operator import itemgetterfrom langchain_core.output_parsers import StrOutputParserfrom langchain_core.prompts import ChatPromptTemplatefrom langchain_openai import ChatOpenAI, OpenAIEmbeddingsfrom langchain_community.vectorstores import MyScalefrom langchain_community.vectorstores.myscale import MyScaleSettingsfrom langchain_core.runnables import RunnableConfig# set up the environment variables for OpenAI and MyScale Cloud/MyScaleDB:os.environ["OPENAI_API_KEY"] = "YOUR_OPENAI_KEY"os.environ["MYSCALE_HOST"] = "YOUR_MYSCALE_HOST"os.environ["MYSCALE_PORT"] = "YOUR_MYSCALE_HOST"os.environ["MYSCALE_USERNAME"] = "YOUR_MYSCALE_USERNAME"os.environ["MYSCALE_PASSWORD"] = "YOUR_MYSCALE_PASSWORD"# create a vector store and retriever using MyScale and OpenAI embeddings:texts = ["Harrison worked at Kensho.","Alice is a software engineer.","Bob enjoys hiking on weekends.","Claire is studying data science.","David works at a tech startup.","Eva loves playing the piano.","Frank is a graphic designer.","Grace is an artificial intelligence researcher.","Henry is a freelance writer.","Isabel is learning machine learning."]myscale_settings = MyScaleSettings()myscale_settings.index_type = 'SCANN'vectorstore = MyScale.from_texts(texts, embedding=OpenAIEmbeddings(), config=myscale_settings)retriever = vectorstore.as_retriever()# set up the llm and prompt template:model = ChatOpenAI()template = """Answer the question based only on the following context:{context}Question: {question}"""prompt = ChatPromptTemplate.from_template(template)# create the chainchain = ({"context": itemgetter("question") | retriever,"question": itemgetter("question"),}| prompt| model| StrOutputParser())# integrate MyScaleCallbackHandler to capture trace data during the chain execution:chain.invoke({"question": "where did harrison work"}, config=RunnableConfig(callbacks=[MyScaleCallbackHandler()]))
成功运行后,你将在 MyScaleDB 中的`otel.otel_traces`表中找到相应的跟踪数据。

有关自定义 `MyScaleCallbackHandler` 的详细信息,请参阅文档:https://github.com/myscale/myscale-telemetry/tree/main?tab=readme-ov-file#custom-parameters
请参阅 MyScale Telemetry 自定义参数文档以自定义`MyScaleCallbackHandler`。
可观测性
为了从 LLM 应用程序运行时轻松清晰地显示通过 MyScale Telemetry 收集的跟踪数据,我们还提供了 Grafana 跟踪仪表板。
仪表板允许用户监控 LLM 应用程序的状态,类似于 LangSmith,使用户可以更容易地调试和改进程序的性能。
示例的 Docker Compose 会在 http://localhost:3000 启动一个 Grafana 实例。使用用户名`admin`和密码`admin`登录。
设置跟踪仪表板
在使用 MyScale Telemetry Handler 处理程序收集跟踪数据后,请按照以下步骤在 Grafana中 设置 MyScale 跟踪仪表板:
1. 安装 Grafana-clickhouse-datasource 插件:

2. 在 Grafana 中添加新的 ClickHouse 数据源:
在 Grafana 数据源设置中添加一个新的 ClickHouse 数据源。服务器地址、服务器端口、用户名和密码应与使用的 MyScaleDB 的主机、端口、用户名和密码相对应。
提供的 Docker Compose 示例中的值是:
地址:`myscaledb`
端口:`9000`
用户名:`default`
密码:`default`

3. 导入 MyScale 跟踪仪表板:
添加了 ClickHouse 数据源后,可以导入 MyScale 跟踪仪表板。

4. 配置仪表板:
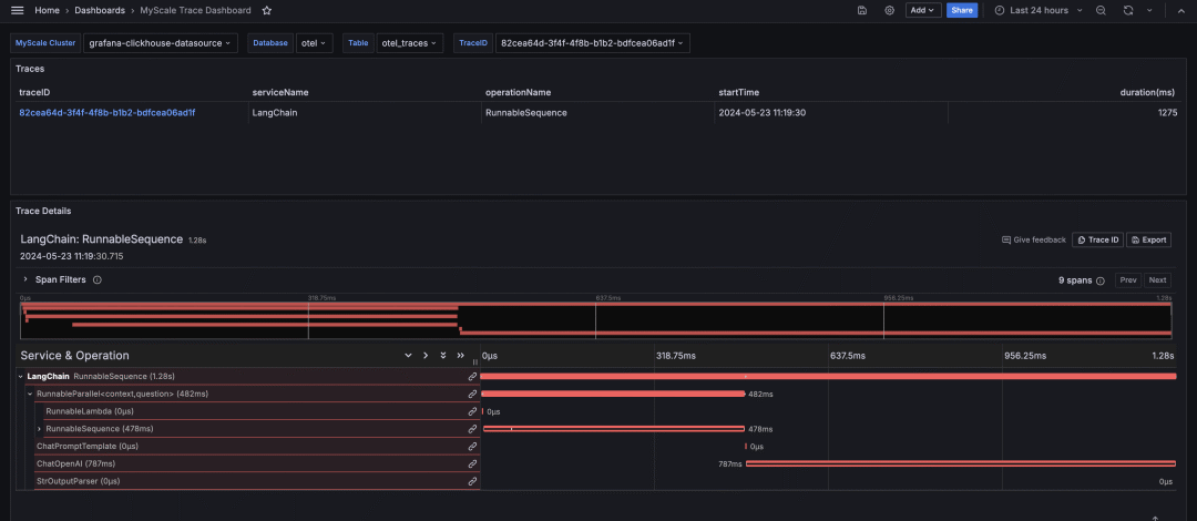
导入 MyScale 跟踪仪表板后,选择 MyScale 集群(ClickHouse 数据源名称)、数据库名称、表名称和要分析的跟踪的 TraceID。然后,仪表板将显示所选跟踪的跟踪表和跟踪详细信息面板。

通过 MyScale 跟踪仪表板进行分析
MyScale 跟踪仪表板,类似于 LangSmith,提供了对 LLM 应用程序运行时行为的全面洞察。它显示了有助于调试、优化和理解应用程序性能的关键信息。
函数执行时间
仪表板显示 LangChain 应用程序中每个函数的执行时间,帮助识别性能瓶颈。

输入和输出
仪表板提供了链的总体输入和输出的详细视图,便于跟踪应用程序中的数据流。

DB检索器返回值
它显示数据库检索器返回的特定数据,允许用户验证是否正在获取和使用正确的数据。

提示信息
我们可以查看生成并发送到 LLM 的确切提示,这对于确保所提出问题的准确性和相关性至关重要。

ChatOpenAI 输出
同时会显示 ChatOpenAI 生成的输出,提供了 LLM 对提示响应的清晰度。此外,显示了令牌使用详情,以帮助用户监控和优化与 LLM API 调用相关的成本。
使用 Ragas 进行评估
存储在 MyScaleDB 中的跨度数据可以用来使用开源 RAG 评估框架 Ragas 分析和评估 RAG pipeline。
以下 Python 代码演示了如何使用 Ragas 对跟踪进行评分以及评估检索到的上下文和生成的答案。
import osfrom datasets import Datasetfrom ragas import evaluatefrom ragas.metrics import faithfulness, answer_relevancy, context_utilizationfrom clickhouse_connect import get_clientdef score_with_ragas(query, chunks, answer):test_dataset = Dataset.from_dict({"question": [query], "contexts": [chunks], "answer": [answer]})result = evaluate(test_dataset, metrics=[faithfulness, answer_relevancy, context_utilization])return resultdef evaluate_trace(question, topk, client, database_name, table_name):trace_id, answer = client.query(f"SELECT TraceId, SpanAttributes['output'] as Answer FROM {database_name}.{table_name} WHERE SpanAttributes['question'] = '{question}' AND ParentSpanId = ''").result_rows[0]span_dict = client.query(f"SELECT SpanAttributes FROM {database_name}.{table_name} WHERE TraceId = '{trace_id}' AND SpanKind = 'retriever'").result_rows[0][0]contexts = [span_dict.get(f"documents.{i}.content") for i in range(topk)]print(score_with_ragas(question, contexts, answer))test_question = "where did harrison work"client = get_client(host=os.getenv("MYSCALE_HOST"),port=int(os.getenv("MYSCALE_PORT")),username=os.getenv("MYSCALE_USERNAME"),password=os.getenv("MYSCALE_PASSWORD"),)evaluate_trace(test_question, 4, client, "otel", "otel_traces")
运行实例后,你可以使用 Ragas 提供的分数评估你的 RAG pipeline 性能。
写在最后
MyScale Telemetry 为改善 LLM 应用程序的可观测性和评估提供了一个强大、开源的解决方案。通过与 LangChain Callbacks 无缝集成,它捕获详细的跟踪数据并将其存储在 MyScaleDB 中,从而便于诊断问题、优化性能和了解应用程序行为。
Grafana 中的 MyScale 跟踪仪表板清晰地可视化了这些跟踪数据,帮助用户有效地监控和调试 LLM 应用程序。关键洞察包括函数执行时间、输入和输出跟踪、DB 检索器返回、提示信息、ChatOpenAI 输出和令牌使用情况。
此外,将 Ragas 与 MyScale Telemetry 集成,可以全面评估 RAG 管道。使用存储在 MyScaleDB 中的跟踪数据,Ragas 可以评估忠实度、答案相关性和上下文利用率等指标, 确保高质量的结果和持续改进。
欢迎大家使用 MyScale Telemetry 和 Grafana 仪表板,如果有任何问题或需要进一步的帮助,请随时联系我们。
*MyScale Telemetry:https://github.com/myscale/myscale-telemetry
了解墨奇科技 点击更多资讯





