概述
ClickHouse 运行时会将一些个自身的运行状态记录到众多系统表中( system.*)。所以我们对于 CH 自身的一些运行指标的监控数据,也主要来自这些系统表。
但是直接查询这些系统表会有一些不足之处:
- 这种方式太过底层,不够直观,我们还需要在此之上实现可视化展示;
- 系统表只记录了 CH 自己的运行指标,有些时候我们需要外部系统的指标进行关联分析,例如 ZooKeeper、服务器 CPU、IO 等等。
现在 Prometheus + Grafana 的组合比较流行,安装简单易上手,可以集成很多框架,包括服务器的负载, 其中 Prometheus 负责收集各类系统的运行指标; Grafana 负责可视化的部分。
ClickHouse 从 v20.1.2.4 开始,内置了对接 Prometheus 的功能,配置的方式也很简单,可以将其作为 Prometheus 的 Endpoint 服务,从而自动的将 metrics 、 events 和asynchronous_metrics 三张系统的表的数据发送给 Prometheus。
安装Prometheus + Grafana
下载地址
Prometheus 下载地址:https://prometheus.io/download/
Grafana 下载地址:https://grafana.com/grafana/download
安装Prometheus
Prometheus 是基于 Golang 语言编写,编译后的软件包,不依赖于任何的第三方依赖。只需要 下载对应平台的二进制包,解压并且添加基本的配置即可正常启动 Prometheus Server。
将已下载好的prometheus-2.30.3.linux-amd64.tar.gz上传到/opt/software/,然后解压更名:
# 解压
tar -zxvf prometheus-2.30.3.linux-amd64.tar.gz
# 改名
mv prometheus-2.30.3.linux-amd64 prometheus
修改配置文件:
# 切换路径
cd prometheus
# 编辑配置文件
vim prometheus.yml
# 控制 Prometheus 服务器的全局配置
global:
scrape_interval: 15s # 将抓取间隔设置为每 15 秒一次。 默认为每 1 分钟一次。
evaluation_interval: 15s # 每 15 秒评估一次规则。 默认为每 1 分钟一次
# scrape_timeout 设置为全局默认值(10 秒)。
# 警报配置
alerting:
alertmanagers:
- static_configs:
- targets:
# - alertmanager:9093
# 规则配置文件
# 加载规则并根据全局 "evaluation_interval" 定期评估
rule_files:
# - "first_rules.yml"
# - "second_rules.yml"
# 配置采集目标相关, prometheus 监视的目标。
# Prometheus 自身的运行信息可以通过 HTTP 访问,所以 Prometheus 可以监控自己的运行数据。
scrape_configs:
# 监控作业的名称
- job_name: 'prometheus'
# metrics_path defaults to '/metrics'
# 表示静态目标配置,就是固定从某个 target 拉取数据
# 默认方案为 HTTP
static_configs:
- targets: ['localhost:9090']
# 添加如下 clickhouse 监控
- job_name: 'clickhouse-1'
static_configs:
- targets: ['node2:9363']
# 默认端口号为 9396,要跟 clickhouse 的配置相同
因为是yml文件,所以缩进特别严格,每个缩进代表不同层级,需要注意。
启动:
# 前台启动
./prometheus --config.file=prometheus.yml
# 后台启动
nohup ./prometheus --config.file=prometheus.yml > ./prometheus.log 2>&1 &
访问 webUI 页面:
http://node2:9090
安装Grafana
Grafana是一款用Go语言开发的开源数据可视化工具,可以做数据监控和数据统计,带有告警功能。目前使用grafana的公司有很多,如paypal、ebay、intel等。
将grafana-enterprise-8.2.1.linux-amd64.tar.gz上传到/opt/software/,然后解压、更名:
tar zxvf grafana-enterprise-8.2.1.linux-amd64.tar.gz
启动 Grafana:
# 转到 grafana 文件夹
cd grafana-8.2.1/
# 前台启动
bin/grafana-server web
# 后台启动
nohup ./bin/grafana-server web > ./grafana.log 2>&1 &
打开 web UI:
http://node2:3000
账号名与密码默认 admin
配置ClickHouse
修改配置文件
vim /etc/clickhouse-server/config.xml
将下面内容的注释打开
<prometheus>
<endpoint>/metrics</endpoint>
<port>9363</port>
<metrics>true</metrics>
<events>true</events>
<asynchronous_metrics>true</asynchronous_metrics>
<status_info>true</status_info>
</prometheus>
如果有多个节点,需要在每个节点都进行配置。
因为改了配置文件,配置完成之后需要重启 clickhouse生效。
网页访问hadoop1:9363/metrics,能看到相关信息就说明好了。当然显示的数据不方便看,这也是使用Prometheus+Grafana的意义所在。
配置Grafana
添加Prometheus数据源
点击左侧齿轮logo,选择Data sources,点击Add data source


之后在搜索框中搜索Prometheus,然后点击select

然后参考下图进行配置修改:

提示Data source is working则说明正常。
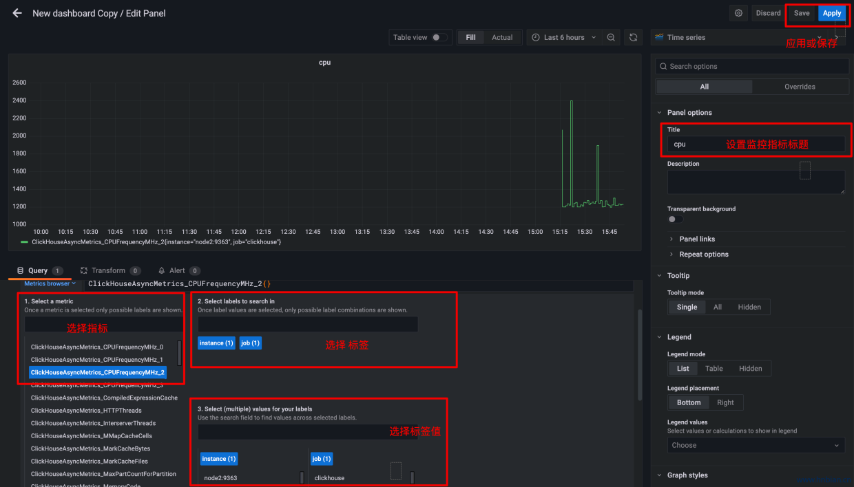
接下来创建可视化页面,可以自己创建 Dashboard 添加需要监控的指标:
左侧点击加号,选择Dashboard

添加一个新的仪表板:

添加监控指标:

但手动添加指标太慢,需要很久才能将所需的指标都添加完成,并且需要一定的经验,否则会遗漏一些重要指标,这里推荐使用clickhouse监控模板,可以到 https://grafana.com/dashboards 网站,找到大量可直接使用的 Dashboard 模板。
Grafana 中所有的 Dashboard 通过 JSON 进行共享,下载并且导入这些 JSON 文件,就可 以直接使用这些已经定义好的 Dashboard。

下载模板:
注意不一定下载量越多越好,还要注意一下更新日期

或

导入模板:


设置数据源:

可以看到模板中的监控指标:





