点击上方“IT那活儿”公众号--专注于企业全栈运维技术分享,不管IT什么活儿,干就完了!!!
提到运维监控其实大家都不陌生了,由于IT运维环境越来越复杂,随着物理主机、虚拟主机、上云的需求增多。不断更新交替运维也变的困难起来,运维人员不但要面对不同功能的设备面对各种不同厂家的服务器、不同版本的操作系统,数据库、中间件、交换机、安全设备等,此时拥有一个集中统一的运维监控平台就显的格外重要。
运维监控能够以实时的图文形式、拓补图形式、报表形式、日志形式、告警形式等等来展现。可以让我们更清晰更直观更易读的集中观察所监控主机硬件设备、操作系统、数据库、网络的运行状态,能够及时发现问题,帮助运维人员迅速准确的判断和定位处理故障,从而减少因为故障对生产环境产生的影响。
运维监控(也称:IT综合管理系统)是一系列IT管理产品的统称,它所包含的产品功能强大、易于使用、解决方案齐全,可一站式满足用户的各种IT管理需求。
适用范围:
前提:
x86服务器纳入监控详细操作分为四步:
使用管理员账号admin登陆智慧运维平台。 数据接口调用CMDB x86资源进行模型映射。 资源池进行监控、运维、agent配置安装。 查看验证配置完成的监控数据。







注:
“消费者”选项 是指最终映射到资源池中设备信息,这里我们把要映射的x86服务器指定给“Linux”。 “生产者”选项 是指CMDB资产信息的配置模型中的“x86服务器”。也就是说我们要把将生产者CMDB中“x86服务器数据推送(映射)给 “消费者”中的“Linux”。

注:
在配置“消费属性”和“生产属性”时检查两个属性所对应关系含义是否相同,尽可能保证完全一致,到这里“CMDB”资产中的“X86服务器”资产信息已完成模型映射。

因业务需求已经配置了大部分“Linux”分组中设备的监控,这里我找出一台设备进行监控配置说明。

可以看到被勾选的x86服务器“接入状态”图标中的监控配置和运维配置是灰色的,这是因为该设备还没有进行监控和运维的配置,如需批量配置可以全部勾选所有设备。





注:
到这里“监控配置”和“运维配置”已配置完成,“接入状态”该主机监控和运维图标会点亮。如需批量配置可以全部勾选所有设备后再进行配置,配置内容和单台配置相同。




总 结:
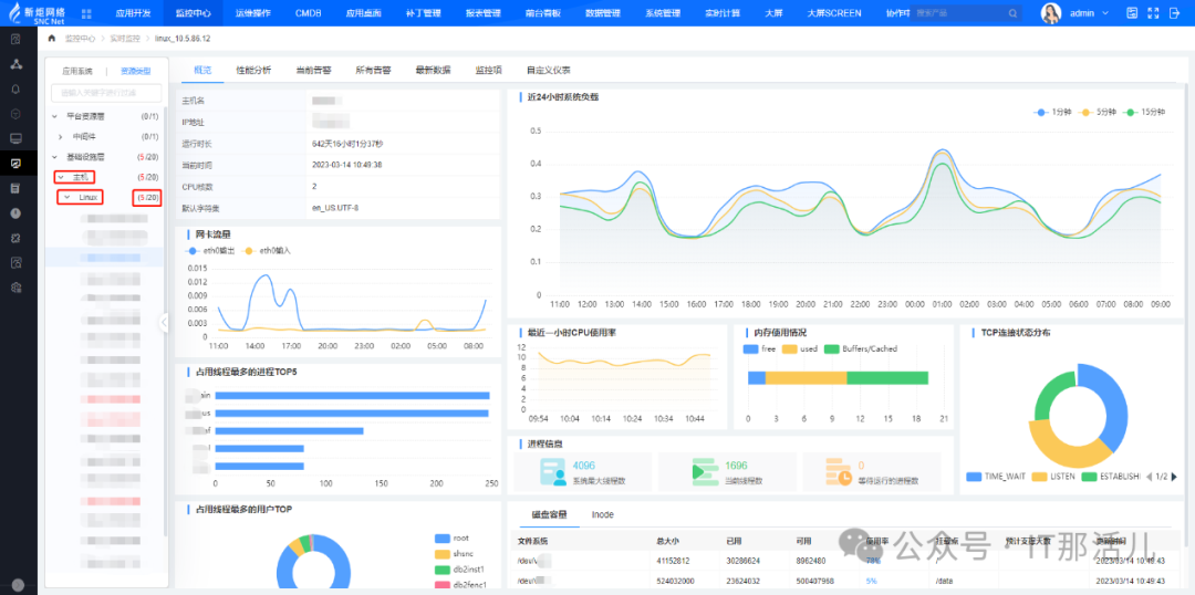
告警雷达,告警分布,告警矩阵,Top资源告警,Top监控项告警,告警趋势;多个监控项的性能趋势图、Top资源性能、指标列表; 业务系统状态、资源类型状态、平台健康度、业务健康度仪表,实现设备运行状态的可视化管理。

本文作者:郎亚勇(上海新炬中北团队)
本文来源:“IT那活儿”公众号

文章转载自IT那活儿,如果涉嫌侵权,请发送邮件至:contact@modb.pro进行举报,并提供相关证据,一经查实,墨天轮将立刻删除相关内容。




