1、 配置链接
1.1 软件下载地址:
https://www.mongodb.com/try/download/relational-migrator

1.2 填好链接信息

2、 查询
2.1 可视化查询
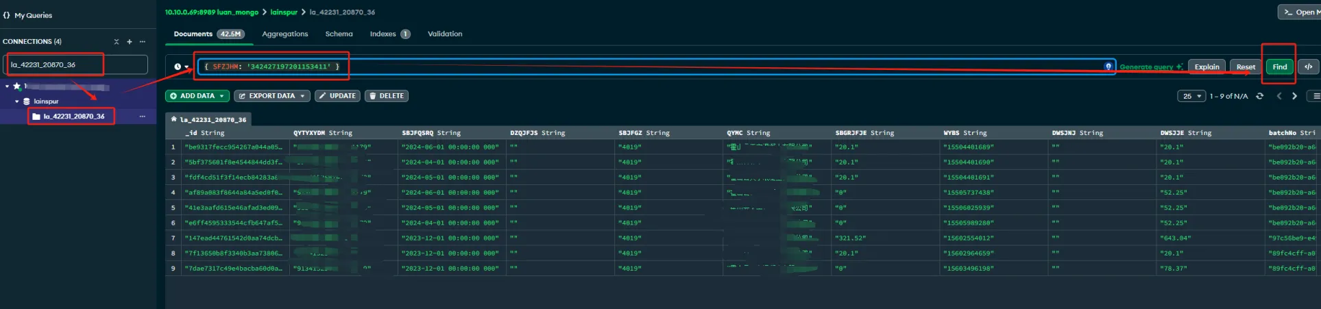
2.1.1 可以在搜索框打开表

2.1.2 格式 、写法
2.1.2.1 等于
Type a query:{ field: 'value' }
例如:
查询 SFZJHM = 342427197201153411 的全部数据
{ SFZJHM: '342427197201153411' }

2.1.2.2 大于、小于
SBJFYF 大于 202401,这里主要 values 需要加 引号
{ SBJFYF: { $gt: '202401' } }

SBJFRQ 小于 202406
{ SBJFRQ: { $lt: '202406' } }
2.1.2.3 where + 多条件
{
SFZJHM: '34242319720908059X',
SBZL: '失业',
SBJFRQ: { $lt: '202406' }
}
2.3 语句查询写法
2.3.1 查询某个表(la_42231_20870_36)全部数据
db.la_42231_20870_36.find()
2.3.2 查询表(la_42231_20870_36)+where 条件,并返回全部列
db.la_42231_20870_36.find({ SFZJHM: '34242319720908059X' })
2.3.3 查询表(la_42231_20870_36)+where 条件,并返回指定的列
db.la_42231_20870_36.find({ SFZJHM: '34242319720908059X' }, { QYMC: 1,SBZL: 1 ,SBLX: 1,SBJFJZRQ: 1})
2.3.4 查询表(la_42231_20870_36)+where 条件 > or <
查询 SBJFRQ 字段大于 202401 的文档,返回全部
db.la_42231_20870_36.find({ SBJFYF: { $gt: '202401' }
查询 SBJFRQ 字段 小于 202406 的文档,返回全部
db.la_42231_20870_36.find({ SBJFRQ: { $lt: '202406' } })
查询 SBJFRQ 字段 小于 202406 的文档,返回指定列
db.la_42231_20870_36.find({ SBJFRQ: { $lt: '202406' } }, { QYMC: 1,SBZL: 1 ,SBLX: 1,SBJFJZRQ: 1})
2.3.5 查询表(la_42231_20870_36)+ 多个 where 条件
db.la_42231_20870_36.find({
SFZJHM: '34242319720908059X',
SBZL: '失业',
SBJFRQ: { $lt: '202406' }
})
2.3.6 取集合最大值的一条记录 (order by SBJFYF)
取SBJFYF最大的一条记录,limit(1) 限制条数 (desc)
db.la_42231_20870_36.find().sort({ SBJFYF: -1 }).limit(1)
取SBJFYF最小的一条记录,limit(1) 限制条数 (asc)
db.yourCollection.find().sort({ yourFieldName: 1 }).limit(1)
2.3.7 取集合列的最大值 max(SBJFYF)
db.la_42231_20870_36.aggregate([
{
$group: {
_id: null,
maxValue: { $max: "$SBJFYF" }
}
}
])
2.3.8 取集合列的最小值 min(SBJFYF)
db.la_42231_20870_36.aggregate([
{
$group: {
_id: null,
minValue: { $min: "$SBJFYF" }
}
}
])
2.3.9 排除某列显示
db.la_42231_20870_36.find({
SBJFRQ: { $lt: 30 }
}, {
// 这里可以指定返回的字段,但如果你想要所有字段,通常不需要这个部分
// 例如,只返回QYMC和SBZL字段:
// QYMC: 1,
// SBZL: 1
// 注意:如果你需要排除某些字段,可以使用字段名: 0,
})
db.la_42231_20870_36.find({ SFZJHM: '342427197201153411' },{_id: 0})
3、mongodb 索引创建维护
为 la_42231_20870_36 集合的 SFZJHM 创建一个升序索引(1为升序,-1为降序),并命名为:idx_la_42231_20870_36_SFZJHM
db.la_42231_20870_36.createIndex({ "SFZJHM": 1 }, { name: "idx_la_42231_20870_36_SFZJHM"})
复合索引,复合索引是包含多个字段的索引。查询时,MongoDB可以使用复合索引中的字段来加速查询。
db.table.createIndex({ "firstName": 1, "lastName": -1 })
查看索引
db.la_42231_20870_36.getIndexes()
删除索引
知道索引名
db.users.dropIndex("idx_la_42231_20870_36_SFZJHM")




