
👆 点击此处,立即报名 👆

本合集精选两篇深度文章,介绍了 DR Auto-Sync 技术如何保障同城双中心高可用性,探索 TiDB 在分布式数据库领域的创新实践,希望为大家提供 TiDB 技术原理的全面视角,助力优化数据库运维管理。
TiDB DR-Auto-Sync 同城双中心高可用实践
银行核心背后的落地工程体系
DR-Auto-Sync 简介和部署架构
DR-Auto-Sync 适用于同城双中心,需 50 公里内、低时延高带宽。支持状态自动切换,6 副本、3 Voter 主中心、2 Follower、1 Learner 副中心,PD 5 实例主中心,TiDB 双活。

集群配置
More
Dr-Auto-Sync 容灾切换
DR-Auto-Sync 集群支持计划内切换和计划外切换(故障抢修)两种模式的容灾切换操作。
● 计划内切换和实战演练:有计划的主中心、副中心角色转换,常用于日常容灾演练、副中心业务验证、计划内机房硬件维护等场景,操作简单、业务无感知。

● 计划外切换和实战演练:主中心故障时,人工快速恢复 TIDB 集群,实现 RPO = 0、RTO < 1 min (从中心故障) 或 RTO < 10 min (主中心故障)的容灾保障。

● 切换方式实战效果对比

监控与告警
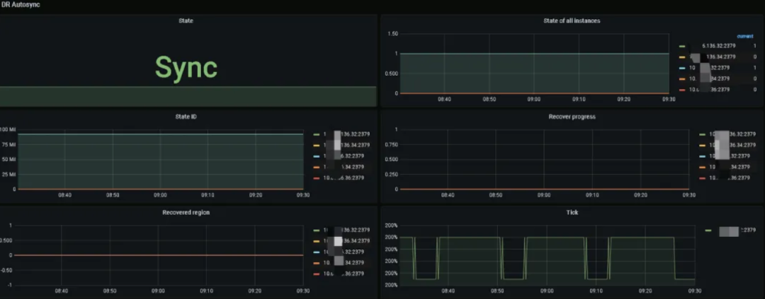
TiDB v6.5.6 起,Grafana 集成 DR-Auto-Sync 监控,展示集群同步状态。监控重点包括主副中心数据同步、Region Leader 和 PD Leader 分布,设置告警:集群状态异常、副中心 Leader 存在时触发告警,PD Leader 状态变化用于切换判断,确保运维及时响应。

注意事项
● 避免模式切换问题:不同频设置 pd-store-heartbeat-tick-interval 和 wait-store-timeout ,以防 TiDB 集群在 sync 和 async 间频繁切换。
● 管理 snapshot 影响:长期 async 模式可能导致大量 region 副本 copy ,影响性能。需调整参数,但可能影响 BR restore ,需在 restore 前调整回正常。
● PD 优先级一致性:升级或打 patch 前,确保所有 PD 优先级相同,防止 TiUP 操作失败或 PD 优先级变化导致的不稳定。
总结
TiDB 的 DR-Auto-Sync 实现银行双活双写,确保 RPO=0,满足金融机构业务连续性和高可用需求。
点击此处丨阅读原文
DR Auto-Sync:
TiDB 同城两中心自适应同步复制技术解析
原生Raft的限制
● Raft 共识算法:Raft 通过日志复制和状态机在 TiDB 的PD 和 TiKV 中实现数据容灾,确保多数节点存活时能选出 leader ,维持服务。
● 副本数目选择:Raft 组成员数应为奇数以提高容灾能力,如三成员结构能容忍一成员故障,避免网络隔离导致服务不可用。
● 原生 Raft 局限性及扩展:原生 Raft 在偶数可用区支持不友好,TiDB 通过扩展 Raft 功能,改善了在主可用区故障后,灾备区数据一致性恢复的难题。
DR Auto-Sync 方案

DR Auto-Sync 是 TiDB 的同城双中心数据同步方案,通过内部 Raft 协议实现两中心数据同步,保障任一中心故障时数据一致性。
● 同步状态:TiDB DR-Auto-Sync 支持 sync、async、sync-recover 三种模式,自动调整保障数据一致性和业务可用。
● 状态转换:PD 监控网络和中心健康,自动控制集群在 sync 和 async 间切换,确保数据同步和集群稳定。
● RPO & RTO:DR Auto-Sync 实现 RPO=0,最小化数据丢失。RTO 涵盖多种故障场景,影响集群恢复服务时间。
原理解读
● 核心技术① —— Raft Commit Group:引入提交组概念,确保日志复制至少覆盖两个不同组,增强跨 AZ 的数据一致性与容灾能力。
● 核心技术② —— 请求阻塞窗口:设置阻塞窗口以保持同步复制状态,防止网络故障导致的数据不一致。
● 核心技术③ —— 自适应复制状态切换:设置阻塞窗口以保持同步复制状态,防止网络故障导致的数据不一致。
● 核心技术④ —— 少数派灾难恢复:在主 AZ 故障时,通过 PD 手动指定灾备 AZ 的副本为 Leader ,实现少数派副本的数据服务恢复。

最佳实践
● 同城双中心方案(DR Auto-Sync):
优点 ✅:实现同城双中心高可用和容灾,RPO = 0 数据恢复,自动切换异步复制,快速服务恢复
缺点 ❎:运维复杂,可能需人工介入数据恢复,跨 region 读写存在 ACID 问题。
● 同城三中心方案:
优点 ✅:三个数据中心提供高可用性和容灾,自动故障切换,无数据丢失
缺点 ❎:高网络稳定性要求,性能受网络延迟影响,写入和读取延迟增加
● 两地三中心方案:
优点 ✅:跨城高可用性,应对自然灾害,自动故障恢复,无数据丢失
缺点 ❎:受网络延迟影响性能,写入读取延迟,异地数据中心数据恢复可能不保证 RPO = 0。
点击此处丨阅读原文
👇 立即咨询 TiDB 企业版 👇








