Vastbase G100 是由北京海量数据技术股份有限公司研发的一款企业级关系型数据库产品,具备高性能、高并发、高可用、高安全和高兼容性,支持多种存储模式,适用于金融、电子政务、国防等关键行业领域以及空间数据处理和数据分析场景。

如何快速纳管Vastbase G100数据库

上图中的两套VastbaseG100数据库均是一主一备。前者主备数据库部署在同一服务器中,后者部署在不同的服务器中。DBdoctor 可分别对主备库分别进行纳管,且同一服务器仅需要部署一个Agent(可自动部署)。
环境要求:4c8g(建议独立的资源部署,可以添加选项--unlimited
忽略4c8g的限制)
下载安装包:https://www.dbdoctor.cn/?utm=01
#解压安装包并执行一条命令即可部署完成./dbd -I

服务访问地址:http://<部署服务的主机ip>:13000
登录账号:tester/Root2023!
详细文档:https://demo.dbdoctor.cn/modules/dbDoctor/mdPreview/index.html?readme=help#/
创建账号:create user 'test'@'%' IDENTIFIED BY 'Root2023!';赋权:ALTER USER test MONADMIN;如需查看语句执行计划、SQL审核等功能,可执行以下赋权命令:ALTER USER test SYSADMIN;
点击“实例纳管”按钮后,在类型下拉框中选中Vastbase G100引擎类型;
填写数据库的访问地址、账号以及密码等基本信息;
点击"check"按钮,检查实例数据库是否连接正常;
录入Vastbase G100数据库所在主机的账号信息,默认自动安装Agent。

通性检测通过后,点击提交后即可成功纳管Vastbase G100数据库。在实例列表界面,可以看到已纳管的Vastbase G100实例信息。此时,性能洞察已开启,开始体验DBdoctor的强大吧!

一级功能 | 二级功能 | Vastbase G100 | 功能描述 |
事前诊断 | SQL审核 | Y | 识别SQL性能问题,提前规避故障 |
实例巡检 | Y | 生成巡检报告,及时发现隐藏问题 | |
实时诊断 | 性能洞察 | Y | 资源消耗与SQL性能的映射关系 |
锁透视 | Y | 锁等待、死锁、长事务、未提交事务可视化呈现 | |
根因诊断 | Y | 基于问题推导出引起问题的根因SQL | |
审计日志 | Y | 日志分析与日志查询 | |
基础监控 | Y | 系统层以及数据库引擎层面的监控指标汇总 | |
实例调优 | 索引推荐 | Y | 推荐最优索引,提醒冗余索引 |
存储分析 | Y | 预测磁盘使用率,关注磁盘异常占用 |
支持人工审核、慢SQL审核、全量SQL审核以及OpenAPI审核方式,可实现对增量SQL以及线上SQL的全生命周期闭环质量管理。支持批量上传SQL文件,在开发阶段即可完成SQL审核,提前识别SQL问题,同时针对线上存量SQL也可以实时抓取进行审核。

2.实例巡检
支持自动巡检及手动巡检两种巡检方式,可以及时发现数据库在配置、性能、资源等方面的问题,保证数据库服务的稳定。

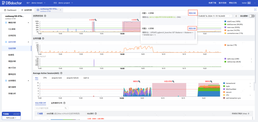
3.性能洞察
性能洞察界面中展示各资源使用率、业务流量以及数据库的平均活跃会话情况。一旦资源使用率或者业务流量存在异常区间,可以快速高效的通过平均活跃会话趋势图及SQL关联分析找到导致出现异常的根因SQL,从而第一时间解决问题。
从图中可以得知,在异常事件存在IO异常及锁异常事件。并且点击“放大镜”后可以查看导致异常事件的具体原因。图中导致IO异常的根因SQL有两类,且点击“根因诊断”可查看该类异常的详细信息。

4.锁透视
涵盖锁等待、死锁、长事务、未提交事务四大锁场景。通过环形图和泳道图方式直观的慢动作回放事务SQL的完整执行过程,并按照事务执行时序高亮标识数据库内核详细加锁和等锁事件,慢动作回放问题现场,快速找到问题源头。

图中展示出未提交事务形成的事务泳道图,并且UPDATE命令执行时间为1秒。

5.根因诊断
根因诊断中详细的描述出该SQL导致的问题现象,并统计出SQL指纹在数据库中造成的每一次异常。
从图中可以得知,UPDATE语句的执行导致IO异常及锁等待异常事件,且24小时内导致产生了12次异常事件。

查看各异常事件右侧的"查看详情"按钮,可以查看异常产生的详细过程,如图是锁等待事件产生的过程。事务A等待事件长达1.425秒。

6.审计日志
审计日志功能提供审计日志的检索功能和审计日志统计分析两大能力。基于eBPF技术采集数据库的实例的审计日志,对SQL进行聚类分析,展示每类SQL语句的请求次数、耗时与来源。可通过与性能洞察结合进行审计日志查看,快速还原数据库异常时间问题现场。

7.基础监控
通过基础监控,可以实时查看该数据库中关于数据库与主机资源、内存、表文件、不同类型请求和事件耗时情况相关的监控指标。

8.索引推荐
性能问题SQL自动识别,并进行索引优化推荐。对需要进行索引优化的库表,统一展示建议执行的优化DDL,并且给出每条待优化SQL的问题分析以及详细建议。

9.存储分析


免费申请专业版License,立即体验DBdoctor全部功能!
专业版License免费自助申请路径:


2️⃣在线试用 立即体验:




