1、简介
Grafana Loki 是一个用于日志聚合和分析的开源工具,专为云原生环境设计,与 Grafana 无缝集成,能够高效地收集、存储和查询日志。以下是如何使用 Grafana Loki 收集日志的详细步骤。
2、环境准备
确保你已经安装了以下组件:
Docker(用于容器化部署)
Grafana(用于可视化日志数据)
Loki(存储日志)
Promtail(收集日志)
3、安装 Loki
可以通过 Docker 轻松安装 Loki。运行以下命令:
[root@mast01 istio]# vim etc/loki/local-config.yaml
auth_enabled: false
server:
http_port: 3100
distributor:
ring:
kvstore:
store: inmemory
ingester:
chunk_idle_period: 5m
chunk_block_size: 720kb
max_chunk_age: 1h
lifecycler:
heartbeat_timeout: 1m
storage_config:
boltdb:
directory: loki/index
schema_config:
configs:
- from: 2020-10-22
store: boltdb
schema: v11
index:
prefix: loki_index_
period: 168h
compactor:
working_directory: loki/compactor
[root@mast01 istio]# docker run -d --name=loki -p 3100:3100 grafana/loki:latest -config.file=/etc/loki/local-config.yaml

4、安装 Promtail
[root@mast01 istio]# vim etc/promtail/config.yaml
server:
http_listen_port: 9080
positions:
filename: tmp/positions.yaml
clients:
- url: http://192.168.58.116:3100/loki/api/v1/push
scrape_configs:
- job_name: varlogs
static_configs:
- targets:
- localhost
labels:
job: varlogs
__path__: var/log/*.log
[root@mast01 istio]# docker run -d --name=promtail -v var/log:/var/log -v $(pwd)/promtail-config.yaml:/etc/promtail/config.yaml grafana/promtail:latest -config.file=/etc/promtail/config.yaml
5、安装 Grafana
[root@mast01 ~]# vim grafana.yaml
apiVersion: v1
kind: ConfigMap
metadata:
name: grafana-config
data:
grafana.ini: |
[server]
root_url = %(protocol)s://%(domain)s:%(http_port)s/
serve_from_sub_path = true
[auth]
disable_login_form = false
disable_signout_menu = false
[users]
allow_sign_up = true
---
apiVersion: apps/v1
kind: Deployment
metadata:
name: grafana
spec:
replicas: 1
selector:
matchLabels:
app: grafana
template:
metadata:
labels:
app: grafana
spec:
containers:
- name: grafana
image: registry.cn-shanghai.aliyuncs.com/study-03/grafana:9.0.1
ports:
- containerPort: 3000
env:
- name: GF_SECURITY_ADMIN_PASSWORD
value: "123456" # 设置管理员密码
volumeMounts:
- name: grafana-config-volume
mountPath: etc/grafana/grafana.ini
subPath: grafana.ini
volumes:
- name: grafana-config-volume
configMap:
name: grafana-config
---
apiVersion: v1
kind: Service
metadata:
labels:
# For use as a Cluster add-on (https://github.com/kubernetes/kubernetes/tree/master/cluster/addons)
# If you are NOT using this as an addon, you should comment out this line.
kubernetes.io/cluster-service: 'true'
kubernetes.io/name: monitoring-grafana
name: monitoring-grafana
spec:
# In a production setup, we recommend accessing Grafana through an external Loadbalancer
# or through a public IP.
# type: LoadBalancer
# You could also use NodePort to expose the service at a randomly-generated port
# type: NodePort
ports:
- port: 80
targetPort: 3000
selector:
app: grafana
type: NodePort
[root@mast01 ~]# kubectl apply -f gra.yaml
configmap/grafana-config created
deployment.apps/grafana created
service/monitoring-grafana created
[root@mast01 ~]# kubectl get pod
NAME READY STATUS RESTARTS AGE
grafana-5f996b9995-skg9n 1/1 Running 0 22s
6、在 Grafana 中配置 Loki 数据源
登录 Grafana 控制台。
进入 “Configuration” > “Data Sources”。
点击 “Add data source” 并选择 “Loki”。
在 URL 中输入 Loki 的地址(例如
http://192.168.58.116:3100
)。点击 “Save & Test” 以确认连接成功。

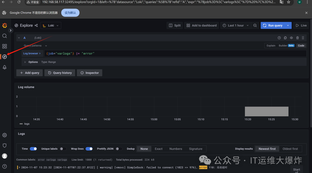
7、验证效果
点击左侧工具栏,选择Explore
在查询框中输入日志查询,例如:
#使用 Grafana 提供的强大查询语言,可以进行更复杂的日志查询。例如,你可以使用 `|~` 进行正则匹配,或使用 `|=` 进行字符串过滤,构建适合你的查询。
{job="varlogs"} |= "error"

[root@mast01 log]# cat vmware-vmsvc-root.log |grep 2024-11-07|grep error
[2024-11-07T07:22:37.812Z] [ warning] [vmsvc] SimpleSock: failed to connect (1023 => 976), error 110: 连接超时
8、总结
通过以上步骤,你可以成功搭建一个基于 Grafana Loki 的日志收集和监控系统。Loki 提供高效的日志存储和查询能力,与 Grafana 的结合让用户能够轻松分析和可视化日志数据。这一组合非常适合于云原生环境和微服务架构,能够帮助团队快速定位和解决
文章转载自IT运维大爆炸,如果涉嫌侵权,请发送邮件至:contact@modb.pro进行举报,并提供相关证据,一经查实,墨天轮将立刻删除相关内容。




