
本文字数:5226;估计阅读时间:14 分钟
本篇为第五篇《使用 Grafana 分析数据》,正文如下:
Grafana 是 ClickHouse 中可观测性数据的首选可视化工具。通过官方的 ClickHouse 插件,用户可以轻松集成。用户可参考这里的安装说明进行安装【https://clickhouse.com/docs/en/integrations/grafana】。
该插件的 V4 版本将日志和跟踪作为新查询构建器的核心,极大减少了 SRE 编写 SQL 查询的需求,并简化了 SQL 基于可观测性的工作流程,推动了这一新兴的可观测性模式发展。Open Telemetry (OTel) 被集成到插件中,作为未来 SQL 可观测性的基础,这也将成为未来数据采集的主要方式。

在 Grafana 中配置 ClickHouse 数据源时,插件允许用户指定日志和跟踪的默认数据库和表,并指定这些表是否遵循 OTel 模式。这可以帮助插件返回正确的日志和跟踪所需的列。如果您修改了 OTel 的默认模式并希望使用自定义列名,插件允许这样配置。如果使用了像时间戳(Timestamp)、日志级别(SeverityText)或消息内容(Body)这样的默认列名,那么无需进行任何更改。
HTTP 或原生协议
用户可以通过 HTTP 协议或原生协议将 Grafana 连接到 ClickHouse。尽管原生协议在性能上有微弱优势,但对于大多数由 Grafana 发出的聚合查询而言,这种提升可能并不明显。相比之下,HTTP 协议在代理和调试方面通常更为简便。
日志配置要求至少包含时间、日志级别和消息内容列,以确保日志正确渲染。
跟踪配置稍显复杂(完整列表见此处【https://clickhouse.com/docs/en/engines/table-engines/mergetree-family/mergetree#mergetree-data-storage】),要求提供的列有助于构建完整的跟踪数据。此功能假设数据结构遵循 OTel 模式,因此若用户有较大偏离,需通过视图来适配和使用该功能。

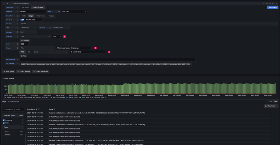
完成配置后,用户可以在 Grafana Explore 中开始搜索日志和跟踪数据。

当用户遵循 Grafana 对日志的要求时,可以在查询构建器中选择查询类型:日志,并点击运行查询。查询构建器将自动生成查询来列出日志并确保它们正确渲染,例如:
SELECT Timestamp as timestamp, Body as body, SeverityText as level, TraceId as traceID FROM "default"."otel_logs" WHERE ( timestamp >= $__fromTime AND timestamp <= $__toTime ) ORDER BY timestamp DESC LIMIT 1000

查询构建器提供了一个简单的方式来修改查询,避免用户编写 SQL。如果需要,用户可以通过查询构建器进行日志过滤,甚至查找包含特定关键词的日志。对于需要编写更复杂查询的用户,可以切换到 SQL 编辑器。只要返回了正确的列,并且选择了日志作为查询类型,结果将自动显示为日志。有关日志渲染所需的列,请参阅这里。【https://grafana.com/developers/plugin-tools/tutorials/build-a-logs-data-source-plugin#logs-data-frame-format】
日志到跟踪
如果日志中包含跟踪 ID,用户可以轻松地导航到特定日志行对应的完整跟踪记录。


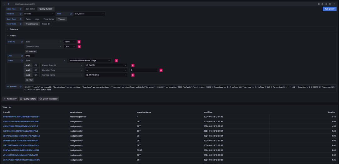
与日志的配置类似,如果满足 Grafana 渲染跟踪所需的列(例如,使用 OTel 模式),查询构建器可以自动生成必要的查询。选择查询类型:跟踪并点击运行查询,系统将生成并执行一个类似下面的查询(具体取决于您配置的列 - 假设使用 OTel):
SELECT "TraceId" as traceID,"ServiceName" as serviceName,"SpanName" as operationName,"Timestamp" as startTime,multiply("Duration", 0.000001) as durationFROM "default"."otel_traces"WHERE ( Timestamp >= $__fromTime AND Timestamp <= $__toTime )AND ( ParentSpanId = '' )AND ( Duration > 0 )ORDER BY Timestamp DESC, Duration DESC LIMIT 1000
该查询会返回 Grafana 所需的列,并渲染出一个跟踪表格,用户可以在不编写 SQL 的情况下进行过滤,比如按持续时间或其他列筛选。

如果用户希望编写更复杂的查询,也可以切换到 SQL 编辑器。
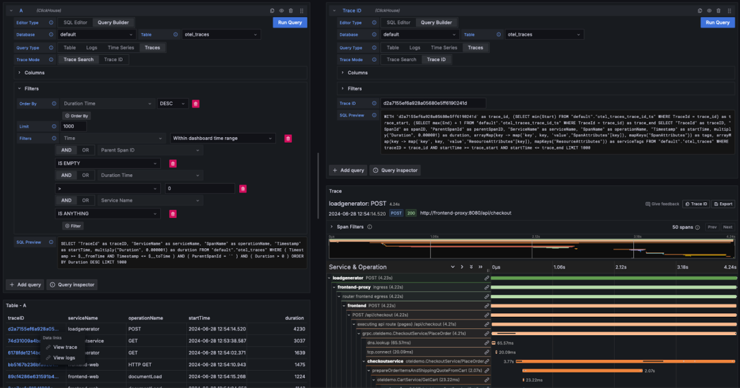
查看跟踪详情
在 Grafana 中,跟踪 ID 会作为可点击的链接显示。点击某个跟踪 ID 后,用户可以选择通过查看跟踪链接查看该跟踪关联的 spans。系统将会发出查询(假设使用 OTel 模式)来检索相关的 spans,并将结果以瀑布图形式呈现。
WITH '<trace_id>' as trace_id,(SELECT min(Start) FROM "default"."otel_traces_trace_id_ts"WHERE TraceId = trace_id) as trace_start,(SELECT max(End) + 1 FROM "default"."otel_traces_trace_id_ts"WHERE TraceId = trace_id) as trace_endSELECT "TraceId" as traceID,"SpanId" as spanID,"ParentSpanId" as parentSpanID,"ServiceName" as serviceName,"SpanName" as operationName,"Timestamp" as startTime,multiply("Duration", 0.000001) as duration,arrayMap(key -> map('key', key, 'value',"SpanAttributes"[key]),mapKeys("SpanAttributes")) as tags,arrayMap(key -> map('key', key, 'value',"ResourceAttributes"[key]),mapKeys("ResourceAttributes")) as serviceTagsFROM "default"."otel_traces"WHERE traceID = trace_idAND startTime >= trace_startAND startTime <= trace_endLIMIT 1000
注意
上述查询利用了物化视图 otel_traces_trace_id_ts 来执行跟踪 ID 查找。有关加速查询和使用物化视图进行查找的详细信息,请参阅《加速查询 - 使用物化视图进行查找》。

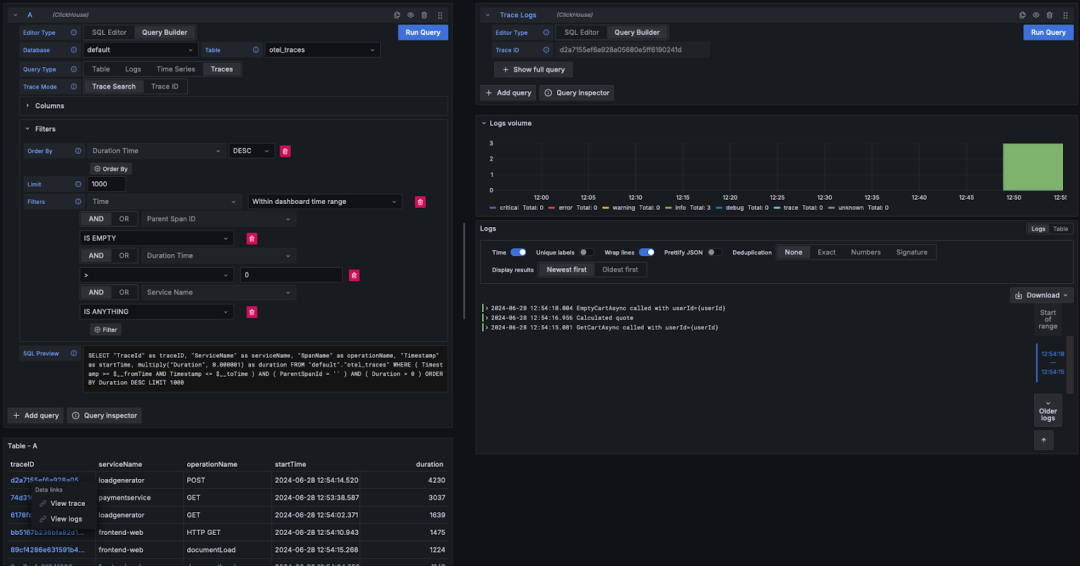
从跟踪跳转到日志
如果日志中包含跟踪 ID,用户可以从跟踪页面跳转到对应的日志。只需点击某个跟踪 ID,然后选择查看日志选项,系统会发出查询(假设使用默认的 OTel 列)来显示关联的日志。
SELECT Timestamp as "timestamp",Body as "body", SeverityText as "level",TraceId as "traceID" FROM "default"."otel_logs"WHERE ( traceID = '<trace_id>' )ORDER BY timestamp ASC LIMIT 1000


用户可以使用 Grafana 和 ClickHouse 数据源来构建个性化的仪表板。我们推荐查阅 Grafana 和 ClickHouse 数据源的文档【https://github.com/grafana/clickhouse-datasource】,特别是其中关于宏和变量的部分,这些内容能帮助用户更好地创建动态的仪表板。
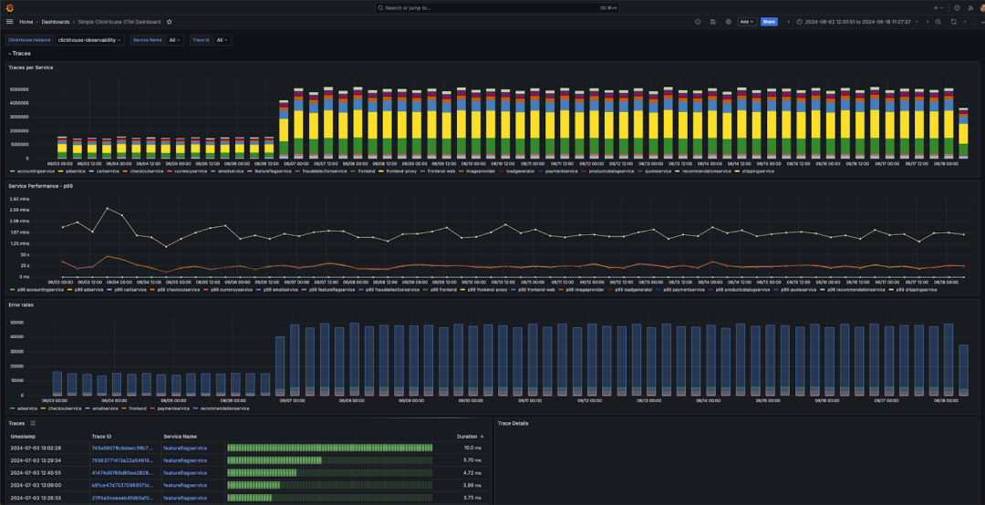
Grafana 插件还提供了多个开箱即用的仪表板,包括一个示例仪表板“简单的 ClickHouse OTel 仪表板”,用于显示符合 OTel 规范的日志和跟踪数据。此示例仪表板要求使用 OTel 默认的列名,并可以通过数据源配置进行安装。

可视化构建小贴士
在下面,我们提供了一些关于构建可视化图表的基本建议,帮助用户快速上手。
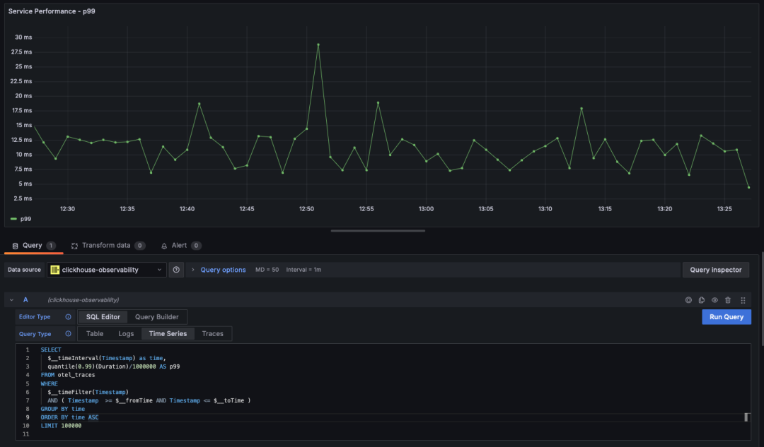
时间序列
在可观测性应用场景中,折线图和统计图表是最常见的可视化方式之一。如果查询返回一个名为 time 的日期时间字段和一个数值类型的列,ClickHouse 插件会自动将结果渲染为折线图。示例如下:
SELECT$__timeInterval(Timestamp) as time,quantile(0.99)(Duration)/1000000 AS p99FROM otel_tracesWHERE$__timeFilter(Timestamp)AND ( Timestamp >= $__fromTime AND Timestamp <= $__toTime )GROUP BY timeORDER BY time ASCLIMIT 100000

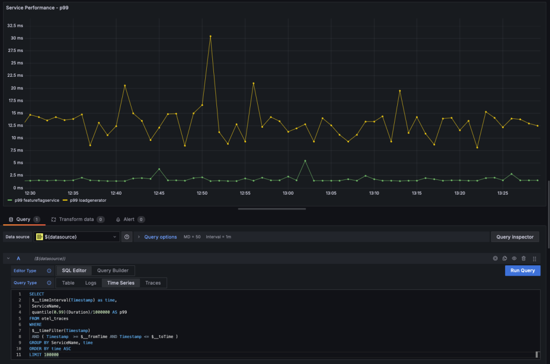
多线图
如果查询结果满足以下条件,ClickHouse 插件将自动渲染多线图:
字段 1:日期时间字段,别名为 `time`
字段 2:用于分组的字段值,类型为字符串
字段 3+:多个度量值
例如:
SELECT$__timeInterval(Timestamp) as time,ServiceName,quantile(0.99)(Duration)/1000000 AS p99FROM otel_tracesWHERE $__timeFilter(Timestamp)AND ( Timestamp >= $__fromTime AND Timestamp <= $__toTime )GROUP BY ServiceName, timeORDER BY time ASCLIMIT 100000

可视化地理数据
在前面的部分,我们介绍了如何使用 IP 字典将地理坐标信息融入可观测性数据。如果你已经有了纬度和经度列,可以使用 geohashEncode 函数对这些数据进行可视化,从而生成与 Grafana 的地理地图图表兼容的地理哈希值。以下是一个查询示例和其对应的可视化效果:
WITH coords AS(SELECTLatitude,Longitude,geohashEncode(Longitude, Latitude, 4) AS hashFROM otel_logs_v2WHERE (Longitude != 0) AND (Latitude != 0))SELECThash,count() AS heat,round(log10(heat), 2) AS adj_heatFROM coordsGROUP BY hash

演示应用
Open Telemetry 项目提供了一个演示应用【https://opentelemetry.io/docs/demo/】。这个应用的一个维护版本已经集成了 ClickHouse,作为日志和追踪数据的存储源。你可以在此找到相关的代码仓库【https://github.com/ClickHouse/opentelemetry-demo】。用户可以按照官方提供的部署指南【https://opentelemetry.io/docs/demo/docker-deployment/】,使用 Docker 来部署该演示应用。在部署过程中,除了已有的组件外【https://opentelemetry.io/docs/demo/collector-data-flow-dashboard/】,还将部署一个 ClickHouse 实例,用于存储日志和追踪数据。

注册ClickHouse中国社区大使,领取认证考试券


试用阿里云 ClickHouse企业版
轻松节省30%云资源成本?阿里云数据库ClickHouse 云原生架构全新升级,首次购买ClickHouse企业版计算和存储资源组合,首月消费不超过99.58元(包含最大16CCU+450G OSS用量)了解详情:https://t.aliyun.com/Kz5Z0q9G


征稿启示
面向社区长期正文,文章内容包括但不限于关于 ClickHouse 的技术研究、项目实践和创新做法等。建议行文风格干货输出&图文并茂。质量合格的文章将会发布在本公众号,优秀者也有机会推荐到 ClickHouse 官网。请将文章稿件的 WORD 版本发邮件至:Tracy.Wang@clickhouse.com






