新版Grafana(v9开始稳定)的告警UI进行了改版,整体来看更接近于Prometheus的Alertmanager的风格了,不需要依赖折线图了。
并且新增告警状态历史,新增通知策略(Notification Policies)和告警静默(Silences),告警通道添加WeCom(终于不要自己打补丁了)
本文以告警信息发送到企业微信群聊机器人为例。
一、准备工作
在企业微信群(需要3人以上)建一个群聊机器人,单击 群聊聊天框右上角 三个点 选择添加群机器人
保存并保密保管好你的Webhook地址https://qyapi.weixin.qq.com/cgi-bin/webhook/send?key=xxxxxxxx
二、grafana上配置
新版Grafana的alert包含如下几个方面:
contact points(企业微信)
Notification policies (告警通知策略,标签的方式和告警规则关联匹配使用)
Alert rules(告警规则,比如写Prometheus查询指标等)
若告警过于频繁,还可以添加告警静默期Silences
三、创建告警通道联络点 企业微信
1.单击页面左上角的Home,选择Alerting
2.点击 Contact points,点击 Add contact point
3.Integration 选择WeCom
4.Name 选择一个告警的名字即可,比如wechat-xxx
5.Webhook URL 填写企业微信群聊机器人的Webhook地址
https://qyapi.weixin.qq.com/cgi-bin/webhook/send?key=xxxxxxxx
6.点击下 Integration 平行右侧的 Test,假如企业微信群能接受到消息,说明初步配置正确

7.其他 Agent ID Corp ID Secret 选填,假如是企业微信里集成了应用,填写对应的
8.Optional WeCom settings 下的消息类型,可以选择Text或者 Markdown
9.Message可以指定消息模板(先默认,后期可以调整),Title To User 可以通知到指定的人
四、创建Notification policie
1.点击 Notification policie ,+ New nested policy
2.Matching labels 标签匹配,我们可以自定义写一些(多个)key value的值,比如
monit = net
__contacts__ = wechat-net
Operator 支持= !=(不等于) =~ (正则匹配) !~ (正则不匹配)
3.Contact point 选择 我们刚才添加的 Contact points 里新增的 wechat-net

五、创建Alert rules
好了,终于到最关键的告警规则的创建了
1. 点击 + Create alert rule
2. 设置规则名字,比如 网络流量监控
3. 选择 Grafana managerd alert
4. 左上角第一个框,选择我们的数据源,比如 Prometheus(取决于数据源的名称)
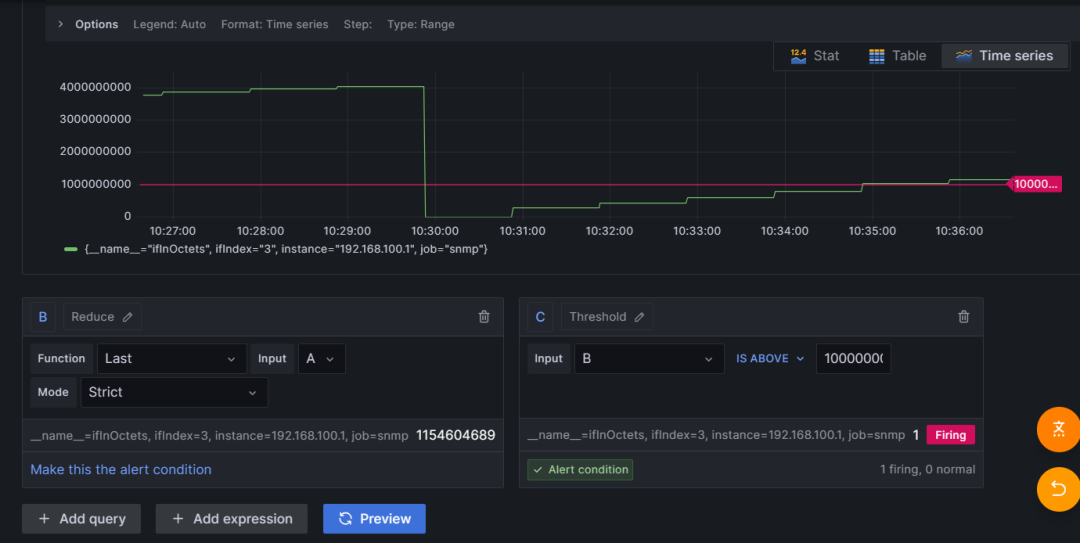
5. Metric 我们选择对应的监控网络的指标 比如 ifInOctets (熟悉promQL语法的,直接写查询语句,右侧把Builder改为Code)
6. Label Filters 我们可以选择对应的路由器节点,或者job组
7.(可选)Operations,网络带宽我们可以选择的函数 Irate ,Range 5m,表示带宽5分钟变化率
8. 表达式写好,我们可以点击下 Run queries 判断是否正确,正确会显示图表
9. B Input和Mode先保持默认,Function 我们可以选择Last(最新的数据)或者Sum求和之类的函数
10. C Input B IS ABOVE (可以选择高于、低于或者范围等)后面是我们监控的阈值数字1000000

诸如此类,我们还可以再次添加一个新的query
11. Alert evaluation behavior ,我们可以在Folder添加一个文件夹比如 网络告警,Evaluation group (interval) 填写比如 网络
12. Add details for your alert rule
13. 在 Summary and annotations,我们写告警的内容,或者关联到对应的dashboard或者panel
14 Notifications
填写之前在Contace points里创建的企业微信告警通道的标签关联起来,如下图

15. 最后,别忘记了 点击 右上角的 Save and exit




